IDMP搴旂敤鍦烘櫙 – TDengine | 娑涙€濇暟鎹?/title> <atom:link href="//www.yakult-sh.com.cn/idmp-application-scenarios/feed" rel="self" type="application/rss+xml" /> <link>//www.yakult-sh.com.cn</link> <description>TDengine | 楂樻€ц兘銆佸垎甯冨紡銆佹敮鎸丼QL鐨勬椂搴忔暟鎹簱 | 娑涙€濇暟鎹?/description> <lastBuildDate>Fri, 15 Aug 2025 05:43:13 +0000</lastBuildDate> <language>zh-Hans</language> <sy:updatePeriod> hourly </sy:updatePeriod> <sy:updateFrequency> 1 </sy:updateFrequency> <generator>//wordpress.org/?v=6.8.2</generator> <image> <url>//www.yakult-sh.com.cn/wp-content/uploads/2025/07/favicon.ico</url> <title>IDMP搴旂敤鍦烘櫙 – TDengine | 娑涙€濇暟鎹?/title> <link>//www.yakult-sh.com.cn</link> <width>32</width> <height>32</height> </image> <item> <title>TDengine IDMP 搴旂敤鍦烘櫙锛氱數鍔ㄦ苯杞?/title> <link>//www.yakult-sh.com.cn/ev-autonomous-monitoring</link> <dc:creator><![CDATA[灏廡]]></dc:creator> <pubDate>Tue, 05 Aug 2025 06:51:23 +0000</pubDate> <category><![CDATA[IDMP搴旂敤鍦烘櫙]]></category> <guid isPermaLink="false">//www.yakult-sh.com.cn/?page_id=32310</guid> <description><![CDATA[鍩轰簬 鈥婱QTT 鍗忚瀹炴椂閲囬泦鐢靛姩姹借溅杩愯鎸囨爣锛屽啓鍏?鈥婽Dengine TSDB鈥?鏃跺簭鏁版嵁搴擄紱閫氳繃 鈥婽Dengine IDMP鈥?鐨?鈥婣I 鑳藉姏鑷姩鐢熸垚鍙鍖栭潰鏉夸笌瀹炴椂鍒嗘瀽锛屸€嬪垎閽熺骇鏋勫缓楂樻晥銆佺ǔ瀹氱殑鐢靛姩姹借溅鐩戞帶鏂规銆俔]></description> <content:encoded><![CDATA[ <h2 class="wp-block-heading">1. 绠€浠?/h2> <p>鏈枃浠ョ數鍔ㄦ苯杞︾洃鎺т负渚嬶紝璇︾粏浠嬬粛閫氳繃MQTT锛岃交鏉鹃噰闆嗙數鍔ㄦ苯杞︾數闂ㄥ紑搴︺€侀┍鍔ㄧ數鏈哄姛鐜囥€佺┖璋冨姛鐜囥€佽溅閫熴€丼OC銆佺數姹犵數鍘?鐢垫祦绛夌洃鎺ф寚鏍囷紝灏嗘暟鎹啓鍏?TDengine <a href="//www.yakult-sh.com.cn/tsdb" data-internallinksmanager029f6b8e52c="8" title="TSDB" target="_blank" rel="noopener">TSDB</a> <a href="//www.yakult-sh.com.cn/" data-internallinksmanager029f6b8e52c="2" title="鏃跺簭鏁版嵁搴? target="_blank" rel="noopener">鏃跺簭鏁版嵁搴?/a>锛岀劧鍚庨€氳繃 TDengine <a href="//www.yakult-sh.com.cn/idmp" data-internallinksmanager029f6b8e52c="15" title="TDengine IDMP">IDMP</a>锛屽埄鐢?AI 鑷姩鐢熸垚鍙鍖栭潰鏉垮拰瀹炴椂鍒嗘瀽锛屽府鍔╂偍鍑犲垎閽熷氨鏋勫缓涓€濂楃ǔ瀹氥€侀珮鏁堢殑鏈嶅姟鍣ㄧ洃鎺цВ鍐虫柟妗堛€?/p> <p>鍦ㄨ繖涓柟妗堜腑锛孴Dengine TSDB + TDengine IDMP 鐨勭粍鍚堣兘澶熶负鎮ㄥ甫鏉ュ洓澶уソ澶勶細</p> <ul start="1" class="wp-block-list"> <li>杞绘澗瀹屾垚鏁版嵁瀵煎叆锛歍Dengine IDMP 涓?TDengine TSDB 鏃犵紳闆嗘垚锛屽綋鐩戞帶鏁版嵁鍐欏叆 TSDB 鍚庯紝鑳藉蹇€熷鍏?IDMP 骞朵互鏍戝舰缁撴瀯鐨勬柟寮忓睍鐜拌鐩戞帶鐨勭數鍔ㄦ苯杞︼紝IT 璧勪骇涓€鐩簡鐒躲€?/li> <li>鏃犻棶鏅烘帹锛屾暟鎹嚜宸辫璇濓細涓嶇敤鍦?TDengine 渚у仛浠讳綍閰嶇疆锛屼笉鐢ㄨ剼鏈紝涓嶇敤鎻愰棶锛孖DMP 浼氬熀浜庨噰闆嗙殑鏁版嵁锛岃嚜鍔ㄥ垽鏂负 IT 鐩戞祴鍦烘櫙锛岃嚜鍔ㄤ负鎮ㄦ帹鑽愰潰鏉垮拰瀹炴椂棰勮锛屾湇鍔″櫒鐨勮繍琛岀姸鎬佸敖鍦ㄦ帉鎺т箣涓€?/li> <li>鏅鸿兘闂暟锛岄殢闂殢绛旓細涓嶇敤 SQL锛屼笉鐢ㄤ换浣曡剼鏈瑷€锛屼綘鍙鐢ㄨ嚜鐒惰瑷€璇村嚭鎰熷叴瓒g殑鏁版嵁鍒嗘瀽鎴栫洃娴嬮潰鏉匡紝IDMP 灏嗕細鑷姩甯偍鍒涘缓锛屾妸鏁版嵁鍙鍖栦笌鍒嗘瀽鐨勪娇鐢ㄩ棬妲涢檷涓?0锛?/li> <li>濡傛灉娣诲姞鏂扮殑琚洃娴嬬殑鐢靛姩姹借溅锛屽彧瑕侀厤缃ソ MQTT锛?鍦?TDengine 渚т笉鐢ㄥ仛浠讳綍璁剧疆鍜屾搷浣滐紝鐢靛姩姹借溅灏辫鑷姩鐨勫姞鍏ュ埌鐩戞祴鐨勫璞′腑锛屾渶澶х▼搴﹁妭鐪佷汉鍔涖€?/li> </ul> <h2 class="wp-block-heading">2. 鐜鍑嗗</h2> <h3 class="wp-block-heading">2.1 鍩虹鐜</h3> <p>鏈 TDengine TSDB 鍜?IDMP 婕旂ず浣跨敤 docker 褰㈠紡杩涜閮ㄧ讲锛孧QTT 浣滀负婕旂ず鐜鏁版嵁婧愩€?/p> <p>鍏蜂綋鏁版嵁娴佸涓嬶細</p> <div class="wp-block-image"> <figure class="aligncenter size-large is-resized"><img fetchpriority="high" decoding="async" width="1024" height="184" src="//www.yakult-sh.com.cn/wp-content/uploads/2025/08/1-1-1024x184.png" alt="TDengine IDMP 搴旂敤鍦烘櫙锛氱數鍔ㄦ苯杞?- TDengine Database 鏃跺簭鏁版嵁搴? class="wp-image-32324" style="width:604px;height:auto" title="TDengine IDMP 搴旂敤鍦烘櫙锛氱數鍔ㄦ苯杞?- TDengine Database 鏃跺簭鏁版嵁搴? srcset="//www.yakult-sh.com.cn/wp-content/uploads/2025/08/1-1-1024x184.png 1024w, //www.yakult-sh.com.cn/wp-content/uploads/2025/08/1-1-300x54.png 300w, //www.yakult-sh.com.cn/wp-content/uploads/2025/08/1-1-768x138.png 768w, //www.yakult-sh.com.cn/wp-content/uploads/2025/08/1-1.png 1470w" sizes="(max-width: 1024px) 100vw, 1024px" /></figure></div> <p></p> <h3 class="wp-block-heading">2.2 鍓嶆彁鏉′欢</h3> <ul class="wp-block-list"> <li>Docker(20.10+) <a href="//docs.docker.com/engine/install/" rel="nofollow noopener" target="_blank">Docker</a></li> <li>Docker Compose(v2.0+) <a href="//docs.docker.com/compose/install/" rel="nofollow noopener" target="_blank">Docker Compose</a></li> </ul> <h2 class="wp-block-heading">3. 閰嶇疆鎸囧崡</h2> <h3 class="wp-block-heading">3.1 蹇€熷惎鍔ㄦ湇鍔?/h3> <ul class="wp-block-list"> <li>鍏嬮殕 <a href="//github.com/taosdata/tdengine-idmp-deployment" rel="nofollow noopener" target="_blank">tdengine-idmp-deployment</a> 浠撳簱</li> </ul> <pre class="wp-block-code"><code>git clone //github.com/taosdata/tdengine-idmp-deployment.git</code></pre> <ul class="wp-block-list"> <li>浣跨敤 Docker Compose 鍚姩 TDengine IDMP锛孴Dengine TSDB锛孧QTT 鏈嶅姟</li> </ul> <pre class="wp-block-code"><code>cd tdengine-idmp-deployment/examples/electric_vehicle docker compose up -d</code></pre> <ul class="wp-block-list"> <li>纭鏈嶅姟鍧囧凡鍚姩</li> </ul> <pre class="wp-block-code"><code>docker compose ps</code></pre> <div class="wp-block-image"> <figure class="aligncenter size-large is-resized"><img decoding="async" width="1024" height="43" src="//www.yakult-sh.com.cn/wp-content/uploads/2025/08/111-1024x43.jpg" alt="TDengine IDMP 搴旂敤鍦烘櫙锛氱數鍔ㄦ苯杞?- TDengine Database 鏃跺簭鏁版嵁搴? class="wp-image-32474" style="width:1200px;height:auto" title="TDengine IDMP 搴旂敤鍦烘櫙锛氱數鍔ㄦ苯杞?- TDengine Database 鏃跺簭鏁版嵁搴? srcset="//www.yakult-sh.com.cn/wp-content/uploads/2025/08/111-1024x43.jpg 1024w, //www.yakult-sh.com.cn/wp-content/uploads/2025/08/111-300x12.jpg 300w, //www.yakult-sh.com.cn/wp-content/uploads/2025/08/111-768x32.jpg 768w, //www.yakult-sh.com.cn/wp-content/uploads/2025/08/111-1536x64.jpg 1536w, //www.yakult-sh.com.cn/wp-content/uploads/2025/08/111-2048x85.jpg 2048w" sizes="(max-width: 1024px) 100vw, 1024px" /></figure></div> <p></p> <ul class="wp-block-list"> <li>鑷虫锛屾墍鏈夋湇鍔″凡鎴愬姛鍚姩銆傛偍鍙互鍦ㄦ祻瑙堝櫒杈撳叆 <code>//localhost:6042</code> 璁块棶 IDMP 鏈嶅姟锛岃緭鍏?<code>//localhost:6060</code> 璁块棶 TSDB 鏈嶅姟銆傛洿澶氱粏鑺傝鍙傝 <a href="//idmpdocs.yakult-sh.com.cn/get-started/get-started-docker" rel="nofollow noopener" target="_blank">瀹樼綉鏂囨。</a>銆?/li> </ul> <p>璇存槑锛歍Dengine IDMP 鏈嶅姟榛樿浣跨敤 TDengine TSDB 浣滀负鍏舵暟鎹簮锛孖DMP 瀹炰緥浼氳嚜鍔ㄥ垱寤哄埌涓婅堪 TSDB 鐨勮繛鎺ャ€?/p> <h3 class="wp-block-heading">3.2 鍒涘缓鏁版嵁鍐欏叆浠诲姟骞惰繘琛屾ā鎷熸暟鎹啓鍏?/h3> <h4 class="wp-block-heading">3.2.1 鍒涘缓鏁版嵁搴?/h4> <ul start="1" class="wp-block-list"> <li>娴忚鍣ㄨ緭鍏?<a href="//localhost:6060" target="_blank" rel="noreferrer noopener nofollow">//localhost:6060</a> 杩涘叆 Explorer 鐣岄潰锛屽湪娉ㄥ唽椤靛畬鎴愭敞鍐岋紝榛樿鐢ㄦ埛鍚?root锛屽瘑鐮?taosdata銆?/li> <li>鐐瑰嚮銆愭暟鎹祻瑙堝櫒銆戯紝鍦ㄦ暟鎹祻瑙堝櫒椤甸潰鐐瑰嚮銆愬垱寤烘暟鎹簱銆戙€?/li> <li>璁剧疆鏁版嵁搴撳悕绉颁负 <code>ev</code>锛屽畬鎴?DB 鍒涘缓銆?/li> </ul> <div class="wp-block-image"> <figure class="aligncenter size-large is-resized"><img decoding="async" width="1024" height="490" src="//www.yakult-sh.com.cn/wp-content/uploads/2025/08/2-3-1024x490.png" alt="TDengine IDMP 搴旂敤鍦烘櫙锛氱數鍔ㄦ苯杞?- TDengine Database 鏃跺簭鏁版嵁搴? class="wp-image-32435" style="width:802px;height:auto" title="TDengine IDMP 搴旂敤鍦烘櫙锛氱數鍔ㄦ苯杞?- TDengine Database 鏃跺簭鏁版嵁搴? srcset="//www.yakult-sh.com.cn/wp-content/uploads/2025/08/2-3-1024x490.png 1024w, //www.yakult-sh.com.cn/wp-content/uploads/2025/08/2-3-300x143.png 300w, //www.yakult-sh.com.cn/wp-content/uploads/2025/08/2-3-768x367.png 768w, //www.yakult-sh.com.cn/wp-content/uploads/2025/08/2-3.png 1280w" sizes="(max-width: 1024px) 100vw, 1024px" /></figure></div> <p></p> <h4 class="wp-block-heading">3.2.2 鍒涘缓鏁版嵁鍐欏叆浠诲姟</h4> <ul class="wp-block-list"> <li>鐐瑰嚮銆愭暟鎹啓鍏ャ€戞爣绛撅紝杩涘叆浠诲姟閰嶇疆椤甸潰锛岀偣鍑?銆愬鍏ヤ换鍔°€戙€?/li> </ul> <div class="wp-block-image"> <figure class="aligncenter size-large is-resized"><img loading="lazy" decoding="async" width="1024" height="328" src="//www.yakult-sh.com.cn/wp-content/uploads/2025/08/3-3-1024x328.png" alt="TDengine IDMP 搴旂敤鍦烘櫙锛氱數鍔ㄦ苯杞?- TDengine Database 鏃跺簭鏁版嵁搴? class="wp-image-32436" style="width:766px;height:auto" title="TDengine IDMP 搴旂敤鍦烘櫙锛氱數鍔ㄦ苯杞?- TDengine Database 鏃跺簭鏁版嵁搴? srcset="//www.yakult-sh.com.cn/wp-content/uploads/2025/08/3-3-1024x328.png 1024w, //www.yakult-sh.com.cn/wp-content/uploads/2025/08/3-3-300x96.png 300w, //www.yakult-sh.com.cn/wp-content/uploads/2025/08/3-3-768x246.png 768w, //www.yakult-sh.com.cn/wp-content/uploads/2025/08/3-3.png 1280w" sizes="auto, (max-width: 1024px) 100vw, 1024px" /></figure></div> <p></p> <ul class="wp-block-list"> <li>閫夋嫨 <code>tdengine-idmp-deployment/examples/electric_vehicle/ev-task.json</code> 鏂囦欢锛屽湪寮瑰嚭鐨勫鍏ヤ换鍔″璇濇涓紝閫夋嫨褰撳墠浠诲姟锛岄€夋嫨鏁版嵁搴?<code>ev</code>锛岀偣鍑汇€愮‘瀹氥€戙€?/li> </ul> <div class="wp-block-image"> <figure class="aligncenter size-full is-resized"><img loading="lazy" decoding="async" width="802" height="240" src="//www.yakult-sh.com.cn/wp-content/uploads/2025/08/4-2.png" alt="TDengine IDMP 搴旂敤鍦烘櫙锛氱數鍔ㄦ苯杞?- TDengine Database 鏃跺簭鏁版嵁搴? class="wp-image-32437" style="width:434px;height:auto" title="TDengine IDMP 搴旂敤鍦烘櫙锛氱數鍔ㄦ苯杞?- TDengine Database 鏃跺簭鏁版嵁搴? srcset="//www.yakult-sh.com.cn/wp-content/uploads/2025/08/4-2.png 802w, //www.yakult-sh.com.cn/wp-content/uploads/2025/08/4-2-300x90.png 300w, //www.yakult-sh.com.cn/wp-content/uploads/2025/08/4-2-768x230.png 768w" sizes="auto, (max-width: 802px) 100vw, 802px" /></figure></div> <p></p> <ul class="wp-block-list"> <li>鐐瑰嚮鍚姩浠诲姟鎸夐挳锛屽惎鍔ㄥ綋鍓嶄换鍔?/li> </ul> <div class="wp-block-image"> <figure class="aligncenter size-large is-resized"><img loading="lazy" decoding="async" width="1024" height="195" src="//www.yakult-sh.com.cn/wp-content/uploads/2025/08/5-2-1024x195.png" alt="TDengine IDMP 搴旂敤鍦烘櫙锛氱數鍔ㄦ苯杞?- TDengine Database 鏃跺簭鏁版嵁搴? class="wp-image-32438" style="width:746px;height:auto" title="TDengine IDMP 搴旂敤鍦烘櫙锛氱數鍔ㄦ苯杞?- TDengine Database 鏃跺簭鏁版嵁搴? srcset="//www.yakult-sh.com.cn/wp-content/uploads/2025/08/5-2-1024x195.png 1024w, //www.yakult-sh.com.cn/wp-content/uploads/2025/08/5-2-300x57.png 300w, //www.yakult-sh.com.cn/wp-content/uploads/2025/08/5-2-768x146.png 768w, //www.yakult-sh.com.cn/wp-content/uploads/2025/08/5-2.png 1347w" sizes="auto, (max-width: 1024px) 100vw, 1024px" /></figure></div> <p></p> <ul class="wp-block-list"> <li>浠诲姟鍚姩鎴愬姛鍚庯紝鐘舵€佹樉绀恒€愯繍琛屼腑銆?/li> </ul> <div class="wp-block-image"> <figure class="aligncenter size-large is-resized"><img loading="lazy" decoding="async" width="1024" height="242" src="//www.yakult-sh.com.cn/wp-content/uploads/2025/08/6-2-1024x242.png" alt="TDengine IDMP 搴旂敤鍦烘櫙锛氱數鍔ㄦ苯杞?- TDengine Database 鏃跺簭鏁版嵁搴? class="wp-image-32439" style="width:752px;height:auto" title="TDengine IDMP 搴旂敤鍦烘櫙锛氱數鍔ㄦ苯杞?- TDengine Database 鏃跺簭鏁版嵁搴? srcset="//www.yakult-sh.com.cn/wp-content/uploads/2025/08/6-2-1024x242.png 1024w, //www.yakult-sh.com.cn/wp-content/uploads/2025/08/6-2-300x71.png 300w, //www.yakult-sh.com.cn/wp-content/uploads/2025/08/6-2-768x181.png 768w, //www.yakult-sh.com.cn/wp-content/uploads/2025/08/6-2.png 1280w" sizes="auto, (max-width: 1024px) 100vw, 1024px" /></figure></div> <p></p> <h4 class="wp-block-heading">3.2.2 鐢熸垚妯℃嫙鏁版嵁</h4> <ul class="wp-block-list"> <li>杩涘叆 <code>ev-mqtt</code> 瀹瑰櫒</li> </ul> <pre class="wp-block-code"><code>docker compose exec -it ev-mqtt /bin/sh</code></pre> <ul class="wp-block-list"> <li>鍚姩鏁版嵁妯℃嫙鍣紝鍙戦€佹ā鎷熸暟鎹?/li> </ul> <pre class="wp-block-code"><code>~ # ./mqtt_pub --schema ev-history.toml --interval 0ms client_id: mqtt_pub_tool_91ZTZU424w client_id: mqtt_pub_tool_xbLu82Nolb client_id: mqtt_pub_tool_X5SdYp8CDb client_id: mqtt_pub_tool_4Oe00ePc65 client_id: mqtt_pub_tool_RI06X0JbUi client_id: mqtt_pub_tool_GhHh2ZMp4G client_id: mqtt_pub_tool_p4F2TdW3X1 client_id: mqtt_pub_tool_8WND7eY2GY client_id: mqtt_pub_tool_580cvLtSPd client_id: mqtt_pub_tool_40kd6ebBB6 client_id: mqtt_pub_tool_SP4KjAMa5U client_id: mqtt_pub_tool_aABIknMB1N published 10066, speed: 28680/s, avg speed: 402640/s published 114348, speed: 20957/s, avg speed: 22860/s published 216489, speed: 20436/s, avg speed: 21647/s published 300894, speed: 16851/s, avg speed: 20046/s</code></pre> <ul start="3" class="wp-block-list"> <li>杩涘叆 <code>//localhost:6060</code> 銆愭暟鎹祻瑙堝櫒銆戦〉闈紝鐪嬪埌鐢靛姩姹借溅妯℃嫙鏁版嵁宸茬粡鐢熸垚</li> </ul> <div class="wp-block-image"> <figure class="aligncenter size-large is-resized"><img loading="lazy" decoding="async" width="1024" height="679" src="//www.yakult-sh.com.cn/wp-content/uploads/2025/08/7-1-1024x679.png" alt="TDengine IDMP 搴旂敤鍦烘櫙锛氱數鍔ㄦ苯杞?- TDengine Database 鏃跺簭鏁版嵁搴? class="wp-image-32443" style="width:704px;height:auto" title="TDengine IDMP 搴旂敤鍦烘櫙锛氱數鍔ㄦ苯杞?- TDengine Database 鏃跺簭鏁版嵁搴? srcset="//www.yakult-sh.com.cn/wp-content/uploads/2025/08/7-1-1024x679.png 1024w, //www.yakult-sh.com.cn/wp-content/uploads/2025/08/7-1-300x199.png 300w, //www.yakult-sh.com.cn/wp-content/uploads/2025/08/7-1-768x509.png 768w, //www.yakult-sh.com.cn/wp-content/uploads/2025/08/7-1.png 1280w" sizes="auto, (max-width: 1024px) 100vw, 1024px" /></figure></div> <p></p> <h3 class="wp-block-heading">3.3 鍒濆鍖?IDMP銆佷綋楠孉I鍒嗘瀽</h3> <h4 class="wp-block-heading">3.3.1 浠?TDengine TSDB 瀵煎叆璧勪骇妯″瀷涓庢暟鎹?/h4> <p>TDengine TSDB 璁捐涔嬪垵灏辫€冭檻浜嗛潤鎬佹爣绛炬敮鎸佹爲鐘剁粨鏋勶紝灞傜骇涔嬮棿鐢ㄢ€?”杩涜鍒嗗壊銆?/p> <p>鍦ㄦ湰绀轰緥涓紝location 闈欐€佹爣绛惧垪琚敤浜庡瓨鏀炬爲鐘跺眰绾у叧绯汇€?/p> <ul start="1" class="wp-block-list"> <li>娴忚鍣ㄨ繘鍏?<code>//localhost:6042</code>锛屽湪娉ㄥ唽椤靛畬鎴愭敞鍐屾縺娲?/li> <li>鐐瑰嚮鐢ㄦ埛澶村儚锛岃繘鍏ャ€愮鐞嗗悗鍙般€?/li> </ul> <div class="wp-block-image"> <figure class="aligncenter size-large is-resized"><img loading="lazy" decoding="async" width="1024" height="602" src="//www.yakult-sh.com.cn/wp-content/uploads/2025/08/8-1-1024x602.png" alt="TDengine IDMP 搴旂敤鍦烘櫙锛氱數鍔ㄦ苯杞?- TDengine Database 鏃跺簭鏁版嵁搴? class="wp-image-32446" style="width:692px;height:auto" title="TDengine IDMP 搴旂敤鍦烘櫙锛氱數鍔ㄦ苯杞?- TDengine Database 鏃跺簭鏁版嵁搴? srcset="//www.yakult-sh.com.cn/wp-content/uploads/2025/08/8-1-1024x602.png 1024w, //www.yakult-sh.com.cn/wp-content/uploads/2025/08/8-1-300x176.png 300w, //www.yakult-sh.com.cn/wp-content/uploads/2025/08/8-1-768x451.png 768w, //www.yakult-sh.com.cn/wp-content/uploads/2025/08/8-1.png 1280w" sizes="auto, (max-width: 1024px) 100vw, 1024px" /></figure></div> <p></p> <ul class="wp-block-list"> <li>鐐瑰嚮銆愯繛鎺ャ€?鏍囩涓嬮潰鐨?銆怲Dengine銆戯紝鐐瑰嚮鍙充晶涓変釜鐐硅彍鍗曪紝閫夋嫨鈥滄暟鎹鍏モ€濄€?/li> </ul> <div class="wp-block-image"> <figure class="aligncenter size-large is-resized"><img loading="lazy" decoding="async" width="1024" height="520" src="//www.yakult-sh.com.cn/wp-content/uploads/2025/08/9-1-1024x520.png" alt="TDengine IDMP 搴旂敤鍦烘櫙锛氱數鍔ㄦ苯杞?- TDengine Database 鏃跺簭鏁版嵁搴? class="wp-image-32451" style="width:698px;height:auto" title="TDengine IDMP 搴旂敤鍦烘櫙锛氱數鍔ㄦ苯杞?- TDengine Database 鏃跺簭鏁版嵁搴? srcset="//www.yakult-sh.com.cn/wp-content/uploads/2025/08/9-1-1024x520.png 1024w, //www.yakult-sh.com.cn/wp-content/uploads/2025/08/9-1-300x152.png 300w, //www.yakult-sh.com.cn/wp-content/uploads/2025/08/9-1-768x390.png 768w, //www.yakult-sh.com.cn/wp-content/uploads/2025/08/9-1.png 1280w" sizes="auto, (max-width: 1024px) 100vw, 1024px" /></figure></div> <p></p> <ul class="wp-block-list"> <li>浠庝笅鎷夋涓€夋嫨鏁版嵁搴?<code>ev</code>锛屽皢鏍囩 <code>location</code> 鍦ㄨ祫浜фā鍨嬩腑璁句负 <code>璺緞</code>锛涘叾浣欏垪鍏ㄩ儴璁句负鈥滃睘鎬р€濓紝灏?<code>location</code> 瀛楁閲嶅懡鍚嶄负 <code>Electric Vehicle</code>锛岀偣鍑烩€滃畬鎴愨€濊繘琛屽鍏ャ€傦紙姝ゅ閲嶅懡鍚嶄粎浠呬负浜嗗悗缁睍绀烘椂鐨勭編瑙傦級</li> </ul> <div class="wp-block-image"> <figure class="aligncenter size-large is-resized"><img loading="lazy" decoding="async" width="900" height="1024" src="//www.yakult-sh.com.cn/wp-content/uploads/2025/08/10-1-900x1024.png" alt="TDengine IDMP 搴旂敤鍦烘櫙锛氱數鍔ㄦ苯杞?- TDengine Database 鏃跺簭鏁版嵁搴? class="wp-image-32458" style="width:606px;height:auto" title="TDengine IDMP 搴旂敤鍦烘櫙锛氱數鍔ㄦ苯杞?- TDengine Database 鏃跺簭鏁版嵁搴? srcset="//www.yakult-sh.com.cn/wp-content/uploads/2025/08/10-1-900x1024.png 900w, //www.yakult-sh.com.cn/wp-content/uploads/2025/08/10-1-264x300.png 264w, //www.yakult-sh.com.cn/wp-content/uploads/2025/08/10-1-768x874.png 768w, //www.yakult-sh.com.cn/wp-content/uploads/2025/08/10-1.png 1125w" sizes="auto, (max-width: 900px) 100vw, 900px" /></figure></div> <p></p> <ul class="wp-block-list"> <li>鐐瑰嚮銆愪笅涓€涓秴绾ц〃銆戯紝鐐瑰嚮銆愬拷鐣ャ€戯紝蹇界暐鎺夐櫎浜嗐€恊lectric_vehicle銆戝鐨勫叾瀹冭秴绾ц〃銆傛澶勫彲浠ョ粰瀛楁杩涜閲嶅懡鍚嶏紝鍦ㄨ繖閲屾垜浠娇鐢ㄥ瓧娈电殑鏈悕杩涜婕旂ず銆?/li> </ul> <div class="wp-block-image"> <figure class="aligncenter size-full is-resized"><img loading="lazy" decoding="async" width="817" height="790" src="//www.yakult-sh.com.cn/wp-content/uploads/2025/08/11-1.png" alt="TDengine IDMP 搴旂敤鍦烘櫙锛氱數鍔ㄦ苯杞?- TDengine Database 鏃跺簭鏁版嵁搴? class="wp-image-32459" style="width:609px;height:auto" title="TDengine IDMP 搴旂敤鍦烘櫙锛氱數鍔ㄦ苯杞?- TDengine Database 鏃跺簭鏁版嵁搴? srcset="//www.yakult-sh.com.cn/wp-content/uploads/2025/08/11-1.png 817w, //www.yakult-sh.com.cn/wp-content/uploads/2025/08/11-1-300x290.png 300w, //www.yakult-sh.com.cn/wp-content/uploads/2025/08/11-1-768x743.png 768w" sizes="auto, (max-width: 817px) 100vw, 817px" /></figure></div> <p></p> <ul class="wp-block-list"> <li>鐐瑰嚮銆愬畬鎴愩€戯紝寮€濮嬪鍏ユ暟鎹€?/li> </ul> <div class="wp-block-image"> <figure class="aligncenter size-large is-resized"><img loading="lazy" decoding="async" width="1024" height="527" src="//www.yakult-sh.com.cn/wp-content/uploads/2025/08/12-1-1024x527.png" alt="TDengine IDMP 搴旂敤鍦烘櫙锛氱數鍔ㄦ苯杞?- TDengine Database 鏃跺簭鏁版嵁搴? class="wp-image-32460" style="width:472px;height:auto" title="TDengine IDMP 搴旂敤鍦烘櫙锛氱數鍔ㄦ苯杞?- TDengine Database 鏃跺簭鏁版嵁搴? srcset="//www.yakult-sh.com.cn/wp-content/uploads/2025/08/12-1-1024x527.png 1024w, //www.yakult-sh.com.cn/wp-content/uploads/2025/08/12-1-300x155.png 300w, //www.yakult-sh.com.cn/wp-content/uploads/2025/08/12-1-768x396.png 768w, //www.yakult-sh.com.cn/wp-content/uploads/2025/08/12-1.png 1099w" sizes="auto, (max-width: 1024px) 100vw, 1024px" /></figure></div> <p></p> <ul class="wp-block-list"> <li>杩涘叆銆愬厓绱犳祻瑙堝櫒銆戦〉闈紝鍦ㄥ乏渚ц祫婧愭祻瑙堝櫒涓€変腑 <code>Electric Vehicle</code> 锛屽湪鍙充晶閫夋嫨銆愰€氱敤銆?/li> </ul> <div class="wp-block-image"> <figure class="aligncenter size-large is-resized"><img loading="lazy" decoding="async" width="1024" height="471" src="//www.yakult-sh.com.cn/wp-content/uploads/2025/08/13-1-1024x471.png" alt="TDengine IDMP 搴旂敤鍦烘櫙锛氱數鍔ㄦ苯杞?- TDengine Database 鏃跺簭鏁版嵁搴? class="wp-image-32461" style="width:622px;height:auto" title="TDengine IDMP 搴旂敤鍦烘櫙锛氱數鍔ㄦ苯杞?- TDengine Database 鏃跺簭鏁版嵁搴? srcset="//www.yakult-sh.com.cn/wp-content/uploads/2025/08/13-1-1024x471.png 1024w, //www.yakult-sh.com.cn/wp-content/uploads/2025/08/13-1-300x138.png 300w, //www.yakult-sh.com.cn/wp-content/uploads/2025/08/13-1-768x353.png 768w, //www.yakult-sh.com.cn/wp-content/uploads/2025/08/13-1.png 1280w" sizes="auto, (max-width: 1024px) 100vw, 1024px" /></figure></div> <p></p> <h4 class="wp-block-heading">3.3.2 浣撻獙 AI 鐢熸垚闈㈡澘</h4> <ul class="wp-block-list"> <li>鍦ㄥ乏渚ц祫婧愭祻瑙堝櫒涓紝鐐瑰嚮 <code>Electric Vehicle</code><code> > 鍖椾含 > 涓滃煄 -> 涓滃崕闂ㄨ閬?-> ev-17 </code>鍏冪礌锛岄€氳繃涓婃柟璺緞瀵艰埅鑿滃崟閫夋嫨銆愰潰鏉裤€戯紝璺宠浆鑷宠鍏冪礌鐨?AI 鎺ㄨ崘闈㈡澘椤甸潰銆?/li> <li>绛夊緟 AI 鐢熸垚闈㈡澘鎺ㄨ崘鍚庯紝鎮ㄥ彲鏍规嵁闇€姹傝繘琛岄€夋嫨锛屼緥濡傦細鈥滆繃鍘?澶╂瘡灏忔椂鐨勭數姹犵數鍘嬩笉骞宠 搴︹€濓紝鍦ㄦ偍鎰熷叴瓒g殑闈㈡澘鍙充笂鏂圭殑鑿滃崟涓紝鐐瑰嚮銆愮敓鎴愩€戞寜閽€傜瓑寰呴潰鏉跨敓鎴愬悗锛屽彲浠ャ€愭煡鐪嬨€戣闈㈡澘銆?/li> </ul> <div class="wp-block-image"> <figure class="aligncenter size-large is-resized"><img loading="lazy" decoding="async" width="1024" height="640" src="//www.yakult-sh.com.cn/wp-content/uploads/2025/08/14-2-1024x640.png" alt="TDengine IDMP 搴旂敤鍦烘櫙锛氱數鍔ㄦ苯杞?- TDengine Database 鏃跺簭鏁版嵁搴? class="wp-image-32462" style="width:702px;height:auto" title="TDengine IDMP 搴旂敤鍦烘櫙锛氱數鍔ㄦ苯杞?- TDengine Database 鏃跺簭鏁版嵁搴? srcset="//www.yakult-sh.com.cn/wp-content/uploads/2025/08/14-2-1024x640.png 1024w, //www.yakult-sh.com.cn/wp-content/uploads/2025/08/14-2-300x188.png 300w, //www.yakult-sh.com.cn/wp-content/uploads/2025/08/14-2-768x480.png 768w, //www.yakult-sh.com.cn/wp-content/uploads/2025/08/14-2.png 1280w" sizes="auto, (max-width: 1024px) 100vw, 1024px" /></figure></div> <p></p> <ul class="wp-block-list"> <li>闈㈡澘鐢熸垚鍚庯紝鎮ㄨ繕鍙互鍦ㄨ闈㈡澘鐨勮鎯呴〉闈腑閫夋嫨銆愰珮绾с€戯紝鏌ョ湅 AI 鍒涘缓闈㈡澘鏃朵娇鐢ㄧ殑 SQL 璇彞锛?/li> </ul> <pre class="wp-block-code"><code><code>SELECT _wstart,AVG(`cell_max_voltage` - `cell_min_voltage`) AS `EV_Equipment_Battery_Voltage_Imbalance` FROM `idmp`.`vt_ev-17_569050` WHERE _c0 >= now-1d and _c0 <= now INTERVAL(1h) SLIDING(1h) ;</code></code></pre> <ul class="wp-block-list"> <li>鐐瑰嚮銆愪繚瀛樸€戯紝鍗冲彲鍦ㄤ笅鏂归潰鏉垮垪琛ㄤ腑鏌ョ湅 <code>ev-17</code> 鍏冪礌涓嬪搴旂殑闈㈡澘銆?/li> </ul> <div class="wp-block-image"> <figure class="aligncenter size-large is-resized"><img loading="lazy" decoding="async" width="1024" height="656" src="//www.yakult-sh.com.cn/wp-content/uploads/2025/08/15-1-1024x656.png" alt="TDengine IDMP 搴旂敤鍦烘櫙锛氱數鍔ㄦ苯杞?- TDengine Database 鏃跺簭鏁版嵁搴? class="wp-image-32464" style="width:628px;height:auto" title="TDengine IDMP 搴旂敤鍦烘櫙锛氱數鍔ㄦ苯杞?- TDengine Database 鏃跺簭鏁版嵁搴? srcset="//www.yakult-sh.com.cn/wp-content/uploads/2025/08/15-1-1024x656.png 1024w, //www.yakult-sh.com.cn/wp-content/uploads/2025/08/15-1-300x192.png 300w, //www.yakult-sh.com.cn/wp-content/uploads/2025/08/15-1-768x492.png 768w, //www.yakult-sh.com.cn/wp-content/uploads/2025/08/15-1.png 1280w" sizes="auto, (max-width: 1024px) 100vw, 1024px" /></figure></div> <p></p> <h4 class="wp-block-heading">3.3.3 浣撻獙 AI 鍒嗘瀽</h4> <ul class="wp-block-list"> <li>鍦ㄥ乏渚ц祫婧愭祻瑙堝櫒涓紝鐐瑰嚮 <code>Electric Vehicle > 鍖椾含 > 涓滃煄 -> 涓滃崕闂ㄨ閬?-> ev-17</code> 鍏冪礌锛岄€氳繃涓婃柟璺緞瀵艰埅鑿滃崟閫夋嫨銆愬垎鏋愩€戯紝璺宠浆鑷宠鍏冪礌鐨?AI 鎺ㄨ崘鍒嗘瀽椤甸潰銆?/li> <li>绛夊緟 AI 鐢熸垚鍒嗘瀽闂鎺ㄨ崘鍚庯紝鎮ㄥ彲浠ユ牴鎹渶姹傝繘琛岄€夋嫨锛屼緥濡傦細鈥渆lectric_vehicle:ev-17鐨剆oc浣庝簬20%鏃讹紝鍙戝嚭娆¤鎶ヨ锛岃绠楀綋鏃跺钩鍧嘼attery_current,鐘舵€佺獥鍙b€濓紝鐐瑰嚮鎮ㄦ劅鍏磋叮鐨勯棶棰橀摼鎺ワ紝浠ヨ繘鍏ュ垎鏋愮紪杈戦〉闈紝鐐瑰嚮椤甸潰鏈€涓嬫柟鐨勩€愪繚瀛樸€戙€?/li> </ul> <div class="wp-block-image"> <figure class="aligncenter size-large is-resized"><img loading="lazy" decoding="async" width="1024" height="610" src="//www.yakult-sh.com.cn/wp-content/uploads/2025/08/16-1-1024x610.png" alt="TDengine IDMP 搴旂敤鍦烘櫙锛氱數鍔ㄦ苯杞?- TDengine Database 鏃跺簭鏁版嵁搴? class="wp-image-32465" style="width:704px;height:auto" title="TDengine IDMP 搴旂敤鍦烘櫙锛氱數鍔ㄦ苯杞?- TDengine Database 鏃跺簭鏁版嵁搴? srcset="//www.yakult-sh.com.cn/wp-content/uploads/2025/08/16-1-1024x610.png 1024w, //www.yakult-sh.com.cn/wp-content/uploads/2025/08/16-1-300x179.png 300w, //www.yakult-sh.com.cn/wp-content/uploads/2025/08/16-1-768x457.png 768w, //www.yakult-sh.com.cn/wp-content/uploads/2025/08/16-1.png 1280w" sizes="auto, (max-width: 1024px) 100vw, 1024px" /></figure></div> <p></p> <ul class="wp-block-list"> <li>閫€鍥炲埌鍒嗘瀽鍒楄〃涓紝鍗冲彲鏌ョ湅瀵瑰簲鐨勫垎鏋愩€?/li> </ul> <h4 class="wp-block-heading">3.4 鍋滄鏈嶅姟</h4> <p>濡傛灉鎯宠鍋滄褰撳墠鏈嶅姟锛岃緭鍏ヤ互涓嬪懡浠?/p> <pre class="wp-block-code"><code>鉃?docker compose down [+] Running 4/4 ✔ Container ev-mqtt Removed 0.2s ✔ Container tdengine-idmp Removed 10.4s ✔ Container tdengine-tsdb Removed 0.4s ✔ Network electric_vehicle_taos_net Removed</code></pre> <h2 class="wp-block-heading">4. 鏇村</h2> <p>闄や簡瀹瑰櫒鍖栭儴缃叉柟寮忎互澶栵紝TDengine 杩樻敮鎸?tar 鍖呭畨瑁呮柟寮忥紝鍚屾椂杩樻彁渚涗簯鏈嶅姟銆傝瑙侊細<a href="//idmpdocs.yakult-sh.com.cn/get-started/" rel="nofollow noopener" target="_blank">//idmpdocs.yakult-sh.com.cn/get-started/</a></p> <h2 class="wp-block-heading">5. 灏忕粨</h2> <p>鏈枃浠ユ楠ゅ垎瑙g殑鏂瑰紡锛屼粙缁嶄簡濡備綍浣跨敤 TDengine TSDB + TDengine IDMP 蹇€熸惌寤轰竴涓熀浜?MQTT 涓婃姤鏁版嵁鐨?鐢靛姩姹借溅鐩戞帶绯荤粺锛屾棤闇€涓撻棬鐨処T鎶€鑳斤紝鎼缓杩囩▼绠€娲佽€岄珮鏁堛€傛棩鍚庯紝濡傛灉鏈夋柊鐨勮溅杈嗛渶瑕佽绾冲叆鍒扮洃鎺х郴缁熶腑锛屾棤闇€鍒涘缓鍏冪礌锛孖DMP灏嗚嚜鍔ㄤ睛娴嬪埌鏂版帴鍏ョ殑杞﹁締銆佺撼鍏ョ洃鎺с€?/p> <p>鎼缓鏁翠釜鐩戞帶绯荤粺鐨勫伐浣滃嚑涔庨兘鍦?MQTT 鏁版嵁婧愮殑鍑嗗锛屾棤闇€缂栧啓澶嶆潅鐨?SQL 璇彞锛屾棤闇€鑴氭湰鍜屽叾浠栭厤缃紝鏃犻渶瀛︿範 Grafana锛屾棤闇€浜嗚В澶氬皯鐢靛姩姹借溅鐭ヨ瘑锛屽嵆鍙交鏉炬帉鎻$數鍔ㄦ苯杞︾殑杩愯鐘舵€侊紝瀹炴椂鐩戞帶鍜屽垎鏋愮數鍔ㄦ苯杞︾殑鐘舵€佸苟閲囧彇鐩稿簲鎺柦銆?/p> ]]></content:encoded> </item> <item> <title>TDengine IDMP 搴旂敤鍦烘櫙锛氬伐涓氶攨鐐夌洃鎺?/title> <link>//www.yakult-sh.com.cn/industrial-boiler-autopilot</link> <dc:creator><![CDATA[灏廡]]></dc:creator> <pubDate>Tue, 29 Jul 2025 04:52:03 +0000</pubDate> <category><![CDATA[IDMP搴旂敤鍦烘櫙]]></category> <guid isPermaLink="false">//www.yakult-sh.com.cn/?page_id=31830</guid> <description><![CDATA[鍩轰簬 鈥婳PC 涓棿浠?KEPServer鈥?閲囬泦鐕冪叅閿呯倝娓╁害銆佸帇鍔涖€佹祦閲忕瓑鍏抽敭鍙傛暟锛屽啓鍏?鈥婽Dengine TSDB鈥?鏃跺簭鏁版嵁搴擄紱閫氳繃 鈥婽Dengine IDMP鈥?鏋勫缓璧勪骇妯″瀷锛屽埄鐢?鈥婣I 鑷姩鐢熸垚鍙鍖栫湅鏉夸笌瀹炴椂鍒嗘瀽锛屽疄鐜板垎閽熺骇鎼缓楂樻晥銆佹櫤鑳界殑宸ヤ笟閿呯倝鐩戞帶绯荤粺鈥嬨€俔]></description> <content:encoded><![CDATA[ <h2 class="wp-block-heading">1. 绠€浠?/h2> <p>鏈枃浠ヤ竴涓伐涓氱噧鐓ら攨鐐夌郴缁熺洃鎺т负渚嬶紝璇︾粏浠嬬粛閫氳繃宸ヤ笟涓婂箍娉涗娇鐢ㄧ殑 OPC 涓棿浠惰蒋浠?KEPServer锛岃交鏉鹃噰闆嗘俯搴︺€佸帇鍔涖€佹祦閲忋€佺數娴佺瓑閲嶈鍙傛暟锛屽皢鏁版嵁鍐欏叆 TDengine <a href="//www.yakult-sh.com.cn/tsdb" data-internallinksmanager029f6b8e52c="8" title="TSDB" target="_blank" rel="noopener">TSDB</a> <a href="//www.yakult-sh.com.cn/" data-internallinksmanager029f6b8e52c="2" title="鏃跺簭鏁版嵁搴? target="_blank" rel="noopener">鏃跺簭鏁版嵁搴?/a>锛岀劧鍚庨€氳繃 TDengine <a href="//www.yakult-sh.com.cn/idmp" data-internallinksmanager029f6b8e52c="15" title="TDengine IDMP">IDMP</a> 鏋勫缓璧勪骇妯″瀷锛屽埄鐢?AI 鑷姩鐢熸垚鍙鍖栭潰鏉垮拰瀹炴椂鍒嗘瀽锛屽疄鐜板垎閽熺骇鎼缓楂樻晥銆佹櫤鑳界殑宸ヤ笟閲嶈瑁呯疆鐨勭洃鎺х郴缁熴€?/p> <p>宸ヤ笟閿呯倝鏄澶氳涓氱殑鍏抽敭璁惧锛屼负鍙戠數銆佸寲宸ョ敓浜с€佸喍閲戝拰閫犵焊绛夊伐涓氳繃绋嬫彁渚涘繀闇€鐨勭儹閲忓拰钂告苯锛屽鏋滃仠鐐夋淇垨鑰呴攨鐐夊嚭鐜版晠闅滐紝灏嗛潰涓村仠宸ュ仠浜х殑椋庨櫓銆傚伐鍘傜殑閿呯倝鎴块噰鐢ㄩ攨鐐夌殑鍙版暟锛屽簲鏍规嵁鐑礋鑽风殑璋冨害銆侀攨鐐夋淇拰鎵╁缓鐨勫彲鑳芥€х瓑鍥犵礌纭畾锛?涓€鑸笉灏戜簬涓ゅ彴銆傛湰绀轰緥妯℃嫙宸ュ巶鍐呬袱鍙伴攨鐐夛紝鍙牴鎹渶瑕佹坊鍔犳洿澶氥€?/p> <p>鍦ㄨ繖涓柟妗堜腑锛孴Dengine TSDB + TDengine IDMP 鐨勭粍鍚堣兘澶熶负鎮ㄥ甫鏉ュ洓澶уソ澶勶細</p> <ol start="1" class="wp-block-list"> <li>鈥滃崟鍒楁ā鍨嬧€濆揩閫熻祫浜у缓妯★細TDengine IDMP 涓?TDengine TSDB 鏃犵紳闆嗘垚锛岀被浼奸攨鐐夎繖鏍风殑閲嶈宸ヤ笟瑁呯疆鐨勬暟鎹線寰€鏄互鍗曞垪妯″瀷鍐欏叆 TSDB 锛屽湪 IDMP 鍙互蹇€熻繘琛岃祫浜у缓妯★紝骞朵互鏍戝舰缁撴瀯鐨勬柟寮忓睍鐜拌鐩戞帶鐨勫璞★紝璁惧璧勪骇涓€鐩簡鐒躲€?/li> <li>鏃犻棶鏅烘帹锛屾暟鎹嚜宸辫璇濓細涓嶇敤鍦?TDengine 渚у仛浠讳綍閰嶇疆锛屼笉鐢ㄨ剼鏈紝涓嶇敤鎻愰棶锛孖DMP 浼氬熀浜庨噰闆嗙殑鏁版嵁锛岃嚜鍔ㄥ垽鏂负 宸ヤ笟閿呯倝 鐩戞祴鍦烘櫙锛岃嚜鍔ㄤ负鎮ㄦ帹鑽愰潰鏉垮拰瀹炴椂棰勮锛岄攨鐐夌郴缁熺殑杩愯鐘舵€佸敖鍦ㄦ帉鎺т箣涓€?/li> <li>鏅鸿兘闂暟锛岄殢闂殢绛旓細涓嶇敤 SQL锛屼笉鐢ㄤ换浣曡剼鏈瑷€锛屼綘鍙鐢ㄨ嚜鐒惰瑷€璇村嚭鎰熷叴瓒g殑鏁版嵁鍒嗘瀽鎴栭潰鏉匡紝IDMP 灏嗕細鑷姩甯偍鍒涘缓锛屾妸鏁版嵁鍙鍖栦笌鍒嗘瀽鐨勪娇鐢ㄩ棬妲涢檷涓?0銆?/li> <li>濡傛灉娣诲姞鏂扮殑琚洃娴嬬殑瑁呯疆鎴栬澶囷紝鍙閰嶇疆濂?KEPServer锛屽湪 TDengine 渚т笉鐢ㄥ仛浠讳綍璁剧疆鍜屾搷浣滐紝瑁呯疆鎴栬澶囧氨琚嚜鍔ㄧ殑鍔犲叆鍒扮洃娴嬬殑瀵硅薄涓紝鏈€澶х▼搴﹁妭鐪佷汉鍔涖€?/li> </ol> <h2 class="wp-block-heading">2. 鍓嶆彁鏉′欢</h2> <ul class="wp-block-list"> <li>TDengine 浜戞湇鍔″疄渚嬨€傚鏋滄偍娌℃湁鍙敤鐨?TDengine 浜戞湇鍔″疄渚嬶紝鍙互<a href="//cloud.yakult-sh.com.cn/auth" rel="nofollow noopener" target="_blank">鍏嶈垂娉ㄥ唽</a></li> </ul> <ul class="wp-block-list"> <li>琚洃鎺х殑宸ヤ笟閿呯倝瑁呯疆銆備负渚夸簬婕旂ず锛屾垜浠噰鐢?a href="//www.kaggle.com/" rel="nofollow noopener" target="_blank">kaggle.com</a>涓婄殑鍏紑鏁版嵁闆嗭細<a href="//www.kaggle.com/datasets/nikitamanaenkov/time-series-of-industrial-boiler-operations" rel="nofollow noopener" target="_blank">//www.kaggle.com/datasets/nikitamanaenkov/time-series-of-industrial-boiler-operations</a>銆傝鏁版嵁闆嗕负娴欐睙鐪佹煇鍖栧伐鍘傜殑鐕冪叅閿呯倝鐨勯噸瑕佺洃鎺у弬鏁帮紙鍏?0涓級锛岄噰鏍烽鐜囦负5绉掋€?<ul class="wp-block-list"> <li>鏁版嵁闆?code>data.csv</code>鐢ㄦ潵妯℃嫙閿呯倝1锛岄噸鍛藉悕涓猴細Boiler1.csv</li> <li>鏁版嵁闆?code>data_AutoReg.csv</code>鐢ㄦ潵妯℃嫙閿呯倝2锛岄噸鍛藉悕涓猴細Boiler2.csv</li> </ul> </li> </ul> <ul class="wp-block-list"> <li>KEPServer 鐜宸插叿澶囥€傛湰绀轰緥鏈嶅姟鍣↖P鍦板潃锛?code>192.168.1.66</code>锛岃鏍规嵁鎮ㄨ嚜宸辩殑鐜鏇挎崲銆?/li> </ul> <h2 class="wp-block-heading">3. 閰嶇疆鎸囧崡</h2> <h3 class="wp-block-heading">3.1 鍒涘缓 IDMP 浜戞湇鍔″疄渚?/h3> <ol start="1" class="wp-block-list"> <li>浣跨敤鎮ㄧ殑璐﹀彿锛岀櫥褰?<a href="//cloud.yakult-sh.com.cn/auth/login" rel="nofollow noopener" target="_blank">TDengine Cloud</a>锛屽湪寮瑰嚭鐨?TDengine 瀹炰緥閫夋嫨妗嗕腑锛岄€夋嫨鈥淚DMP锛堝伐涓氭暟鎹鐞嗗钩鍙帮級鈥濄€?/li> <li>鍦ㄥ疄渚嬮厤缃〉闈紝鍒嗗埆閰嶇疆 IDMP 瀹炰緥鍜?TSDB 瀹炰緥鐨勪俊鎭拰璁¤垂鏂规锛?<ul class="wp-block-list"> <li>IDMP锛堝伐涓氭暟鎹鐞嗗钩鍙帮級锛?<ul class="wp-block-list"> <li>瀹炰緥鍚嶇О锛歜oiler-idmp</li> <li>璁¤垂鏂规锛欼DMP-鍏ラ棬鐗?/li> </ul> </li> <li>TSDB锛堟椂搴忔暟鎹簱锛?<ul class="wp-block-list"> <li>瀹炰緥鍚嶇О锛歜oiler-tsdb</li> <li>璁¤垂鏂规锛氬叆闂ㄧ増</li> </ul> </li> </ul> </li> <li>绛夊緟 IDMP 瀹炰緥鍚姩鍚庯紝閫夋嫨鍔犺浇涓€涓満鏅殑绀轰緥鏁版嵁锛屽嵆鍙繘鍏?IDMP 浜戞湇鍔$殑涓婚〉闈€?/li> </ol> <p>璇存槑锛歍Dengine IDMP 鏈嶅姟榛樿浣跨敤 TDengine TSDB 浣滀负鍏舵暟鎹簮锛屽湪 IDMP 浜戞湇鍔″疄渚嬪垱寤鸿繃绋嬩腑锛屼細鑷姩鍒涘缓鍒颁笂杩?TSDB 鐨勮繛鎺ャ€?/p> <h3 class="wp-block-heading">3.2 鍦?TSDB 浜戞湇鍔″疄渚嬪垱寤?DB</h3> <ol start="1" class="wp-block-list"> <li>杩涘叆 IDMP 浜戞湇鍔″疄渚嬬殑涓婚〉闈㈠悗锛岀偣鍑诲彸涓婅涓嬫媺鑿滃崟涓殑銆愮鐞嗗悗鍙般€戙€?/li> <li>鍦ㄧ鐞嗗悗鍙伴〉闈㈢偣鍑汇€愪簯璧勬簮绠$悊銆戯紝杩涘叆浜戣祫婧愮鐞嗛〉闈€?/li> <li>鍦ㄥ疄渚嬪垪琛ㄤ腑鎵惧埌 boiler-tsdb 瀹炰緥锛岀偣鍑汇€怲SDB 浜戞湇鍔°€戯紝杩涘叆 TSDB 浜戞湇鍔¢〉闈€?/li> <li>鍦ㄥ乏渚х偣鍑汇€愭暟鎹祻瑙堝櫒銆戯紝鍦ㄦ暟鎹祻瑙堝櫒椤甸潰鐐瑰嚮銆愬垱寤烘暟鎹簱銆戙€?/li> <li>璁剧疆鏁版嵁搴撳悕绉颁负 db_boiler锛屽畬鎴?DB 鍒涘缓銆?/li> </ol> <h3 class="wp-block-heading">3.3 KEPServer 閰嶇疆</h3> <p>鍦ㄧ郴缁熶腑鏂板缓ODBC 鏁版嵁婧?code>CSV_Boiler</code>锛岄€夋嫨椹卞姩<code>Microsoft Text Driver (*.txt; *.csv)</code> 锛岄€夋嫨鏁版嵁闆嗘墍鍦ㄧ殑鐩綍銆?/p> <p>鍦?KEPServer 娣诲姞閫氶亾<code>閿呯倝鎴?/code>锛?code>Advanced Simulator</code>椹卞姩锛屻€怐ata Source銆戦€?<code>CSV_Boiler</code></p> <div class="wp-block-image"> <figure class="aligncenter size-large is-resized"><img loading="lazy" decoding="async" width="1024" height="712" src="//www.yakult-sh.com.cn/wp-content/uploads/2025/07/1-3-1024x712.png" alt="TDengine IDMP 搴旂敤鍦烘櫙锛氬伐涓氶攨鐐夌洃鎺?- TDengine Database 鏃跺簭鏁版嵁搴? class="wp-image-31865" style="width:525px;height:auto" title="TDengine IDMP 搴旂敤鍦烘櫙锛氬伐涓氶攨鐐夌洃鎺?- TDengine Database 鏃跺簭鏁版嵁搴? srcset="//www.yakult-sh.com.cn/wp-content/uploads/2025/07/1-3-1024x712.png 1024w, //www.yakult-sh.com.cn/wp-content/uploads/2025/07/1-3-300x209.png 300w, //www.yakult-sh.com.cn/wp-content/uploads/2025/07/1-3-768x534.png 768w, //www.yakult-sh.com.cn/wp-content/uploads/2025/07/1-3.png 1280w" sizes="auto, (max-width: 1024px) 100vw, 1024px" /></figure></div> <p></p> <div class="wp-block-image"> <figure class="aligncenter size-large is-resized"><img loading="lazy" decoding="async" width="1024" height="864" src="//www.yakult-sh.com.cn/wp-content/uploads/2025/07/2-5-1024x864.png" alt="TDengine IDMP 搴旂敤鍦烘櫙锛氬伐涓氶攨鐐夌洃鎺?- TDengine Database 鏃跺簭鏁版嵁搴? class="wp-image-31866" style="width:524px;height:auto" title="TDengine IDMP 搴旂敤鍦烘櫙锛氬伐涓氶攨鐐夌洃鎺?- TDengine Database 鏃跺簭鏁版嵁搴? srcset="//www.yakult-sh.com.cn/wp-content/uploads/2025/07/2-5-1024x864.png 1024w, //www.yakult-sh.com.cn/wp-content/uploads/2025/07/2-5-300x253.png 300w, //www.yakult-sh.com.cn/wp-content/uploads/2025/07/2-5-768x648.png 768w, //www.yakult-sh.com.cn/wp-content/uploads/2025/07/2-5.png 1200w" sizes="auto, (max-width: 1024px) 100vw, 1024px" /></figure></div> <p></p> <p>娣诲姞璁惧<code>閿呯倝1</code>锛岄€夋嫨瀵瑰簲鐨勬暟鎹泦<code>Boiler1.csv</code>,銆怰ecord Selection Interval銆戣缃负<code>5000ms</code>銆?/p> <p>鍚屾牱鐨勬柟寮忔坊鍔犺澶?code>閿呯倝2</code>銆?/p> <div class="wp-block-image"> <figure class="aligncenter size-large is-resized"><img loading="lazy" decoding="async" width="964" height="1024" src="//www.yakult-sh.com.cn/wp-content/uploads/2025/07/3-3-964x1024.png" alt="TDengine IDMP 搴旂敤鍦烘櫙锛氬伐涓氶攨鐐夌洃鎺?- TDengine Database 鏃跺簭鏁版嵁搴? class="wp-image-31867" style="width:537px;height:auto" title="TDengine IDMP 搴旂敤鍦烘櫙锛氬伐涓氶攨鐐夌洃鎺?- TDengine Database 鏃跺簭鏁版嵁搴? srcset="//www.yakult-sh.com.cn/wp-content/uploads/2025/07/3-3-964x1024.png 964w, //www.yakult-sh.com.cn/wp-content/uploads/2025/07/3-3-282x300.png 282w, //www.yakult-sh.com.cn/wp-content/uploads/2025/07/3-3-768x816.png 768w, //www.yakult-sh.com.cn/wp-content/uploads/2025/07/3-3.png 1200w" sizes="auto, (max-width: 964px) 100vw, 964px" /></figure></div> <p></p> <div class="wp-block-image"> <figure class="aligncenter size-large is-resized"><img loading="lazy" decoding="async" width="967" height="1024" src="//www.yakult-sh.com.cn/wp-content/uploads/2025/07/4-3-967x1024.png" alt="TDengine IDMP 搴旂敤鍦烘櫙锛氬伐涓氶攨鐐夌洃鎺?- TDengine Database 鏃跺簭鏁版嵁搴? class="wp-image-31868" style="width:539px;height:auto" title="TDengine IDMP 搴旂敤鍦烘櫙锛氬伐涓氶攨鐐夌洃鎺?- TDengine Database 鏃跺簭鏁版嵁搴? srcset="//www.yakult-sh.com.cn/wp-content/uploads/2025/07/4-3-967x1024.png 967w, //www.yakult-sh.com.cn/wp-content/uploads/2025/07/4-3-283x300.png 283w, //www.yakult-sh.com.cn/wp-content/uploads/2025/07/4-3-768x813.png 768w, //www.yakult-sh.com.cn/wp-content/uploads/2025/07/4-3.png 1200w" sizes="auto, (max-width: 967px) 100vw, 967px" /></figure></div> <p></p> <p>銆愯繍琛屾椂銆?銆愯繛鎺ャ€戯紝杩炴帴鍒拌繍琛屾椂锛岀偣鍑昏澶?code>閿呯倝1</code>鍜?code>閿呯倝2</code>锛屼細鍙戠幇鏍囪锛堢偣浣嶏級宸茶嚜鍔ㄧ敓鎴愶細</p> <div class="wp-block-image"> <figure class="aligncenter size-large is-resized"><img loading="lazy" decoding="async" width="1024" height="592" src="//www.yakult-sh.com.cn/wp-content/uploads/2025/07/5-2-1024x592.png" alt="TDengine IDMP 搴旂敤鍦烘櫙锛氬伐涓氶攨鐐夌洃鎺?- TDengine Database 鏃跺簭鏁版嵁搴? class="wp-image-31869" style="width:612px;height:auto" title="TDengine IDMP 搴旂敤鍦烘櫙锛氬伐涓氶攨鐐夌洃鎺?- TDengine Database 鏃跺簭鏁版嵁搴? srcset="//www.yakult-sh.com.cn/wp-content/uploads/2025/07/5-2-1024x592.png 1024w, //www.yakult-sh.com.cn/wp-content/uploads/2025/07/5-2-300x173.png 300w, //www.yakult-sh.com.cn/wp-content/uploads/2025/07/5-2-768x444.png 768w, //www.yakult-sh.com.cn/wp-content/uploads/2025/07/5-2.png 1280w" sizes="auto, (max-width: 1024px) 100vw, 1024px" /></figure></div> <p></p> <p>鑷姩鐢熸垚鐨勬爣璁板悕绉扮殑鍙鎬ц緝宸€傚杩欎簺鏍囪杩涜鍒嗙粍銆侀噸鍛藉悕锛屽緱鍒扮偣琛ㄦ枃浠讹細</p> <div class="wp-block-file aligncenter"><a id="wp-block-file--media-61187ae3-6792-4081-94bc-ae5990ac1be5" href="//www.yakult-sh.com.cn/wp-content/uploads/2025/07/閿呯倝1.csv">閿呯倝1</a><a href="//www.yakult-sh.com.cn/wp-content/uploads/2025/07/閿呯倝1.csv" class="wp-block-file__button wp-element-button" aria-describedby="wp-block-file--media-61187ae3-6792-4081-94bc-ae5990ac1be5" download>涓嬭浇</a></div> <p></p> <div class="wp-block-file aligncenter"><a id="wp-block-file--media-4fc41bfd-1615-4703-88d1-c14ad6abc586" href="//www.yakult-sh.com.cn/wp-content/uploads/2025/07/閿呯倝2.csv">閿呯倝2</a><a href="//www.yakult-sh.com.cn/wp-content/uploads/2025/07/閿呯倝2.csv" class="wp-block-file__button wp-element-button" aria-describedby="wp-block-file--media-4fc41bfd-1615-4703-88d1-c14ad6abc586" download>涓嬭浇</a></div> <p></p> <p>鍒犻櫎 KEPServer 鑷姩鐢熸垚鐨勬爣璁般€傚湪璁惧<code>閿呯倝1</code>鍙抽敭->銆愬鍏?CSV銆戯紝閫夋嫨<code>閿呯倝1.csv</code>鏂囦欢锛屽鍏ユ爣璁般€傚悓鏍风殑鏂瑰紡瀹屾垚璁惧<code>閿呯倝2</code>鐨勬爣璁板鍏ャ€?/p> <div class="wp-block-image"> <figure class="aligncenter size-large is-resized"><img loading="lazy" decoding="async" width="1024" height="506" src="//www.yakult-sh.com.cn/wp-content/uploads/2025/07/6-2-1024x506.png" alt="TDengine IDMP 搴旂敤鍦烘櫙锛氬伐涓氶攨鐐夌洃鎺?- TDengine Database 鏃跺簭鏁版嵁搴? class="wp-image-31872" style="width:611px;height:auto" title="TDengine IDMP 搴旂敤鍦烘櫙锛氬伐涓氶攨鐐夌洃鎺?- TDengine Database 鏃跺簭鏁版嵁搴? srcset="//www.yakult-sh.com.cn/wp-content/uploads/2025/07/6-2-1024x506.png 1024w, //www.yakult-sh.com.cn/wp-content/uploads/2025/07/6-2-300x148.png 300w, //www.yakult-sh.com.cn/wp-content/uploads/2025/07/6-2-768x379.png 768w, //www.yakult-sh.com.cn/wp-content/uploads/2025/07/6-2.png 1280w" sizes="auto, (max-width: 1024px) 100vw, 1024px" /></figure></div> <p></p> <p>銆愬伐鍏枫€?>銆愬惎鍔?OPC Quick Client銆戯紝楠岃瘉鏁版嵁鏄惁姝g‘妯℃嫙鐢熸垚锛?/p> <div class="wp-block-image"> <figure class="aligncenter size-large is-resized"><img loading="lazy" decoding="async" width="1024" height="468" src="//www.yakult-sh.com.cn/wp-content/uploads/2025/07/7-2-1024x468.png" alt="TDengine IDMP 搴旂敤鍦烘櫙锛氬伐涓氶攨鐐夌洃鎺?- TDengine Database 鏃跺簭鏁版嵁搴? class="wp-image-31873" style="width:606px;height:auto" title="TDengine IDMP 搴旂敤鍦烘櫙锛氬伐涓氶攨鐐夌洃鎺?- TDengine Database 鏃跺簭鏁版嵁搴? srcset="//www.yakult-sh.com.cn/wp-content/uploads/2025/07/7-2-1024x468.png 1024w, //www.yakult-sh.com.cn/wp-content/uploads/2025/07/7-2-300x137.png 300w, //www.yakult-sh.com.cn/wp-content/uploads/2025/07/7-2-768x351.png 768w, //www.yakult-sh.com.cn/wp-content/uploads/2025/07/7-2.png 1280w" sizes="auto, (max-width: 1024px) 100vw, 1024px" /></figure></div> <p></p> <h3 class="wp-block-heading">3.4 闆朵唬鐮佸啓鍏?OPC 鏁版嵁鍒?TSDB</h3> <p>杩愯 boiler-tsdb 瀹炰緥锛屽垱寤?OPC 鏁版嵁鍐欏叆浠诲姟銆?/p> <p>鍥犱负鏈ず渚嬩娇鐢ㄧ殑浜戞湇鍔″湪澶栫綉锛岄渶瑕佸湪鑳借闂埌 KEPServer 鎵€鍦ㄧ殑鍐呯綉鐨勬煇鍙拌绠楁満涓婂畨瑁?taosX Agent锛屼互纭繚 TSDB 鑳借闂埌 OPC Server銆傛湰绀轰緥鎶?taosX Agent 瀹夎鍦ㄦ湰鍦版湇鍔″櫒<code>192.168.1.66</code></p> <p>鍒涘缓鏁版嵁鍐欏叆浠诲姟 <code>DataIn_Boiler</code>锛岀被鍨嬩负 <code>OPC-UA</code>锛屽垱寤轰唬鐞?<code>opcuaAgent</code>锛屾寜鎻愮ず灏嗙鐐瑰拰鐢熸垚鐨勪护鐗屽鍒跺埌鏈湴鏈嶅姟鍣ㄤ笂鐨?<code>agent.toml</code> 鏂囦欢锛屽惎鍔?code>taosX Agent</code>鏈嶅姟锛屻€愭鏌ヤ唬鐞嗘槸鍚﹁繛鎺ユ甯搞€戙€?/p> <p>鍦ㄣ€愯繛鎺ラ厤缃€戯紝濉啓鏈嶅姟鍦板潃 <code>192.168.1.66:49320</code>锛岄€夋嫨OPC UA閰嶇疆鐨勫畨鍏ㄦā寮忥紝妫€鏌ヨ繛閫氭€с€?/p> <p>濡傛灉鎻愮ず <code>鎮ㄧ殑鏁版嵁婧愬彲浠ヨ繛閫?/code>锛?鍒欒鏄?KEPServer 鐨?OPC-UA 宸茶兘姝e父璁块棶銆?/p> <div class="wp-block-image"> <figure class="aligncenter size-large is-resized"><img loading="lazy" decoding="async" width="1024" height="928" src="//www.yakult-sh.com.cn/wp-content/uploads/2025/07/8-2-1024x928.png" alt="TDengine IDMP 搴旂敤鍦烘櫙锛氬伐涓氶攨鐐夌洃鎺?- TDengine Database 鏃跺簭鏁版嵁搴? class="wp-image-31874" style="width:341px;height:auto" title="TDengine IDMP 搴旂敤鍦烘櫙锛氬伐涓氶攨鐐夌洃鎺?- TDengine Database 鏃跺簭鏁版嵁搴? srcset="//www.yakult-sh.com.cn/wp-content/uploads/2025/07/8-2-1024x928.png 1024w, //www.yakult-sh.com.cn/wp-content/uploads/2025/07/8-2-300x272.png 300w, //www.yakult-sh.com.cn/wp-content/uploads/2025/07/8-2-768x696.png 768w, //www.yakult-sh.com.cn/wp-content/uploads/2025/07/8-2.png 1182w" sizes="auto, (max-width: 1024px) 100vw, 1024px" /></figure></div> <p></p> <div class="wp-block-image"> <figure class="aligncenter size-large is-resized"><img loading="lazy" decoding="async" width="1024" height="858" src="//www.yakult-sh.com.cn/wp-content/uploads/2025/07/9-2-1024x858.png" alt="TDengine IDMP 搴旂敤鍦烘櫙锛氬伐涓氶攨鐐夌洃鎺?- TDengine Database 鏃跺簭鏁版嵁搴? class="wp-image-31875" style="width:597px;height:auto" title="TDengine IDMP 搴旂敤鍦烘櫙锛氬伐涓氶攨鐐夌洃鎺?- TDengine Database 鏃跺簭鏁版嵁搴? srcset="//www.yakult-sh.com.cn/wp-content/uploads/2025/07/9-2-1024x858.png 1024w, //www.yakult-sh.com.cn/wp-content/uploads/2025/07/9-2-300x251.png 300w, //www.yakult-sh.com.cn/wp-content/uploads/2025/07/9-2-768x643.png 768w, //www.yakult-sh.com.cn/wp-content/uploads/2025/07/9-2.png 1280w" sizes="auto, (max-width: 1024px) 100vw, 1024px" /></figure></div> <p></p> <p>鍦ㄣ€愮偣浣嶉泦銆?>銆愰€夋嫨鏁版嵁鐐逛綅銆?/p> <p>鏍硅妭鐐笽D 濉啓 <code>ns=2;s=閿呯倝鎴?/code>锛屽懡鍚嶇┖闂村彲閫夊彲涓嶉€夛紝瓒呯骇琛ㄥ悕绉?<code>opc_boilers</code>锛岃〃鍚嶇О <code>t_{id}</code>锛?/p> <p>閲囬泦妯″紡涓?<code>observe</code>锛岄噰闆嗛棿闅?<code>5</code>s锛?/p> <p>鐐逛綅鏇存柊妯″紡 閫夋嫨 <code>update</code>锛屾湭鏉ュ鏋?OPC Server 鍙戠敓鐐逛綅鍙樻洿锛孴Dengine 灏嗚嚜鍔ㄨ幏鍙栨柊澧炴垨鍙樻洿鐨勭偣浣嶃€?/p> <div class="wp-block-image"> <figure class="aligncenter size-large is-resized"><img loading="lazy" decoding="async" width="1024" height="558" src="//www.yakult-sh.com.cn/wp-content/uploads/2025/07/10-2-1024x558.png" alt="TDengine IDMP 搴旂敤鍦烘櫙锛氬伐涓氶攨鐐夌洃鎺?- TDengine Database 鏃跺簭鏁版嵁搴? class="wp-image-31876" style="width:663px;height:auto" title="TDengine IDMP 搴旂敤鍦烘櫙锛氬伐涓氶攨鐐夌洃鎺?- TDengine Database 鏃跺簭鏁版嵁搴? srcset="//www.yakult-sh.com.cn/wp-content/uploads/2025/07/10-2-1024x558.png 1024w, //www.yakult-sh.com.cn/wp-content/uploads/2025/07/10-2-300x164.png 300w, //www.yakult-sh.com.cn/wp-content/uploads/2025/07/10-2-768x419.png 768w, //www.yakult-sh.com.cn/wp-content/uploads/2025/07/10-2.png 1280w" sizes="auto, (max-width: 1024px) 100vw, 1024px" /></figure></div> <p></p> <p>銆愭柊澧炪€戞垚鍔燂紝銆愭煡鐪嬨€戜换鍔$姸鎬併€傛樉绀虹郴缁熷凡鑷姩鍒涘缓琛ㄥ苟鍐欏叆鏁版嵁銆?/p> <div class="wp-block-image"> <figure class="aligncenter size-large is-resized"><img loading="lazy" decoding="async" width="1024" height="558" src="//www.yakult-sh.com.cn/wp-content/uploads/2025/07/11-4-1024x558.png" alt="TDengine IDMP 搴旂敤鍦烘櫙锛氬伐涓氶攨鐐夌洃鎺?- TDengine Database 鏃跺簭鏁版嵁搴? class="wp-image-31877" style="width:665px;height:auto" title="TDengine IDMP 搴旂敤鍦烘櫙锛氬伐涓氶攨鐐夌洃鎺?- TDengine Database 鏃跺簭鏁版嵁搴? srcset="//www.yakult-sh.com.cn/wp-content/uploads/2025/07/11-4-1024x558.png 1024w, //www.yakult-sh.com.cn/wp-content/uploads/2025/07/11-4-300x164.png 300w, //www.yakult-sh.com.cn/wp-content/uploads/2025/07/11-4-768x419.png 768w, //www.yakult-sh.com.cn/wp-content/uploads/2025/07/11-4.png 1280w" sizes="auto, (max-width: 1024px) 100vw, 1024px" /></figure></div> <p></p> <h3 class="wp-block-heading">3.5 鍦?IDMP 涓垱寤哄厓绱犳ā鏉?/h3> <p>鐧诲綍 IDMP 瀹炰緥锛屽垱寤哄厓绱犳ā鏉垮強鍏冪礌锛屽皢 TDengine TSDB 鐨勬暟鎹姞杞借嚦 TDengine IDMP銆?/p> <p>棣栧厛鍒涘缓鍏冪礌妯℃澘銆?/p> <p>銆愬熀纭€搴撱€?>銆愬厓绱犳ā鏉裤€?>銆愭柊寤哄厓绱犳ā鏉裤€戯紝銆愭ā鏉垮悕绉般€戝~ <code>椋庨亾绯荤粺</code>锛屻€愬厓绱犲懡鍚嶆ā寮忋€戜负 <code>妯℃澘鍚嶇О</code> 鍗?<code>${Template#name}</code>锛屻€愪繚瀛樸€?/p> <p>鍙充笂瑙掑垏鎹㈣嚦 <code>鍏冪礌妯℃澘 > 椋庨亾绯荤粺 > 灞炴€ч潰鏉?/code> 锛屻€愭柊澧炲睘鎬фā鏉裤€戯紝銆愬悕绉般€戝~ <code>鍥為瀹ゆ祦閲?(鍙?</code>锛屻€愬€肩被鍨嬨€戦€?<code>Double</code> , 銆愭樉绀虹殑灏忔暟浣嶆暟銆?code>2</code>锛屻€愯閲忓崟浣嶅垎绫汇€戦€?<code>浣撶Н娴侀噺</code>锛屻€愰粯璁よ閲忓崟浣嶃€戦€?<code>绔嬫柟绫虫瘡灏忔椂</code>锛屻€愭樉绀鸿閲忓崟浣嶃€戦€?<code>绔嬫柟绫虫瘡灏忔椂</code>锛屻€愭暟鎹紩鐢ㄧ被鍨嬨€戦€?<code>TDengine 鎸囨爣</code></p> <div class="wp-block-image"> <figure class="aligncenter size-large is-resized"><img loading="lazy" decoding="async" width="1024" height="589" src="//www.yakult-sh.com.cn/wp-content/uploads/2025/07/12-2-1024x589.png" alt="TDengine IDMP 搴旂敤鍦烘櫙锛氬伐涓氶攨鐐夌洃鎺?- TDengine Database 鏃跺簭鏁版嵁搴? class="wp-image-31878" style="width:665px;height:auto" title="TDengine IDMP 搴旂敤鍦烘櫙锛氬伐涓氶攨鐐夌洃鎺?- TDengine Database 鏃跺簭鏁版嵁搴? srcset="//www.yakult-sh.com.cn/wp-content/uploads/2025/07/12-2-1024x589.png 1024w, //www.yakult-sh.com.cn/wp-content/uploads/2025/07/12-2-300x173.png 300w, //www.yakult-sh.com.cn/wp-content/uploads/2025/07/12-2-768x442.png 768w, //www.yakult-sh.com.cn/wp-content/uploads/2025/07/12-2.png 1280w" sizes="auto, (max-width: 1024px) 100vw, 1024px" /></figure></div> <p></p> <div class="wp-block-image"> <figure class="aligncenter size-large is-resized"><img loading="lazy" decoding="async" width="1024" height="736" src="//www.yakult-sh.com.cn/wp-content/uploads/2025/07/13-2-1024x736.png" alt="TDengine IDMP 搴旂敤鍦烘櫙锛氬伐涓氶攨鐐夌洃鎺?- TDengine Database 鏃跺簭鏁版嵁搴? class="wp-image-31879" style="width:666px;height:auto" title="TDengine IDMP 搴旂敤鍦烘櫙锛氬伐涓氶攨鐐夌洃鎺?- TDengine Database 鏃跺簭鏁版嵁搴? srcset="//www.yakult-sh.com.cn/wp-content/uploads/2025/07/13-2-1024x736.png 1024w, //www.yakult-sh.com.cn/wp-content/uploads/2025/07/13-2-300x216.png 300w, //www.yakult-sh.com.cn/wp-content/uploads/2025/07/13-2-768x552.png 768w, //www.yakult-sh.com.cn/wp-content/uploads/2025/07/13-2.png 1280w" sizes="auto, (max-width: 1024px) 100vw, 1024px" /></figure></div> <p></p> <p>鍦ㄥ脊鍑虹殑銆愭暟鎹紩鐢ㄨ〃杈惧紡銆戝~鍐欙細銆愯繛鎺ャ€?code>boiler-tsdb</code>锛涖€愭暟鎹簱銆?code>db_boiler</code>锛涖€愭簮琛ㄥ悕绉版ā寮忋€?code>t_閿呯倝鎴縚閿呯倝${KEYWORD1}_${Template#name}_鍥為瀹ゆ祦閲?(鍙?</code>锛涖€愬垪銆?code>val</code></p> <p>棣栨娣诲姞 <code>${KEYWORD1}</code> 鏃讹紝绯荤粺瑕佹眰銆愯杈撳叆鍏抽敭瀛楁弿杩般€戯紝姝ゅ濉啓 <code>璇疯緭鍏ラ攨鐐夌紪鍙凤紙姝f暣鏁帮級</code></p> <div class="wp-block-image"> <figure class="aligncenter size-large is-resized"><img loading="lazy" decoding="async" width="1024" height="558" src="//www.yakult-sh.com.cn/wp-content/uploads/2025/07/14-1-1024x558.png" alt="TDengine IDMP 搴旂敤鍦烘櫙锛氬伐涓氶攨鐐夌洃鎺?- TDengine Database 鏃跺簭鏁版嵁搴? class="wp-image-31880" style="width:670px;height:auto" title="TDengine IDMP 搴旂敤鍦烘櫙锛氬伐涓氶攨鐐夌洃鎺?- TDengine Database 鏃跺簭鏁版嵁搴? srcset="//www.yakult-sh.com.cn/wp-content/uploads/2025/07/14-1-1024x558.png 1024w, //www.yakult-sh.com.cn/wp-content/uploads/2025/07/14-1-300x164.png 300w, //www.yakult-sh.com.cn/wp-content/uploads/2025/07/14-1-768x419.png 768w, //www.yakult-sh.com.cn/wp-content/uploads/2025/07/14-1.png 1280w" sizes="auto, (max-width: 1024px) 100vw, 1024px" /></figure></div> <p></p> <p>璇存槑锛?/p> <ul class="wp-block-list"> <li>鏇挎崲瀛楃涓?KEYWORD 鍦ㄥ叿浣撶殑鍏冪礌妯℃澘鍐呮湁鏁堬紝鍚屼釜鍏冪礌妯℃澘鍐呭鏋滅敤鍒扮浉鍚?KEYWORD锛屽彧闇€鍒涘缓涓€娆°€?/li> <li>濡傛灉鏄墜宸ユ柊寤虹殑鍏冪礌妯℃澘涔熺敤鍒?KEYWORD锛屽繀椤荤偣銆?銆戞樉寮忓垱寤猴紱濡傛灉鏄€氳繃澶嶅埗鍏冪礌妯℃澘锛屽垯涓嶇敤銆?/li> </ul> <p>澶嶅埗灞炴€фā鏉?code>鍥為瀹ゆ祦閲?(鍙?</code>锛岀矘璐村苟缂栬緫寰楀嚭鍙︿竴涓睘鎬фā鏉?code>鍥為瀹ゆ祦閲?(宸?</code>銆傛渶缁堝緱鍒版晥鏋滃涓嬶細</p> <div class="wp-block-image"> <figure class="aligncenter size-large is-resized"><img loading="lazy" decoding="async" width="1024" height="202" src="//www.yakult-sh.com.cn/wp-content/uploads/2025/07/15-1-1024x202.png" alt="TDengine IDMP 搴旂敤鍦烘櫙锛氬伐涓氶攨鐐夌洃鎺?- TDengine Database 鏃跺簭鏁版嵁搴? class="wp-image-31881" style="width:670px;height:auto" title="TDengine IDMP 搴旂敤鍦烘櫙锛氬伐涓氶攨鐐夌洃鎺?- TDengine Database 鏃跺簭鏁版嵁搴? srcset="//www.yakult-sh.com.cn/wp-content/uploads/2025/07/15-1-1024x202.png 1024w, //www.yakult-sh.com.cn/wp-content/uploads/2025/07/15-1-300x59.png 300w, //www.yakult-sh.com.cn/wp-content/uploads/2025/07/15-1-768x151.png 768w, //www.yakult-sh.com.cn/wp-content/uploads/2025/07/15-1.png 1280w" sizes="auto, (max-width: 1024px) 100vw, 1024px" /></figure></div> <p>鎸夌収涓婅堪鏂规硶锛屽垱寤哄嚭鎵€鏈?涓厓绱犳ā鏉裤€傚畬鏁寸殑閰嶇疆杩囩▼鍙傝锛氶攨鐐塤鍏冪礌妯℃澘.csv</p> <div class="wp-block-file aligncenter"><a id="wp-block-file--media-ce855b91-cee5-480c-957f-83f555bcb1c4" href="//www.yakult-sh.com.cn/wp-content/uploads/2025/07/閿呯倝_鍏冪礌妯℃澘.csv">閿呯倝_鍏冪礌妯℃澘</a><a href="//www.yakult-sh.com.cn/wp-content/uploads/2025/07/閿呯倝_鍏冪礌妯℃澘.csv" class="wp-block-file__button wp-element-button" aria-describedby="wp-block-file--media-ce855b91-cee5-480c-957f-83f555bcb1c4" download>涓嬭浇</a></div> <p></p> <div class="wp-block-image"> <figure class="aligncenter size-large is-resized"><img loading="lazy" decoding="async" width="1024" height="558" src="//www.yakult-sh.com.cn/wp-content/uploads/2025/07/16-1-1024x558.png" alt="TDengine IDMP 搴旂敤鍦烘櫙锛氬伐涓氶攨鐐夌洃鎺?- TDengine Database 鏃跺簭鏁版嵁搴? class="wp-image-31883" style="width:673px;height:auto" title="TDengine IDMP 搴旂敤鍦烘櫙锛氬伐涓氶攨鐐夌洃鎺?- TDengine Database 鏃跺簭鏁版嵁搴? srcset="//www.yakult-sh.com.cn/wp-content/uploads/2025/07/16-1-1024x558.png 1024w, //www.yakult-sh.com.cn/wp-content/uploads/2025/07/16-1-300x164.png 300w, //www.yakult-sh.com.cn/wp-content/uploads/2025/07/16-1-768x419.png 768w, //www.yakult-sh.com.cn/wp-content/uploads/2025/07/16-1.png 1280w" sizes="auto, (max-width: 1024px) 100vw, 1024px" /></figure></div> <p></p> <p>璇存槑锛?/p> <ul class="wp-block-list"> <li>灞炴€фā鏉垮彲浠ヨ法鍏冪礌妯℃澘澶嶅埗绮樿创锛屼絾姣忎釜鍏冪礌妯℃澘閲岄兘闇€瑕佸缓鑷繁鐨?KEYWORD銆?/li> <li>IDMP 宸插唴缃簡鍚勭璁¢噺鍗曚綅锛屽鏈夐渶瑕佹墿灞曠殑锛屽彲鍦ㄣ€愬熀纭€搴撱€?>銆愯閲忓崟浣嶃€戦噷鎵╁睍銆傛湰绀轰緥涓紝鎵╁睍浜嗚閲忓崟浣?code>mm/s</code> 鐢ㄥ湪 <code>寮曢鏈鸿酱鎵挎尟鍔?/code>銆?/li> </ul> <div class="wp-block-image"> <figure class="aligncenter size-large is-resized"><img loading="lazy" decoding="async" width="1024" height="558" src="//www.yakult-sh.com.cn/wp-content/uploads/2025/07/17-1-1024x558.png" alt="TDengine IDMP 搴旂敤鍦烘櫙锛氬伐涓氶攨鐐夌洃鎺?- TDengine Database 鏃跺簭鏁版嵁搴? class="wp-image-31884" style="width:675px;height:auto" title="TDengine IDMP 搴旂敤鍦烘櫙锛氬伐涓氶攨鐐夌洃鎺?- TDengine Database 鏃跺簭鏁版嵁搴? srcset="//www.yakult-sh.com.cn/wp-content/uploads/2025/07/17-1-1024x558.png 1024w, //www.yakult-sh.com.cn/wp-content/uploads/2025/07/17-1-300x164.png 300w, //www.yakult-sh.com.cn/wp-content/uploads/2025/07/17-1-768x419.png 768w, //www.yakult-sh.com.cn/wp-content/uploads/2025/07/17-1.png 1280w" sizes="auto, (max-width: 1024px) 100vw, 1024px" /></figure></div> <p></p> <h3 class="wp-block-heading">3.6 鍒涘缓璧勪骇妯″瀷</h3> <p>銆愬厓绱犳祻瑙堝櫒銆?>銆愬厓绱犮€戯紝鎸夊眰绾т緷娆℃瀯寤?<code>鍖栧伐鍘?> 閿呯倝鎴?/code>锛屽湪鍏冪礌 <code>閿呯倝鎴?/code>銆愭柊寤哄瓙鍏冪礌銆?code>閿呯倝1</code> 鍜?<code>閿呯倝2</code>銆?/p> <p>閫夋嫨鍏冪礌 <code>閿呯倝1</code>锛屻€愭柊寤哄瓙鍏冪礌銆戯紝銆愭ā鏉裤€戦€?<code>椋庨亾绯荤粺</code>锛屻€怟EYWORD1銆戝~ <code>1</code></p> <div class="wp-block-image"> <figure class="aligncenter size-large is-resized"><img loading="lazy" decoding="async" width="1024" height="558" src="//www.yakult-sh.com.cn/wp-content/uploads/2025/07/18-1-1024x558.png" alt="TDengine IDMP 搴旂敤鍦烘櫙锛氬伐涓氶攨鐐夌洃鎺?- TDengine Database 鏃跺簭鏁版嵁搴? class="wp-image-31885" style="width:677px;height:auto" title="TDengine IDMP 搴旂敤鍦烘櫙锛氬伐涓氶攨鐐夌洃鎺?- TDengine Database 鏃跺簭鏁版嵁搴? srcset="//www.yakult-sh.com.cn/wp-content/uploads/2025/07/18-1-1024x558.png 1024w, //www.yakult-sh.com.cn/wp-content/uploads/2025/07/18-1-300x164.png 300w, //www.yakult-sh.com.cn/wp-content/uploads/2025/07/18-1-768x419.png 768w, //www.yakult-sh.com.cn/wp-content/uploads/2025/07/18-1.png 1280w" sizes="auto, (max-width: 1024px) 100vw, 1024px" /></figure></div> <p>鎸変笂杩版楠わ紝渚濇閫夋嫨涓嶅悓鐨勫厓绱犳ā鏉垮垱寤哄嚭 <code>閿呯倝1</code> 鍜?<code>閿呯倝2</code> 鐨勬墍鏈夊瓙鍏冪礌銆傛渶缁堝緱鍒拌祫浜фā鍨嬪涓嬶細</p> <div class="wp-block-image"> <figure class="aligncenter size-large is-resized"><img loading="lazy" decoding="async" width="1024" height="558" src="//www.yakult-sh.com.cn/wp-content/uploads/2025/07/19-1-1024x558.png" alt="TDengine IDMP 搴旂敤鍦烘櫙锛氬伐涓氶攨鐐夌洃鎺?- TDengine Database 鏃跺簭鏁版嵁搴? class="wp-image-31886" style="width:677px;height:auto" title="TDengine IDMP 搴旂敤鍦烘櫙锛氬伐涓氶攨鐐夌洃鎺?- TDengine Database 鏃跺簭鏁版嵁搴? srcset="//www.yakult-sh.com.cn/wp-content/uploads/2025/07/19-1-1024x558.png 1024w, //www.yakult-sh.com.cn/wp-content/uploads/2025/07/19-1-300x164.png 300w, //www.yakult-sh.com.cn/wp-content/uploads/2025/07/19-1-768x419.png 768w, //www.yakult-sh.com.cn/wp-content/uploads/2025/07/19-1.png 1280w" sizes="auto, (max-width: 1024px) 100vw, 1024px" /></figure></div> <p></p> <p>鍦ㄣ€愬厓绱犳祻瑙堝櫒銆戜腑锛孖DMP 浼氳嚜鍔ㄦ牴鎹祫浜фā鍨嬬殑璺緞淇℃伅锛屼互鏍戝舰缁撴瀯鐨勬柟寮忓睍绀鸿缃殑鐩戞帶鍙傛暟銆?/p> <h3 class="wp-block-heading">3.7 浣撻獙 AI 鐢熸垚闈㈡澘</h3> <ul class="wp-block-list"> <li>鍦ㄥ乏渚ц祫婧愭祻瑙堝櫒涓紝鐐瑰嚮 <code>鍖栧伐鍘?> 閿呯倝鎴?> 閿呯倝1 > 鐐夎啗绯荤粺</code> 鍏冪礌锛岄€氳繃涓婃柟璺緞瀵艰埅鑿滃崟閫夋嫨銆愰潰鏉裤€戯紝璺宠浆鑷宠鍏冪礌鐨?AI 鎺ㄨ崘闈㈡澘椤甸潰銆?/li> <li>绛夊緟 AI 鐢熸垚闈㈡澘鎺ㄨ崘鍚庯紝鎮ㄥ彲鏍规嵁闇€姹傝繘琛岄€夋嫨锛屼緥濡傦細鈥滆繃鍘讳竴灏忔椂姣忓垎閽熺殑鐐夎啗鍘嬪姏 (C)鍙樺寲鈥濓紝鍦ㄦ偍鎰熷叴瓒g殑闈㈡澘鍙充笂鏂圭殑鑿滃崟涓紝鐐瑰嚮銆愮敓鎴愩€戞寜閽€傜瓑寰呴潰鏉跨敓鎴愬悗锛屽彲浠ャ€愭煡鐪嬨€戣闈㈡澘銆?/li> </ul> <div class="wp-block-image"> <figure class="aligncenter size-large is-resized"><img loading="lazy" decoding="async" width="1024" height="558" src="//www.yakult-sh.com.cn/wp-content/uploads/2025/07/20-1-1024x558.png" alt="TDengine IDMP 搴旂敤鍦烘櫙锛氬伐涓氶攨鐐夌洃鎺?- TDengine Database 鏃跺簭鏁版嵁搴? class="wp-image-31887" style="width:681px;height:auto" title="TDengine IDMP 搴旂敤鍦烘櫙锛氬伐涓氶攨鐐夌洃鎺?- TDengine Database 鏃跺簭鏁版嵁搴? srcset="//www.yakult-sh.com.cn/wp-content/uploads/2025/07/20-1-1024x558.png 1024w, //www.yakult-sh.com.cn/wp-content/uploads/2025/07/20-1-300x164.png 300w, //www.yakult-sh.com.cn/wp-content/uploads/2025/07/20-1-768x419.png 768w, //www.yakult-sh.com.cn/wp-content/uploads/2025/07/20-1.png 1280w" sizes="auto, (max-width: 1024px) 100vw, 1024px" /></figure></div> <ul class="wp-block-list"> <li>闈㈡澘鐢熸垚鍚庯紝鎮ㄨ繕鍙互鍦ㄨ闈㈡澘鐨勮鎯呴〉闈腑閫夋嫨銆愰珮绾с€戯紝鏌ョ湅 AI 鍒涘缓闈㈡澘鏃朵娇鐢ㄧ殑 SQL 璇彞锛?/li> </ul> <pre class="wp-block-code"><code>SELECT _wstart,AVG(`鐐夎啗鍘嬪姏 (C)`) AS `鐐夎啗鍘嬪姏 (C)` FROM `idmp`.`vt_鐐夎啗绯荤粺_162502` WHERE _c0 >= now-1h and _c0 <= now INTERVAL(1m);</code></pre> <ul class="wp-block-list"> <li>鐐瑰嚮銆愪繚瀛樸€戯紝鍗冲彲鍦ㄤ笅鏂归潰鏉垮垪琛ㄤ腑鏌ョ湅 <code>鐐夎啗绯荤粺</code> 鍏冪礌涓嬪搴旂殑闈㈡澘銆?/li> </ul> <div class="wp-block-image"> <figure class="aligncenter size-large is-resized"><img loading="lazy" decoding="async" width="1024" height="558" src="//www.yakult-sh.com.cn/wp-content/uploads/2025/07/21-1024x558.png" alt="TDengine IDMP 搴旂敤鍦烘櫙锛氬伐涓氶攨鐐夌洃鎺?- TDengine Database 鏃跺簭鏁版嵁搴? class="wp-image-31888" style="width:679px;height:auto" title="TDengine IDMP 搴旂敤鍦烘櫙锛氬伐涓氶攨鐐夌洃鎺?- TDengine Database 鏃跺簭鏁版嵁搴? srcset="//www.yakult-sh.com.cn/wp-content/uploads/2025/07/21-1024x558.png 1024w, //www.yakult-sh.com.cn/wp-content/uploads/2025/07/21-300x164.png 300w, //www.yakult-sh.com.cn/wp-content/uploads/2025/07/21-768x419.png 768w, //www.yakult-sh.com.cn/wp-content/uploads/2025/07/21.png 1280w" sizes="auto, (max-width: 1024px) 100vw, 1024px" /></figure></div> <p></p> <h3 class="wp-block-heading">3.8 浣撻獙 AI 鍒嗘瀽</h3> <ul class="wp-block-list"> <li>鍦ㄥ乏渚ц祫婧愭祻瑙堝櫒涓紝鐐瑰嚮 <code>鍖栧伐鍘?> 閿呯倝鎴?> 閿呯倝1 > 鐐夎啗绯荤粺</code> 鍏冪礌锛岄€氳繃涓婃柟璺緞瀵艰埅鑿滃崟閫夋嫨銆愬垎鏋愩€戯紝璺宠浆鑷宠鍏冪礌鐨?AI 鎺ㄨ崘鍒嗘瀽椤甸潰銆?/li> <li>绛夊緟 AI 鐢熸垚鍒嗘瀽闂鎺ㄨ崘鍚庯紝鎮ㄥ彲浠ユ牴鎹渶姹傝繘琛岄€夋嫨锛屼緥濡傦細鈥滅倝鑶涚郴缁?鐐夎啗绯荤粺鐨勫疄鏃剁倝鑶涗笂閮ㄦ俯搴﹁秴杩?00掳C鎸佺画瓒呰繃15鍒嗛挓鏃讹紝涓ラ噸鍛婅锛岃绠楀钩鍧囨俯搴?浜嬩欢绐楀彛鈥濓紝鐐瑰嚮鎮ㄦ劅鍏磋叮鐨勯棶棰橀摼鎺ワ紝浠ヨ繘鍏ュ垎鏋愮紪杈戦〉闈紝鐐瑰嚮椤甸潰鏈€涓嬫柟鐨勩€愪繚瀛樸€戙€?/li> </ul> <div class="wp-block-image"> <figure class="aligncenter size-large is-resized"><img loading="lazy" decoding="async" width="1024" height="558" src="//www.yakult-sh.com.cn/wp-content/uploads/2025/07/22-1024x558.png" alt="TDengine IDMP 搴旂敤鍦烘櫙锛氬伐涓氶攨鐐夌洃鎺?- TDengine Database 鏃跺簭鏁版嵁搴? class="wp-image-31892" style="width:645px;height:auto" title="TDengine IDMP 搴旂敤鍦烘櫙锛氬伐涓氶攨鐐夌洃鎺?- TDengine Database 鏃跺簭鏁版嵁搴? srcset="//www.yakult-sh.com.cn/wp-content/uploads/2025/07/22-1024x558.png 1024w, //www.yakult-sh.com.cn/wp-content/uploads/2025/07/22-300x164.png 300w, //www.yakult-sh.com.cn/wp-content/uploads/2025/07/22-768x419.png 768w, //www.yakult-sh.com.cn/wp-content/uploads/2025/07/22.png 1280w" sizes="auto, (max-width: 1024px) 100vw, 1024px" /></figure></div> <p></p> <ul class="wp-block-list"> <li>閫€鍥炲埌鍒嗘瀽鍒楄〃涓紝鍗冲彲鏌ョ湅瀵瑰簲鐨勫垎鏋愩€?/li> </ul> <div class="wp-block-image"> <figure class="aligncenter size-large is-resized"><img loading="lazy" decoding="async" width="1024" height="558" src="//www.yakult-sh.com.cn/wp-content/uploads/2025/07/23-1024x558.png" alt="TDengine IDMP 搴旂敤鍦烘櫙锛氬伐涓氶攨鐐夌洃鎺?- TDengine Database 鏃跺簭鏁版嵁搴? class="wp-image-31898" style="width:646px;height:auto" title="TDengine IDMP 搴旂敤鍦烘櫙锛氬伐涓氶攨鐐夌洃鎺?- TDengine Database 鏃跺簭鏁版嵁搴? srcset="//www.yakult-sh.com.cn/wp-content/uploads/2025/07/23-1024x558.png 1024w, //www.yakult-sh.com.cn/wp-content/uploads/2025/07/23-300x164.png 300w, //www.yakult-sh.com.cn/wp-content/uploads/2025/07/23-768x419.png 768w, //www.yakult-sh.com.cn/wp-content/uploads/2025/07/23.png 1280w" sizes="auto, (max-width: 1024px) 100vw, 1024px" /></figure></div> <p></p> <h2 class="wp-block-heading">4. 鏇村</h2> <p>闄や簡浣跨敤浜戞湇鍔′互澶栵紝TDengine 杩樻敮鎸佷互绉佹湁鍖栭儴缃层€備负浜嗙畝鍖栭儴缃诧紝鎴戜滑鎻愪緵浜?Ansible锛?Docker/Dcoker Compose锛?Helm 绛夊绉嶉儴缃叉柟寮忥紝璇﹁锛?a href="//github.com/taosdata/tdengine-idmp-deployment" rel="nofollow noopener" target="_blank">//github.com/taosdata/tdengine-idmp-deployment</a></p> <h2 class="wp-block-heading">5. 鏋勫缓璧勪骇妯″瀷鐨勫缓璁?/h2> <ul class="wp-block-list"> <li>鏈ず渚嬫槸鍏稿瀷鐨勫伐涓?OPC 鈥滃崟鍒楁ā鍨嬧€濈殑鍦烘櫙銆備絾鍚岀被璁惧鏈夊涓紝鍦?IDMP 涓€氳繃鍏冪礌妯℃澘鍘诲垱寤鸿祫浜фā鍨嬶紝涓嶄粎鎶娾€滃崟鍒楁ā鍨嬧€濊浆鎹负鈥滃鍒楁ā鍨嬧€濓紝骞朵笖娣诲姞鍚岀被璁惧鐨勬晥鐜囦篃澶уぇ鎻愬崌銆?/li> <li>鏈ず渚嬩腑锛岃澶囷紙閿呯倝锛夌殑瀛愬厓绱犺緝澶氾紝灞炴€т篃杈冨锛岄渶閰嶇疆7涓厓绱犳ā鏉裤€侷DMP 浠婂悗鐨勭増鏈紝灏嗘敮鎸佺敤 CSV 缂栬緫璧勪骇妯″瀷锛屼笂浼狅紝鎵归噺鍒涘缓锛屽彲浠ヨ繘涓€姝ユ彁楂樿祫浜фā鍨嬬殑鏋勫缓閫熷害銆?/li> </ul> <h2 class="wp-block-heading">6. 灏忕粨</h2> <p>鏈枃浠?Step by Step 鐨勬柟寮忥紝浠嬬粛浜嗗浣曚娇鐢?KEPServer + TDengine TSDB + TDengine IDMP 蹇€熸惌寤轰竴涓?宸ヤ笟瑁呯疆 鐨勭洃鎺х郴缁熴€備互寰€闇€瑕佸嚑澶┿€佺敋鑷冲嚑鍛紝骞惰繘琛岀箒鐞愮殑閰嶇疆銆佽皟璇曟墠鑳芥惌寤鸿捣鏉ョ殑绯荤粺锛屼娇鐢?TDengine IDMP 鍚庯紝30鍒嗛挓鍐呭嵆鍙悶瀹氥€傛棩鍚庯紝濡傛灉鏈夋柊鐨勮缃€佽澶囩郴缁熼渶瑕佽绾冲叆鍒扮洃鎺х郴缁熶腑锛屽彧闇€閫夋嫨鍏冪礌妯℃澘鍒涘缓鍏冪礌鍗冲彲銆傚鏋滅洃鎺х殑鐐逛綅鏈夊彉鏇存垨鏂板锛屼粎闇€鏇存柊鍏冪礌妯℃澘閲岀浉搴旂殑灞炴€фā鏉垮嵆鍙紝鏃犻渶鎿嶄綔鍏朵粬鍦版柟銆?/p> <p>鎼缓鏁翠釜鐩戞帶绯荤粺鐨勫伐浣滃嚑涔庨兘鍦?KEPServer 鐨勯厤缃?浠ュ強 鏋勫缓璧勪骇妯″瀷锛屾棤闇€缂栧啓澶嶆潅鐨?SQL 璇彞锛屾棤闇€鑴氭湰鍜屽叾浠栭厤缃紝鏃犻渶瀛︿範 Grafana锛屾棤闇€浜嗚В澶氬皯 宸ヤ笟瑁呯疆 鐭ヨ瘑锛屽嵆鍙交鏉炬帉鎻?宸ヤ笟瑁呯疆 鐨勮繍琛岀姸鎬侊紝瀹炴椂鐩戞帶鍜屽垎鏋?宸ヤ笟瑁呯疆 鐨勫伐鍐靛苟閲囧彇鐩稿簲鎺柦銆?/p> <div class="gb-container gb-container-d5adf025"> <p class="has-accent-color has-text-color"><strong>鏇村浜偣</strong> >></p> <ul class="wp-block-list"> <li><a href="/tdengine/simplified_solution_for_time-series_data_processing">鏋佺畝鐨勬椂搴忔暟鎹钩鍙?/a></li> <li><a href="/tdengine/cloud_native_time-series_database">浜戝師鐢熸椂搴忔暟鎹簱</a></li> <li><a href="/tdengine/open_source_time-series_database">寮€婧愮殑鏃跺簭鏁版嵁搴?/a></li> <li><a href="/tdengine/easy_data_analytics">寮哄ぇ鑰屽張绠€鍗曟槗鐢ㄧ殑鏁版嵁鍒嗘瀽鑳藉姏</a></li> <li><a href="/tdengine/ease_of_use">绠€鍗曟槗鐢ㄧ殑鏃跺簭鏁版嵁搴?/a></li> <li><a href="/tdengine/sql-support">鏀寔 SQL 骞跺鏃跺簭鏁版嵁澶勭悊杩涜鎵╁睍</a></li> </ul> </div>]]></content:encoded> </item> <item> <title>TDengine IDMP 搴旂敤鍦烘櫙锛氱儫鑽夊埗涓?/title> <link>//www.yakult-sh.com.cn/tobacco-autonomous-monitoring</link> <dc:creator><![CDATA[灏廡]]></dc:creator> <pubDate>Tue, 29 Jul 2025 04:15:39 +0000</pubDate> <category><![CDATA[IDMP搴旂敤鍦烘櫙]]></category> <guid isPermaLink="false">//www.yakult-sh.com.cn/?page_id=31788</guid> <description><![CDATA[鍩轰簬杞婚噺閲囬泦宸ュ叿蹇€熻幏鍙栫儤涓濇満绛夎澶囧伐鑹哄弬鏁帮紙娓╁害/婀垮害/鑳借€楋級锛屽啓鍏?鈥婽Dengine TSDB鈥?鏃跺簭鏁版嵁搴擄紝閫氳繃 鈥婽Dengine IDMP鈥?鐨?鈥婣I 鑳藉姏鑷姩鐢熸垚鍙鍖栫湅鏉夸笌瀹炴椂鍒嗘瀽锛屸€嬪垎閽熺骇鎼缓楂樻晥銆佹櫤鑳界殑鍒朵笣宸ヨ壓鐩戞帶鏂规鈥嬨€俔]></description> <content:encoded><![CDATA[ <h2 class="wp-block-heading">1. 绠€浠?/h2> <p>鏈枃浠ュ埗涓濊溅闂村伐鑹虹洃鎺т负渚嬶紝浠嬬粛濡備綍閫氳繃杞婚噺鍖栭噰闆嗗伐鍏峰揩閫熻幏鍙栧埗涓濆伐鑹轰腑鐑樹笣鏈虹瓑璁惧鐨勮繍琛屽弬鏁板強宸ヨ壓鎸囨爣锛堝娓╁害銆佹箍搴︺€佽兘鑰楃瓑锛夛紝骞跺皢鏁版嵁鍐欏叆TDengine鏃跺簭鏁版嵁搴擄紙<a href="//www.yakult-sh.com.cn/tsdb" data-internallinksmanager029f6b8e52c="8" title="TSDB" target="_blank" rel="noopener">TSDB</a>锛夈€傞殢鍚庡€熷姪 <a href="//www.yakult-sh.com.cn/idmp" data-internallinksmanager029f6b8e52c="15" title="TDengine IDMP">IDMP</a>锛屽埄鐢?AI 鑷姩鐢熸垚鍙鍖栫湅鏉垮拰瀹炴椂鍒嗘瀽锛屽疄鐜板垎閽熺骇鎼缓楂樻晥銆佹櫤鑳界殑鍒朵笣宸ヨ壓鐩戞帶鏂规銆?/p> <div class="gb-container gb-container-d5adf025"> <p class="has-accent-color has-text-color"><strong>鏇村浜偣</strong> >></p> <ul class="wp-block-list"> <li><a href="/tdengine/simplified_solution_for_time-series_data_processing">鏋佺畝鐨勬椂搴忔暟鎹钩鍙?/a></li> <li><a href="/tdengine/cloud_native_time-series_database">浜戝師鐢熸椂搴忔暟鎹簱</a></li> <li><a href="/tdengine/open_source_time-series_database">寮€婧愮殑鏃跺簭鏁版嵁搴?/a></li> <li><a href="/tdengine/easy_data_analytics">寮哄ぇ鑰屽張绠€鍗曟槗鐢ㄧ殑鏁版嵁鍒嗘瀽鑳藉姏</a></li> <li><a href="/tdengine/ease_of_use">绠€鍗曟槗鐢ㄧ殑鏃跺簭鏁版嵁搴?/a></li> <li><a href="/tdengine/sql-support">鏀寔 SQL 骞跺鏃跺簭鏁版嵁澶勭悊杩涜鎵╁睍</a></li> </ul> </div> <div class="wp-block-image"> <figure class="aligncenter size-large is-resized"><img loading="lazy" decoding="async" width="1024" height="383" src="//www.yakult-sh.com.cn/wp-content/uploads/2025/07/1-1-1024x383.png" alt="TDengine IDMP 搴旂敤鍦烘櫙锛氱儫鑽夊埗涓?- TDengine Database 鏃跺簭鏁版嵁搴? class="wp-image-31791" style="width:430px;height:auto" title="TDengine IDMP 搴旂敤鍦烘櫙锛氱儫鑽夊埗涓?- TDengine Database 鏃跺簭鏁版嵁搴? srcset="//www.yakult-sh.com.cn/wp-content/uploads/2025/07/1-1-1024x383.png 1024w, //www.yakult-sh.com.cn/wp-content/uploads/2025/07/1-1-300x112.png 300w, //www.yakult-sh.com.cn/wp-content/uploads/2025/07/1-1-768x287.png 768w, //www.yakult-sh.com.cn/wp-content/uploads/2025/07/1-1.png 1280w" sizes="auto, (max-width: 1024px) 100vw, 1024px" /></figure></div> <p></p> <p>鍦ㄨ鏂规涓紝<strong>TDengine TSDB + TDengine IDMP</strong> 鐨勭粍鍚堣兘澶熷甫鏉ュ洓澶т紭鍔匡細</p> <ol start="1" class="wp-block-list"> <li><strong>蹇€熸暟鎹鍏?/strong>锛歍Dengine IDMP 涓?TDengine TSDB 鏃犵紳闆嗘垚锛屽綋鐑樹笣鍑哄彛娓╁害銆佸喎搴婂嚭鍙f按鍒嗐€佸姞棣欓噺绛夌洃鎺ф暟鎹啓鍏?TSDB 鍚庯紝鍙繀閫熷鍏?IDMP锛屽苟浠ユ爲褰㈢粨鏋勬竻鏅板睍绀鸿澶囧強宸ヨ壓璧勪骇锛屽揩閫熷睍绀哄埗涓濇祦绋嬨€?/li> <li><strong>鏃犻棶鏅烘帹锛屾暟鎹嚜椹卞姩</strong>锛氭棤闇€鍦?TDengine 渚ц繘琛岄澶栭厤缃垨缂栧啓鑴氭湰锛孖DMP 浼氬熀浜庨噰闆嗙殑鏁版嵁鑷姩璇嗗埆鍒朵笣宸ヨ壓鍦烘櫙锛岃嚜鍔ㄧ敓鎴愬彲瑙嗗寲闈㈡澘涓庡疄鏃堕璀︼紝纭繚鐢熶骇鐘舵€侀€忔槑鍙帶銆?/li> <li><strong>鏅鸿兘闂暟锛岄殢闂殢绛?/strong>锛氭棤闇€ SQL 鎴栬剼鏈紝鍙渶鐢ㄨ嚜鐒惰瑷€鎻愬嚭鍒嗘瀽鎴栫洃鎺ч渶姹傦紝IDMP 鍗冲彲鑷姩鐢熸垚鍙鍖栧浘琛ㄤ笌鍒嗘瀽缁撴灉锛屽ぇ骞呴檷浣庡伐鑹烘暟鎹垎鏋愮殑闂ㄦ銆?/li> <li><strong>鏂拌澶囪嚜鍔ㄦ帴鍏?/strong>锛氭柊澧炲垏涓濇満銆佸姞棣欐満绛夎澶囨椂锛屽彧闇€瀹屾垚閲囬泦閰嶇疆锛屾棤闇€鍦?TDengine 涓澶栨搷浣滐紝鏁版嵁鍗冲彲鑷姩绾冲叆鐩戞帶锛屾渶澶х▼搴﹂檷浣庤繍缁存垚鏈€?/li> </ol> <h2 class="wp-block-heading">2. 鍓嶆彁鏉′欢</h2> <ul class="wp-block-list"> <li>TDengine 浜戞湇鍔″疄渚嬨€傚鏋滄偍娌℃湁鍙敤鐨?TDengine 浜戞湇鍔″疄渚嬶紝鍙互<a href="//cloud.yakult-sh.com.cn/auth" rel="nofollow noopener" target="_blank">鍏嶈垂娉ㄥ唽</a></li> <li>KEPServer 鐜宸插叿澶囥€傜ず渚嬫湇鍔″櫒IP鍦板潃锛?92.168.1.66</li> </ul> <h2 class="wp-block-heading">3. 閰嶇疆鎸囧崡</h2> <h3 class="wp-block-heading">3.1 鍒涘缓 IDMP 浜戞湇鍔″疄渚?/h3> <ol start="1" class="wp-block-list"> <li>浣跨敤鎮ㄧ殑璐﹀彿锛岀櫥褰?<a href="//cloud.yakult-sh.com.cn/auth/login" rel="nofollow noopener" target="_blank">TDengine Cloud</a>锛屽湪寮瑰嚭鐨?TDengine 瀹炰緥閫夋嫨妗嗕腑锛岄€夋嫨鈥淚DMP锛堝伐涓氭暟鎹鐞嗗钩鍙帮級鈥濄€?/li> <li>鍦ㄥ疄渚嬮厤缃〉闈紝鍒嗗埆閰嶇疆 IDMP 瀹炰緥鍜?TSDB 瀹炰緥鐨勪俊鎭拰璁¤垂鏂规锛?<ul class="wp-block-list"> <li>IDMP锛堝伐涓氭暟鎹鐞嗗钩鍙帮級锛?<ul class="wp-block-list"> <li>瀹炰緥鍚嶇О锛歵obacco-idmp</li> <li>璁¤垂鏂规锛欼DMP-鍏ラ棬鐗?/li> </ul> </li> <li>TSDB锛?a href="//www.yakult-sh.com.cn/" data-internallinksmanager029f6b8e52c="2" title="鏃跺簭鏁版嵁搴? target="_blank" rel="noopener">鏃跺簭鏁版嵁搴?/a>锛?<ul class="wp-block-list"> <li>瀹炰緥鍚嶇О锛歵obacco-tsdb</li> <li>璁¤垂鏂规锛氬叆闂ㄧ増</li> </ul> </li> </ul> </li> <li>绛夊緟 IDMP 瀹炰緥鍚姩鍚庯紝閫夋嫨鍔犺浇涓€涓満鏅殑绀轰緥鏁版嵁锛屽嵆鍙繘鍏?IDMP 浜戞湇鍔$殑涓婚〉闈€?/li> </ol> <p>璇存槑锛歍Dengine IDMP 鏈嶅姟榛樿浣跨敤 TDengine TSDB 浣滀负鍏舵暟鎹簮锛屽湪 IDMP 浜戞湇鍔″疄渚嬪垱寤鸿繃绋嬩腑锛屼細鑷姩鍒涘缓涓€涓互涓?TSDB 鐨勮繛鎺ャ€?/p> <h3 class="wp-block-heading">3.2 鍒涘缓 TSDB 浜戞湇鍔″疄渚?/h3> <ol start="1" class="wp-block-list"> <li>杩涘叆 IDMP 浜戞湇鍔″疄渚嬬殑涓婚〉闈㈠悗锛岀偣鍑诲彸涓婅涓嬫媺鑿滃崟涓殑銆愮鐞嗗悗鍙般€戙€?/li> <li>鍦ㄧ鐞嗗悗鍙伴〉闈㈢偣鍑汇€愪簯璧勬簮绠$悊銆戯紝杩涘叆浜戣祫婧愮鐞嗛〉闈€?/li> <li>鍦ㄥ疄渚嬪垪琛ㄤ腑鎵惧埌 tobacco-tsdb 瀹炰緥锛岀偣鍑汇€怲SDB 浜戞湇鍔°€戯紝杩涘叆 TSDB 浜戞湇鍔¢〉闈€?/li> <li>鍦ㄥ乏渚х偣鍑汇€愭暟鎹祻瑙堝櫒銆戯紝鍦ㄦ暟鎹祻瑙堝櫒椤甸潰鐐瑰嚮銆愬垱寤烘暟鎹簱銆戙€?/li> <li>璁剧疆鏁版嵁搴撳悕绉颁负 db_tobacco锛屽畬鎴?DB 鍒涘缓銆?/li> </ol> <h3 class="wp-block-heading">3.3 閰嶇疆 KEPServer 鏁版嵁婧?/h3> <p>璇峰湪 KEPServer 鏈嶅姟鍣ㄤ腑瀵煎叆鐐逛綅鏁版嵁锛氬埗涓濊溅闂?csv锛屾煇鍗风儫鍘傚埗涓濊溅闂碅绾裤€丅绾跨殑娴嬬偣鍒楄〃銆傝涓嬪浘锛?/p> <div class="wp-block-file aligncenter"><a id="wp-block-file--media-1a0cbcb2-cc7f-433d-89f7-142f9d88929f" href="//www.yakult-sh.com.cn/wp-content/uploads/2025/07/鍒朵笣杞﹂棿-2.csv">鍒朵笣杞﹂棿</a><a href="//www.yakult-sh.com.cn/wp-content/uploads/2025/07/鍒朵笣杞﹂棿-2.csv" class="wp-block-file__button wp-element-button" aria-describedby="wp-block-file--media-1a0cbcb2-cc7f-433d-89f7-142f9d88929f" download>涓嬭浇</a></div> <p></p> <div class="wp-block-image"> <figure class="aligncenter size-large is-resized"><img loading="lazy" decoding="async" width="1024" height="522" src="//www.yakult-sh.com.cn/wp-content/uploads/2025/07/2-3-1024x522.png" alt="TDengine IDMP 搴旂敤鍦烘櫙锛氱儫鑽夊埗涓?- TDengine Database 鏃跺簭鏁版嵁搴? class="wp-image-31817" style="width:692px;height:auto" title="TDengine IDMP 搴旂敤鍦烘櫙锛氱儫鑽夊埗涓?- TDengine Database 鏃跺簭鏁版嵁搴? srcset="//www.yakult-sh.com.cn/wp-content/uploads/2025/07/2-3-1024x522.png 1024w, //www.yakult-sh.com.cn/wp-content/uploads/2025/07/2-3-300x153.png 300w, //www.yakult-sh.com.cn/wp-content/uploads/2025/07/2-3-768x392.png 768w, //www.yakult-sh.com.cn/wp-content/uploads/2025/07/2-3.png 1280w" sizes="auto, (max-width: 1024px) 100vw, 1024px" /></figure></div> <p></p> <h3 class="wp-block-heading">3.4 闆朵唬鐮侀噰闆?KEPServer 鏁版嵁</h3> <p>杩愯 tobacco-tsdb 瀹炰緥锛屽垱寤?OPC UA鏁版嵁閲囬泦浠诲姟銆?/p> <p>鍥犱负鏈ず渚嬩娇鐢ㄧ殑浜戞湇鍔″湪澶栫綉锛岄渶瑕佸湪鑳借闂埌 KEPServer 鎵€鍦ㄧ殑鍐呯綉鐨勬煇鍙拌绠楁満涓婂畨瑁?taosX Agent锛屼互纭繚 TSDB 鑳借闂埌 OPC Server銆傛湰绀轰緥鎶?taosX Agent 瀹夎鍦ㄦ湰鍦版湇鍔″櫒<code>192.168.1.66</code></p> <div class="wp-block-image"> <figure class="aligncenter size-large is-resized"><img loading="lazy" decoding="async" width="1024" height="984" src="//www.yakult-sh.com.cn/wp-content/uploads/2025/07/3-1-1024x984.png" alt="TDengine IDMP 搴旂敤鍦烘櫙锛氱儫鑽夊埗涓?- TDengine Database 鏃跺簭鏁版嵁搴? class="wp-image-31819" style="width:390px;height:auto" title="TDengine IDMP 搴旂敤鍦烘櫙锛氱儫鑽夊埗涓?- TDengine Database 鏃跺簭鏁版嵁搴? srcset="//www.yakult-sh.com.cn/wp-content/uploads/2025/07/3-1-1024x984.png 1024w, //www.yakult-sh.com.cn/wp-content/uploads/2025/07/3-1-300x288.png 300w, //www.yakult-sh.com.cn/wp-content/uploads/2025/07/3-1-768x738.png 768w, //www.yakult-sh.com.cn/wp-content/uploads/2025/07/3-1.png 1176w" sizes="auto, (max-width: 1024px) 100vw, 1024px" /></figure></div> <div class="wp-block-image"> <figure class="aligncenter size-large is-resized"><img loading="lazy" decoding="async" width="1024" height="718" src="//www.yakult-sh.com.cn/wp-content/uploads/2025/07/4-1-1024x718.png" alt="TDengine IDMP 搴旂敤鍦烘櫙锛氱儫鑽夊埗涓?- TDengine Database 鏃跺簭鏁版嵁搴? class="wp-image-31820" style="width:656px;height:auto" title="TDengine IDMP 搴旂敤鍦烘櫙锛氱儫鑽夊埗涓?- TDengine Database 鏃跺簭鏁版嵁搴? srcset="//www.yakult-sh.com.cn/wp-content/uploads/2025/07/4-1-1024x718.png 1024w, //www.yakult-sh.com.cn/wp-content/uploads/2025/07/4-1-300x210.png 300w, //www.yakult-sh.com.cn/wp-content/uploads/2025/07/4-1-768x539.png 768w, //www.yakult-sh.com.cn/wp-content/uploads/2025/07/4-1.png 1280w" sizes="auto, (max-width: 1024px) 100vw, 1024px" /></figure></div> <p></p> <p>鍒涘缓鏁版嵁鍐欏叆浠诲姟 <code>DataIn_Tobacco</code>锛岀被鍨嬩负 <code>OPC-UA</code>锛屽垱寤轰唬鐞?<code>opcuaAgent</code>锛屾寜鎻愮ず灏嗙鐐瑰拰鐢熸垚鐨勪护鐗屽鍒跺埌鏈湴鏈嶅姟鍣ㄤ笂鐨?<code>agent.toml</code> 鏂囦欢锛屽惎鍔?code>taosX Agent</code>鏈嶅姟锛屻€愭鏌ヤ唬鐞嗘槸鍚﹁繛鎺ユ甯搞€戙€?/p> <p>鍦ㄣ€愯繛鎺ラ厤缃€戯紝濉啓鏈嶅姟鍦板潃 <code>192.168.1.66:49320</code>锛岄€夋嫨OPC UA閰嶇疆鐨勫畨鍏ㄦā寮忥紝妫€鏌ヨ繛閫氭€с€?/p> <p>濡傛灉鎻愮ず <code>鎮ㄧ殑鏁版嵁婧愬彲浠ヨ繛閫?/code>锛?鍒欒鏄?KEPServer 鐨?OPC-UA 宸茶兘姝e父璁块棶銆?/p> <p>鍦ㄣ€愮偣浣嶉泦銆?>銆愰€夋嫨鏁版嵁鐐逛綅銆戯紝鏍硅妭鐐笽D 濉啓 <code>ns=2;s=鏌愬嵎鐑熷巶</code>锛岀偣鍑烩€滈瑙堚€濓紝濡備笅鍥炬墍绀恒€傝缃噰闆嗘ā寮忎负 <code>observe</code>閲囬泦闂撮殧 <code>5</code>绉掋€佺偣浣嶆洿鏂版ā寮?code>update</code>锛屽叾浣欓噰鐢ㄩ粯璁ゅ€笺€?/p> <div class="wp-block-image"> <figure class="aligncenter size-large is-resized"><img loading="lazy" decoding="async" width="1024" height="558" src="//www.yakult-sh.com.cn/wp-content/uploads/2025/07/5-1024x558.png" alt="TDengine IDMP 搴旂敤鍦烘櫙锛氱儫鑽夊埗涓?- TDengine Database 鏃跺簭鏁版嵁搴? class="wp-image-31796" style="width:778px;height:auto" title="TDengine IDMP 搴旂敤鍦烘櫙锛氱儫鑽夊埗涓?- TDengine Database 鏃跺簭鏁版嵁搴? srcset="//www.yakult-sh.com.cn/wp-content/uploads/2025/07/5-1024x558.png 1024w, //www.yakult-sh.com.cn/wp-content/uploads/2025/07/5-300x164.png 300w, //www.yakult-sh.com.cn/wp-content/uploads/2025/07/5-768x419.png 768w, //www.yakult-sh.com.cn/wp-content/uploads/2025/07/5.png 1280w" sizes="auto, (max-width: 1024px) 100vw, 1024px" /></figure></div> <p></p> <p>銆愭柊澧炪€戞垚鍔燂紝銆愭煡鐪嬨€戜换鍔$姸鎬併€傛樉绀虹郴缁熷凡鑷姩鍒涘缓琛ㄥ苟鍐欏叆鏁版嵁銆?/p> <div class="wp-block-image"> <figure class="aligncenter size-large is-resized"><img loading="lazy" decoding="async" width="1280" height="732" src="//www.yakult-sh.com.cn/wp-content/uploads/2025/07/6-1024x586.png" alt="TDengine IDMP 搴旂敤鍦烘櫙锛氱儫鑽夊埗涓?- TDengine Database 鏃跺簭鏁版嵁搴? class="wp-image-31798" style="width:772px;height:auto" title="TDengine IDMP 搴旂敤鍦烘櫙锛氱儫鑽夊埗涓?- TDengine Database 鏃跺簭鏁版嵁搴? srcset="//www.yakult-sh.com.cn/wp-content/uploads/2025/07/6-1024x586.png 1024w, //www.yakult-sh.com.cn/wp-content/uploads/2025/07/6-300x172.png 300w, //www.yakult-sh.com.cn/wp-content/uploads/2025/07/6-768x439.png 768w, //www.yakult-sh.com.cn/wp-content/uploads/2025/07/6.png 1280w" sizes="auto, (max-width: 1280px) 100vw, 1280px" /></figure></div> <p></p> <h3 class="wp-block-heading">3.5 鍒涘缓璧勪骇鐩綍</h3> <p>鍦ㄥ厓绱犳祻瑙堝櫒鐨勯〉闈紝鍦?code>鍏冪礌</code>鐨勬牴鐩綍涓嬮€愮骇鍒涘缓鏍戝舰璧勪骇鐩綍<code>鍏冪礌>鍗风儫鍒朵笣鍦烘櫙Demo>鏌愬嵎鐑熷巶>鍒朵笣杞﹂棿>A绾?gt;鐑樹笣娈?gt;钖勬澘鐑樹笣>钖勬澘鐑樹笣鏈?/code> 锛屽苟涓旓紝灏嗗厓绱?code>A绾?/code>鍙婂叾瀛愮洰褰曞鍒跺埌<code>鍏冪礌>鍗风儫鍒朵笣鍦烘櫙Demo>鏌愬嵎鐑熷巶>鍒朵笣杞﹂棿</code>涓嬮潰锛屽懡鍚嶄负<code>B绾?/code>銆傛渶缁堢殑璧勪骇鐩綍濡備笅鍥炬墍绀猴細</p> <div class="wp-block-image"> <figure class="aligncenter size-large is-resized"><img loading="lazy" decoding="async" width="1024" height="448" src="//www.yakult-sh.com.cn/wp-content/uploads/2025/07/7-1024x448.png" alt="TDengine IDMP 搴旂敤鍦烘櫙锛氱儫鑽夊埗涓?- TDengine Database 鏃跺簭鏁版嵁搴? class="wp-image-31800" style="width:791px;height:auto" title="TDengine IDMP 搴旂敤鍦烘櫙锛氱儫鑽夊埗涓?- TDengine Database 鏃跺簭鏁版嵁搴? srcset="//www.yakult-sh.com.cn/wp-content/uploads/2025/07/7-1024x448.png 1024w, //www.yakult-sh.com.cn/wp-content/uploads/2025/07/7-300x131.png 300w, //www.yakult-sh.com.cn/wp-content/uploads/2025/07/7-768x336.png 768w, //www.yakult-sh.com.cn/wp-content/uploads/2025/07/7.png 1280w" sizes="auto, (max-width: 1024px) 100vw, 1024px" /></figure></div> <p></p> <h3 class="wp-block-heading">3.6 閰嶇疆鍏冪礌妯℃澘</h3> <p>鍦?code>鍩虹搴?>鍏冪礌妯℃澘</code>鍒涘缓<code>钖勬澘鐑樹笣鏈?/code>妯℃澘锛屽湪<code>鍏冪礌妯℃澘 > 钖勬澘鐑樹笣鏈?> 灞炴€фā鏉?/code>涓垱寤哄睘鎬?code>鍏ュ彛娓╁害</code>銆佽缃€肩被鍨嬩负<code>Float</code>銆佽閲忓崟浣嶅垎绫讳负<code>娓╁害</code>銆侀粯璁よ閲忓崟浣嶅拰鏄剧ず璁¢噺鍗曚綅閮戒负<code>鎽勬皬搴?/code>銆?/p> <p>鏁版嵁寮曠敤绫诲瀷璁剧疆涓哄湪<code>TDengine鎸囨爣</code>銆佹暟鎹紩鐢ㄨ〃杈惧紡璁剧疆涓?code>t_2_鏌愬嵎鐑熷巶_鍒朵笣杞﹂棿_${KEYWORD1}_鐑樹笣娈礯钖勬澘鐑樹笣_钖勬澘鐑樹笣鏈篲钖勬澘鐑樹笣鏈篲鍑哄彛娓╁害</code>锛屽叾涓紝<code>${KEYWORD1}</code>鏄彉閲忋€傚皢鏉ュ湪鍒涘缓鍏冪礌鏃讹紝闇€瑕佸~鍏ユ鍙橀噺鐨勫彇鍊硷紝渚嬪锛?code>A绾?/code>锛屾暟鎹簮灏辫嚜鍔ㄦ寚鍚戝瓙琛?code>t_2_鏌愬嵎鐑熷巶_鍒朵笣杞﹂棿_A绾縚鐑樹笣娈礯钖勬澘鐑樹笣_钖勬澘鐑樹笣鏈篲钖勬澘鐑樹笣鏈篲鍑哄彛娓╁害</code>鐨?code>val</code>鍒椼€傞渶瑕佽鏄庯紝鍒楃殑鍚嶇О涔熸敮鎸佸彉閲忋€?/p> <div class="wp-block-image"> <figure class="aligncenter size-large is-resized"><img loading="lazy" decoding="async" width="1024" height="392" src="//www.yakult-sh.com.cn/wp-content/uploads/2025/07/8-1024x392.png" alt="TDengine IDMP 搴旂敤鍦烘櫙锛氱儫鑽夊埗涓?- TDengine Database 鏃跺簭鏁版嵁搴? class="wp-image-31802" style="width:550px;height:auto" title="TDengine IDMP 搴旂敤鍦烘櫙锛氱儫鑽夊埗涓?- TDengine Database 鏃跺簭鏁版嵁搴? srcset="//www.yakult-sh.com.cn/wp-content/uploads/2025/07/8-1024x392.png 1024w, //www.yakult-sh.com.cn/wp-content/uploads/2025/07/8-300x115.png 300w, //www.yakult-sh.com.cn/wp-content/uploads/2025/07/8-768x294.png 768w, //www.yakult-sh.com.cn/wp-content/uploads/2025/07/8.png 1280w" sizes="auto, (max-width: 1024px) 100vw, 1024px" /></figure></div> <p></p> <div class="wp-block-image"> <figure class="aligncenter size-large is-resized"><img loading="lazy" decoding="async" width="1280" height="724" src="//www.yakult-sh.com.cn/wp-content/uploads/2025/07/9-1024x579.png" alt="TDengine IDMP 搴旂敤鍦烘櫙锛氱儫鑽夊埗涓?- TDengine Database 鏃跺簭鏁版嵁搴? class="wp-image-31803" style="width:774px;height:auto" title="TDengine IDMP 搴旂敤鍦烘櫙锛氱儫鑽夊埗涓?- TDengine Database 鏃跺簭鏁版嵁搴? srcset="//www.yakult-sh.com.cn/wp-content/uploads/2025/07/9-1024x579.png 1024w, //www.yakult-sh.com.cn/wp-content/uploads/2025/07/9-300x170.png 300w, //www.yakult-sh.com.cn/wp-content/uploads/2025/07/9-768x434.png 768w, //www.yakult-sh.com.cn/wp-content/uploads/2025/07/9.png 1280w" sizes="auto, (max-width: 1280px) 100vw, 1280px" /></figure></div> <p></p> <p>閫氳繃<strong>灞炴€х殑澶嶅埗绮樿创</strong>锛屽垎鍒垱寤哄叾浣欑殑鎵€鏈夊睘鎬с€?/p> <div class="wp-block-image"> <figure class="aligncenter size-large is-resized"><img loading="lazy" decoding="async" width="1024" height="499" src="//www.yakult-sh.com.cn/wp-content/uploads/2025/07/10-1024x499.png" alt="TDengine IDMP 搴旂敤鍦烘櫙锛氱儫鑽夊埗涓?- TDengine Database 鏃跺簭鏁版嵁搴? class="wp-image-31804" style="width:768px;height:auto" title="TDengine IDMP 搴旂敤鍦烘櫙锛氱儫鑽夊埗涓?- TDengine Database 鏃跺簭鏁版嵁搴? srcset="//www.yakult-sh.com.cn/wp-content/uploads/2025/07/10-1024x499.png 1024w, //www.yakult-sh.com.cn/wp-content/uploads/2025/07/10-300x146.png 300w, //www.yakult-sh.com.cn/wp-content/uploads/2025/07/10-768x374.png 768w, //www.yakult-sh.com.cn/wp-content/uploads/2025/07/10.png 1280w" sizes="auto, (max-width: 1024px) 100vw, 1024px" /></figure></div> <p></p> <h3 class="wp-block-heading">3.7 鍒涘缓钖勬澘鐑樹笣鏈?/h3> <p>鍦?code>鍗风儫鍒朵笣鍦烘櫙Demo >鏌愬嵎鐑熷巶>鍒朵笣杞﹂棿>A绾?gt;鐑樹笣娈?gt;钖勬澘鐑樹笣>钖勬澘鐑樹笣鏈?/code>涓嬮潰<code>鏂板缓瀛愬厓绱?/code>銆佹ā鏉块€夋嫨<code>钖勬澘鐑樹笣鏈?/code>銆佸叧閿瘝杈撳叆<code>A绾?/code>锛屽嵆鍙垱寤?code>钖勬澘鐑樹笣鏈篲A绾?/code>鍏冪礌銆傛牴鎹悓鏍峰師鐞嗗垱寤?code>钖勬澘鐑樹笣鏈篲B绾?/code>鍏冪礌銆?/p> <div class="wp-block-image"> <figure class="aligncenter size-large is-resized"><img loading="lazy" decoding="async" width="1024" height="523" src="//www.yakult-sh.com.cn/wp-content/uploads/2025/07/11-1024x523.png" alt="TDengine IDMP 搴旂敤鍦烘櫙锛氱儫鑽夊埗涓?- TDengine Database 鏃跺簭鏁版嵁搴? class="wp-image-31805" style="width:765px;height:auto" title="TDengine IDMP 搴旂敤鍦烘櫙锛氱儫鑽夊埗涓?- TDengine Database 鏃跺簭鏁版嵁搴? srcset="//www.yakult-sh.com.cn/wp-content/uploads/2025/07/11-1024x523.png 1024w, //www.yakult-sh.com.cn/wp-content/uploads/2025/07/11-300x153.png 300w, //www.yakult-sh.com.cn/wp-content/uploads/2025/07/11-768x392.png 768w, //www.yakult-sh.com.cn/wp-content/uploads/2025/07/11.png 1280w" sizes="auto, (max-width: 1024px) 100vw, 1024px" /></figure></div> <p></p> <h3 class="wp-block-heading">3.8 鏌ョ湅鍏冪礌淇℃伅</h3> <p>閫変腑<code>钖勬澘鐑樹笣鏈篲A绾?/code>銆侀€夋嫨灞炴€э紝鍗冲彲鏌ョ湅鎵€鏈夊睘鎬с€傚涓嬪浘鎵€绀恒€?/p> <div class="wp-block-image"> <figure class="aligncenter size-large is-resized"><img loading="lazy" decoding="async" width="1024" height="411" src="//www.yakult-sh.com.cn/wp-content/uploads/2025/07/12-1024x411.png" alt="TDengine IDMP 搴旂敤鍦烘櫙锛氱儫鑽夊埗涓?- TDengine Database 鏃跺簭鏁版嵁搴? class="wp-image-31806" style="width:765px;height:auto" title="TDengine IDMP 搴旂敤鍦烘櫙锛氱儫鑽夊埗涓?- TDengine Database 鏃跺簭鏁版嵁搴? srcset="//www.yakult-sh.com.cn/wp-content/uploads/2025/07/12-1024x411.png 1024w, //www.yakult-sh.com.cn/wp-content/uploads/2025/07/12-300x120.png 300w, //www.yakult-sh.com.cn/wp-content/uploads/2025/07/12-768x308.png 768w, //www.yakult-sh.com.cn/wp-content/uploads/2025/07/12.png 1280w" sizes="auto, (max-width: 1024px) 100vw, 1024px" /></figure></div> <p></p> <h3 class="wp-block-heading">3.9 浣撻獙 AI 鐢熸垚闈㈡澘</h3> <ul class="wp-block-list"> <li>鍦ㄥ乏渚ц祫婧愭祻瑙堝櫒涓紝鐐瑰嚮 <code>鏌愬嵎鐑熷巶->鍒朵笣杞﹂棿->A绾?>鐑樹笣娈佃杽鏉?>鐑樹笣钖勬澘鐑樹笣鏈?>钖勬澘鐑樹笣鏈?>鍑哄彛姘村垎</code> 鍏冪礌锛岃烦杞嚦璇ュ厓绱犵殑 AI 鎺ㄨ崘闈㈡澘椤甸潰銆?/li> <li>绛夊緟 AI 鐢熸垚闈㈡澘鎺ㄨ崘鍚庯紝鎮ㄥ彲鏍规嵁闇€姹傝繘琛岄€夋嫨锛屼緥濡傦細鈥滆繃鍘?0鍒嗛挓quality鍙樺寲瓒嬪娍鈥濓紝鍦ㄦ偍鎰熷叴瓒g殑闈㈡澘鍙充笂鏂圭殑鑿滃崟涓紝鐐瑰嚮銆愮敓鎴愩€戞寜閽€?/li> <li>绛夊緟闈㈡澘鐢熸垚鍚庯紝鍦ㄩ潰鏉垮彸涓嬭鐐瑰嚮銆愪繚瀛樸€戯紝鍗冲彲鍦ㄤ笅鏂归潰鏉垮垪琛ㄤ腑鏌ョ湅 <code>鍑哄彛姘村垎</code> 鍏冪礌涓嬪搴旂殑闈㈡澘銆?/li> <li>闈㈡澘鐢熸垚鍚庯紝鎮ㄨ繕鍙互鍦ㄨ闈㈡澘鐨勮鎯呴〉闈腑閫夋嫨銆愰珮绾с€戯紝鏌ョ湅 AI 鍒涘缓闈㈡澘鏃朵娇鐢ㄧ殑 SQL 璇彞锛?/li> </ul> <pre class="wp-block-code"><code>SELECT _wstart,LAST(`quality`) AS `quality` FROM `idmp`.`vt_t_2_鏌愬嵎鐑熷巶_鍒朵笣杞﹂棿_A绾縚鐑樹笣娈礯钖勬澘鐑樹笣_钖勬澘鐑樹笣鏈篲钖勬澘鐑樹笣鏈篲鍏ュ彛姘村垎_913547` WHERE _c0 >= now-10m and _c0 <= now INTERVAL(1m) SLIDING(1m) </code></pre> <h3 class="wp-block-heading">3.10 浣撻獙 AI 鐢熸垚鍒嗘瀽</h3> <ul class="wp-block-list"> <li>鍦ㄥ乏渚ц祫婧愭祻瑙堝櫒涓紝鐐瑰嚮 <code>鏌愬嵎鐑熷巶->鍒朵笣杞﹂棿->A绾?>鐑樹笣娈佃杽鏉?>鐑樹笣钖勬澘鐑樹笣鏈?>钖勬澘鐑樹笣鏈?>鍑哄彛姘村垎</code> 鍏冪礌锛岄€氳繃涓婃柟璺緞瀵艰埅鑿滃崟閫夋嫨銆愬垎鏋愩€戯紝璺宠浆鑷宠鍏冪礌鐨?AI 鎺ㄨ崘鍒嗘瀽椤甸潰銆?/li> <li>绛夊緟 AI 鐢熸垚鍒嗘瀽闂鎺ㄨ崘鍚庯紝鎮ㄥ彲浠ユ牴鎹渶姹傝繘琛岄€夋嫨锛屼緥濡傦細鈥滃叆鍙f按鍒嗘瘡15鍒嗛挓璁$畻涓€娆?0鍒嗛挓鍐呯殑鏈€澶al锛岃鍛?鏃堕棿绐楀彛鈥濓紝鐐瑰嚮鎮ㄦ劅鍏磋叮鐨勯棶棰橀摼鎺ワ紝浠ヨ繘鍏ュ垎鏋愮紪杈戦〉闈紝鐐瑰嚮椤甸潰鏈€涓嬫柟鐨勩€愪繚瀛樸€戙€?/li> <li>閫€鍥炲埌鍒嗘瀽鍒楄〃涓紝鍗冲彲鏌ョ湅瀵瑰簲鐨勫垎鏋愩€?/li> </ul> <div class="wp-block-image"> <figure class="aligncenter size-large is-resized"><img loading="lazy" decoding="async" width="1024" height="579" src="//www.yakult-sh.com.cn/wp-content/uploads/2025/07/13-1024x579.png" alt="TDengine IDMP 搴旂敤鍦烘櫙锛氱儫鑽夊埗涓?- TDengine Database 鏃跺簭鏁版嵁搴? class="wp-image-31807" style="width:777px;height:auto" title="TDengine IDMP 搴旂敤鍦烘櫙锛氱儫鑽夊埗涓?- TDengine Database 鏃跺簭鏁版嵁搴? srcset="//www.yakult-sh.com.cn/wp-content/uploads/2025/07/13-1024x579.png 1024w, //www.yakult-sh.com.cn/wp-content/uploads/2025/07/13-300x170.png 300w, //www.yakult-sh.com.cn/wp-content/uploads/2025/07/13-768x434.png 768w, //www.yakult-sh.com.cn/wp-content/uploads/2025/07/13.png 1280w" sizes="auto, (max-width: 1024px) 100vw, 1024px" /></figure></div> <p></p> <h2 class="wp-block-heading">4. 鏇村</h2> <p>闄や簡浣跨敤浜戞湇鍔′互澶栵紝TDengine 杩樻敮鎸佷互绉佹湁鍖栭儴缃层€備负浜嗙畝鍖栭儴缃诧紝鎴戜滑鎻愪緵浜?Ansible锛?Docker/Dcoker Compose锛?Helm 绛夊绉嶉儴缃叉柟寮忥紝璇﹁锛?a href="//github.com/taosdata/tdengine-idmp-deployment" rel="nofollow noopener" target="_blank">//github.com/taosdata/tdengine-idmp-deployment</a></p> <h2 class="wp-block-heading">5. 灏忕粨</h2> <p>鏈枃浠?Step by Step 鐨勬柟寮忥紝浠嬬粛浜嗗浣曚娇鐢?KEPServer + TDengine TSDB + TDengine IDMP 蹇€熸惌寤轰竴涓?鐑熻崏鍒朵笣鐨勭敓浜х洃鎺х郴缁熴€備互寰€闇€瑕佸嚑澶┿€佺敋鑷冲嚑鍛紝骞惰繘琛岀箒鐞愮殑閰嶇疆銆佽皟璇曟墠鑳芥惌寤鸿捣鏉ョ殑绯荤粺锛屼娇鐢?TDengine IDMP 鍚庯紝浠呴渶瑕佸嚑鍒嗛挓鍗冲彲鎼炲畾銆傛棩鍚庯紝濡傛灉鏈夋柊鐨勮缃€佽澶囩郴缁熼渶瑕佽绾冲叆鍒扮洃鎺х郴缁熶腑锛屽彧闇€娣诲姞鐐逛綅鍗冲彲銆?/p> <p>鎼缓鏁翠釜鐩戞帶绯荤粺鐨勫伐浣滃嚑涔庨兘鍦?KEPServer 鐨勯厤缃笂浜嗭紝鏃犻渶缂栧啓澶嶆潅鐨?SQL 璇彞锛屾棤闇€鑴氭湰鍜屽叾浠栭厤缃紝鏃犻渶瀛︿範 Grafana锛屾棤闇€浜嗚В澶氬皯 鐑熻崏鍒堕€?鐨勭煡璇嗭紝鍗冲彲杞绘澗鎺屾彙 杞﹂棿浜х嚎璁惧 鐨勮繍琛岀姸鎬侊紝瀹炴椂鐩戞帶鍜屽垎鏋?鍒堕€犺繃绋?骞堕噰鍙栫浉搴旂瓥鐣ャ€?/p> ]]></content:encoded> </item> <item> <title>TDengine IDMP 搴旂敤鍦烘櫙锛氬井鐢电綉鐩戞帶 //www.yakult-sh.com.cn/sparkplug-microgrid-autonomous Tue, 29 Jul 2025 04:10:12 +0000 //www.yakult-sh.com.cn/?page_id=31828 1. ?/h2>

本文以一个含有“风光储”的微电|系l监控ؓ例,详细介绍如何快速地把以 SparkplugB 格式上报的设备数据写?TDengine TSDB 时序数据?/a>Q然后通过 TDengine IDMP 构徏资模型Q利?AI 自动生成可视化面板和实时分析Q实现分钟搭徏高效、智能的 微电|?的监控系l?/p>

在这个方案中QTDengine TSDB + TDengine IDMP (fei)(tong)(yang)能(shi)够(cuan)ؓ您带来四大好处:

  1. L完成数据导入QTDengine IDMP ?TDengine TSDB 无缝集成Q当 SparkplugB 监控数据写入 TSDB 后,能够快速导?IDMP q以树Şl构的方式展现被监控的设备,讑֤资一目了然?/li>
  2. 无问智推Q数据自p话:不用?TDengine 侧做M配置Q不用脚本,不用提问QIDMP 会基于采集的数据Q自动判断ؓ 微电|?监测场景Q自动ؓ您推荐面板和实时预警Q微늽pȝ的运行状态尽在掌控之中?/li>
  3. 问数Q随问随{:不用 SQLQ不用Q何脚本语aQ你只要用自然语a说出感兴的数据分析或面板,IDMP 会自动帮您创徏Q把数据可视化与分析的用门槛降?0?/li>
  4. 如果d新的被监的讑֤Q只要配|好 SparkplugB 数据源,?TDengine 侧不用做M讄和操作,讑֤p自动的加入到监测的对象中Q最大程度节省h力?/li>

2. 前提条g

  • 已安?Docker ?Docker Compose。本CZ采用 Docker Compose 方式快速部|?TDengine IDMP 服务?/li>
  • 被监控的讑֤上报?SparkplugB 格式的数据。ؓ便于演示Q本CZ使用 SparkplugB 模拟生成?/code> 模拟某工业园区微늽的场景?/li>
  • MQTT Broker 已具备。本CZ?MQTT Broker 部v在宿LQ地址Q?code>192.168.157.1:1883Q请Ҏ您自q环境替换?/li>

3. 配置指南

3.1 快速启?TDengine IDMP 服务

git clone //github.com/taosdata/tdengine-idmp-deployment.git
  • 使用 Docker Compose 启动 TDengine IDMP。该命o会自动拉取所需镜像Q如本地不存在)Qƈ以后台模式启?TDengine IDMP 服务?TDengine TSDB 服务?/li>
cd tdengine-idmp-deployment/docker
docker compose up -d
  • xQTDengine IDMP 服务已成功启动。您可以在浏览器输入 //ip:6042 讉K IDMP 服务Q输?//ip:6060 讉K TSDB 服务。更多细节请参见 官网文档?/li>

说明QTDengine IDMP 服务默认使用 TDengine TSDB 作ؓ其数据源QIDMP 实例会自动创建到上述 TSDB 的连接?/p>

3.2 ?TSDB 实例创徏 DB

  1. 览器访?TSDB 实例Q点凅R数据浏览器】,在数据浏览器面点击【创建数据库】?/li>
  2. 讄数据库名UCؓ db_microgridQ完?DB 创徏?/li>

3.3 模拟微电|场景ƈ上报 SparkplugB 数据

本示例将模拟一个工业园区的微电|场景(Z于演C,化了讑֤数量和指标数量,实际上可随意扩充Q?/p>

TDengine IDMP 应用场景Q微늽监控 - TDengine Database 时序数据? class=

下蝲 SparkplugB 模拟生成器:spb_pub。目前只支持?linux pȝ中运行,分ؓ x64 ?arm64 版本下蝲Q?/p>

下蝲适合您CPU架构的压~包文g。如果宿L不是 linux pȝQ徏议把 压羃包文?复制到容?tdengine 中运行(容器名称也可能是 tdengine-tsdbQ请Ҏ实际环境替换Q?/p>

# 从宿L复制压羃包文Ӟ假设是spb_pub-x86_64.tar.gzQ到容器
docker cp spb_pub-x86_64.tar.gz tdengine:/root
# q入容器?docker exec -it tdengine /bin/bash
# 在容器内Q解压羃工具
tar -zxvf spb_pub-x86_64.tar.gz

(juan)(ling) README.md (fei)说明,模拟(xuan)本示例场景构建出新的配置文gQ在 spb_pub 目录下放|:(xi)microgrid.toml

q行 SparkplugB 模拟生成器,发布?MQTT BrokerQ?/p>

cd /root/spb_pub
./spb_pub --schema microgrid.toml --host 192.168.157.1

数据开始上报:

TDengine IDMP 应用场景Q微늽监控 - TDengine Database 时序数据? class=

3.4 零代码写入数据到 TSDB

览器访?TSDB 实例Q创?SparkplugB 数据写入d?/p>

创徏数据写入d DataIn_MicrogridQ类型ؓ SparkplugBQ目标数据库?db_microgridQBrokers 填写地址 192.168.157.1:1883Q客L ID 按要求填写一个,【检查连通性】,保提示 数据源可?/code>?/p>

【订阅配|】中QGroup ID 填写 Industrial_ParkQ节?讑֤列表 填写 Micro_Grid/PV_Inverter_1,Micro_Grid/PV_Inverter_2,Micro_Grid/Wind_Turbine_1,Micro_Grid/Wind_Turbine_2,Micro_Grid/Battery_1,Micro_Grid/Env_Sensor_1,Micro_Grid/Grid_Interface_1Q消息类型填?DBIRTH,DDATAQ下?REBIRTH 命o ?true?/p>

【从服务器检索】,如果出现 Payload CZ数据q能正常解析Q说?SparkplugB 数据上报成功?/p>

TDengine IDMP 应用场景Q微늽监控 - TDengine Database 时序数据? class=

TDengine IDMP 应用场景Q微늽监控 - TDengine Database 时序数据? class=

【创U表】stb_microgridQ如下图Q?/p>

TDengine IDMP 应用场景Q微늽监控 - TDengine Database 时序数据? class=

TDengine IDMP 应用场景Q微늽监控 - TDengine Database 时序数据? class=

【映】,SubTableName 一般填?t_{group_id}_{edge_node_id}_{device_id}_{name}Q但因本CZ?group_id ?edge_node_id 都是仅有一个|因此化写为:t_{device_id}_{name}

【提交】成功,【查看】Q务状态。显C系l已自动创徏表ƈ写入数据?/p>

3.5 ?IDMP 中创建元素模?/h3>

览器访?IDMP 实例Q激zR创建元素模板及元素Q将 TDengine TSDB 的数据加载至 TDengine IDMP?/p>

首先创徏元素模板?/p>

【基库?>【元素模ѝ?>【新建元素模ѝ,【模板名U】填 光伏逆变?/code>Q【元素命名模式】ؓ 模板名称 ?${Template#name}${KEYWORD1}Q【保存?/p>

首次d ${KEYWORD1} Ӟpȝ要求【请输入关键字描q】,此处填写 误入设备编P正整敎ͼ

TDengine IDMP 应用场景Q微늽监控 - TDengine Database 时序数据? class=

TDengine IDMP 应用场景Q微늽监控 - TDengine Database 时序数据? class=

右上角切换至 元素模板 > 光伏逆变?> 属性面?/code> Q【新增属性模ѝ,【名U】填 光伏发电功率Q【值类型】?Double , 【显C的数位数?code>2Q【计量单位分cR?功率Q【默认计量单位】?千瓦Q【显C量单位】?千瓦Q【数据引用类型】?TDengine 指标

在弹出的【数据引用表辑ּ】填写:【连接?code>TDengineQ【数据库?code>db_microgridQ【源表名U模式?code>t_PV_Inverter_${KEYWORD1}_solar_pv_outputQ【列?code>value

TDengine IDMP 应用场景Q微늽监控 - TDengine Database 时序数据? class=

TDengine IDMP 应用场景Q微늽监控 - TDengine Database 时序数据? class=

说明Q?/p>

  • 替换字符?KEYWORD 在具体的元素模板内有效,同个元素模板内如果用到相?KEYWORDQ只需创徏一ơ?/li>
  • 如果是手工新建的元素模板也用?KEYWORDQ必ȝ?】显式创建;如果是通过复制元素模板Q则不用?/li>
  • 如果一个元素模杉K有多个属性,可以复制属性模板,_脓q编辑得出另一个属性模ѝ最l得到效果如下:
TDengine IDMP 应用场景Q微늽监控 - TDengine Database 时序数据? class=

按照上述Ҏ(gui)(chen)Q(ben)创(wu)出所?个元素(chuo)ѝ(ku)完整的配置q(yun)参见Q(ben)微늽_元素(lei)(zhou)板.csv

TDengine IDMP 应用场景Q微늽监控 - TDengine Database 时序数据? class=

说明Q?/p>

  • 属性模板可以跨元素模板复制_脓Q但每个元素模板里都需要徏自己?KEYWORD?/li>
  • IDMP 已内|了各种计量单位Q如有需要扩展的Q可在【基库?>【计量单位】里扩展。本CZ中,d了计量单位类?功率密度Q扩展了计量单位 W/?/code> 用在 太阳辐照强度Q扩展了计量单位 hPa 用在 大气压力?/li>
TDengine IDMP 应用场景Q微늽监控 - TDengine Database 时序数据? class=

TDengine IDMP 应用场景Q微늽监控 - TDengine Database 时序数据? class=

3.6 创徏资模型

【元素浏览器?>【元素】,按层U依ơ构?工业园区 > 微电|?/code>Q在元素 微电|?/code>【新建子元素?code>光伏发电pȝ ?风力发电pȝ?/p>

选择元素 光伏发电pȝQ【新建子元素】,【模ѝ?光伏逆变?/code>Q【KEYWORD1】填 1

TDengine IDMP 应用场景Q微늽监控 - TDengine Database 时序数据? class=

按上q步骤,依次选择不同的元素模板创建出 光伏发电pȝ ?风力发电pȝ 的所有子元素?/p>

在元?微电|?/code>(mo)新建(hong)(wei)素(lei)(mo),(ren)选择另外3(juan)(juan)元素模板,(ren)创(si)(huan)出(hong)(huo)?(juan)(juan)设备。最l得到资产模型如(juan)(juan):(xi)

TDengine IDMP 应用场景Q微늽监控 - TDengine Database 时序数据? class=

在【元素浏览器】中QIDMP 会自动根据资产模型的路径信息Q以树Şl构的方式展C微늽的监控参数?/p>

3.7 体验 AI 生成面板

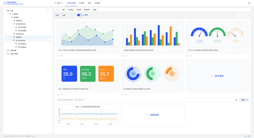
  • 在左侧资源浏览器中,点击 工业园区 > 微电|?> 늽接口 元素Q通过上方路径D菜单选择【面ѝ,跌{臌元素?AI 推荐面板面?/li>
  • {待 AI 生成面板推荐后,您可Ҏ需求进行选择Q例如:“过M时늽频率和交换功率”,在您感兴的面板右上方的菜单中,点击【生成】按钮。等待面板生成后Q可以【查看】该面板?/li>
TDengine IDMP 应用场景Q微늽监控 - TDengine Database 时序数据? class=

  • 面板生成后,您还可以在该面板的详情页面中选择【高U】,查看 AI 创徏面板时用的 SQL 语句Q?/li>
SELECT _wstart,AVG(`늽频率`) AS `늽频率`,AVG(`交换功率`) AS `交换功率` 
FROM `idmp`.`vt_늽接口_411057` 
WHERE  _c0 >= now-1h and _c0 <= now INTERVAL(1m)
  • 点击【保存】,卛_在下斚w板列表中查看 늽接口 元素下对应的面板?/li>
TDengine IDMP 应用场景Q微늽监控 - TDengine Database 时序数据? class=

3.8 体验 AI 分析

  • 在左侧资源浏览器中,点击 工业园区 > 微电|?> 风力发电pȝ 元素Q通过上方路径D菜单选择【分析】,跌{臌元素?AI 推荐分析面?/li>
  • {待 AI 生成分析问题推荐后,您可以根据需求进行选择Q例如:“风力发늳l的风力发电q?分钟没有数据传输Q则发出警告报警,记录最后一条的风力发电功率,会话H口。”,点击您感兴趣的问题链接,以进入分析编辑页面,点击面最下方的【保存】?/li>
TDengine IDMP 应用场景Q微늽监控 - TDengine Database 时序数据? class=

  • 退回到分析列表中,卛_查看对应的分析?/li>
TDengine IDMP 应用场景Q微늽监控 - TDengine Database 时序数据? class=

4. 更多

除了使用 Docker/Dcoker Compose 以外QTDengine q支持其他部|方式。ؓ了简化部|Ԍ我们提供?AnsibleQ?Helm {多U部|方式,详见Q?a href="//github.com/taosdata/tdengine-idmp-deployment" rel="nofollow noopener" target="_blank">//github.com/taosdata/tdengine-idmp-deploymentQ另外还提供云服务?/p>

5. 结

本文?Step by Step 的方式,介绍了如何?TDengine TSDB + TDengine IDMP 快速搭Z个以 SparkPlugB 格式上报数据?微电|?监控pȝ。以往需要几天、甚臛_周,q进行繁琐的配置、调试才能搭v来的pȝQ?TDengine IDMP 后,30分钟内即可搞定。日后,如果有新的设备需要被U_到监控系l中Q只需选择元素模板创徏元素卛_。如果监控的点位有变更或新增Q仅需更新元素模板里相应的属性模板即可,无需操作其他地方?/p>

搭徏整个监控pȝ的工作几乎都?SparkPlugB 数据源的准备 以及 构徏资模型Q无需~写复杂?SQL 语句Q无需脚本和其他配|,无需学习 GrafanaQ无需了解多少 微电|?知识Q即可轻松掌?微电|?的运行状态,实时监控和分?微电|?的工况ƈ采取相应措施?/p>

]]> IDMP搴旂敤鍦烘櫙 – TDengine | 娑涙€濇暟鎹?/title> <atom:link href="//www.yakult-sh.com.cn/idmp-application-scenarios/feed" rel="self" type="application/rss+xml" /> <link>//www.yakult-sh.com.cn</link> <description>TDengine | 楂樻€ц兘銆佸垎甯冨紡銆佹敮鎸丼QL鐨勬椂搴忔暟鎹簱 | 娑涙€濇暟鎹?/description> <lastBuildDate>Fri, 15 Aug 2025 05:43:13 +0000</lastBuildDate> <language>zh-Hans</language> <sy:updatePeriod> hourly </sy:updatePeriod> <sy:updateFrequency> 1 </sy:updateFrequency> <generator>//wordpress.org/?v=6.8.2</generator> <image> <url>//www.yakult-sh.com.cn/wp-content/uploads/2025/07/favicon.ico</url> <title>IDMP搴旂敤鍦烘櫙 – TDengine | 娑涙€濇暟鎹?/title> <link>//www.yakult-sh.com.cn</link> <width>32</width> <height>32</height> </image> <item> <title>TDengine IDMP 搴旂敤鍦烘櫙锛氱數鍔ㄦ苯杞?/title> <link>//www.yakult-sh.com.cn/ev-autonomous-monitoring</link> <dc:creator><![CDATA[灏廡]]></dc:creator> <pubDate>Tue, 05 Aug 2025 06:51:23 +0000</pubDate> <category><![CDATA[IDMP搴旂敤鍦烘櫙]]></category> <guid isPermaLink="false">//www.yakult-sh.com.cn/?page_id=32310</guid> <description><![CDATA[鍩轰簬 鈥婱QTT 鍗忚瀹炴椂閲囬泦鐢靛姩姹借溅杩愯鎸囨爣锛屽啓鍏?鈥婽Dengine TSDB鈥?鏃跺簭鏁版嵁搴擄紱閫氳繃 鈥婽Dengine IDMP鈥?鐨?鈥婣I 鑳藉姏鑷姩鐢熸垚鍙鍖栭潰鏉夸笌瀹炴椂鍒嗘瀽锛屸€嬪垎閽熺骇鏋勫缓楂樻晥銆佺ǔ瀹氱殑鐢靛姩姹借溅鐩戞帶鏂规銆俔]></description> <content:encoded><![CDATA[ <h2 class="wp-block-heading">1. 绠€浠?/h2> <p>鏈枃浠ョ數鍔ㄦ苯杞︾洃鎺т负渚嬶紝璇︾粏浠嬬粛閫氳繃MQTT锛岃交鏉鹃噰闆嗙數鍔ㄦ苯杞︾數闂ㄥ紑搴︺€侀┍鍔ㄧ數鏈哄姛鐜囥€佺┖璋冨姛鐜囥€佽溅閫熴€丼OC銆佺數姹犵數鍘?鐢垫祦绛夌洃鎺ф寚鏍囷紝灏嗘暟鎹啓鍏?TDengine <a href="//www.yakult-sh.com.cn/tsdb" data-internallinksmanager029f6b8e52c="8" title="TSDB" target="_blank" rel="noopener">TSDB</a> <a href="//www.yakult-sh.com.cn/" data-internallinksmanager029f6b8e52c="2" title="鏃跺簭鏁版嵁搴? target="_blank" rel="noopener">鏃跺簭鏁版嵁搴?/a>锛岀劧鍚庨€氳繃 TDengine <a href="//www.yakult-sh.com.cn/idmp" data-internallinksmanager029f6b8e52c="15" title="TDengine IDMP">IDMP</a>锛屽埄鐢?AI 鑷姩鐢熸垚鍙鍖栭潰鏉垮拰瀹炴椂鍒嗘瀽锛屽府鍔╂偍鍑犲垎閽熷氨鏋勫缓涓€濂楃ǔ瀹氥€侀珮鏁堢殑鏈嶅姟鍣ㄧ洃鎺цВ鍐虫柟妗堛€?/p> <p>鍦ㄨ繖涓柟妗堜腑锛孴Dengine TSDB + TDengine IDMP 鐨勭粍鍚堣兘澶熶负鎮ㄥ甫鏉ュ洓澶уソ澶勶細</p> <ul start="1" class="wp-block-list"> <li>杞绘澗瀹屾垚鏁版嵁瀵煎叆锛歍Dengine IDMP 涓?TDengine TSDB 鏃犵紳闆嗘垚锛屽綋鐩戞帶鏁版嵁鍐欏叆 TSDB 鍚庯紝鑳藉蹇€熷鍏?IDMP 骞朵互鏍戝舰缁撴瀯鐨勬柟寮忓睍鐜拌鐩戞帶鐨勭數鍔ㄦ苯杞︼紝IT 璧勪骇涓€鐩簡鐒躲€?/li> <li>鏃犻棶鏅烘帹锛屾暟鎹嚜宸辫璇濓細涓嶇敤鍦?TDengine 渚у仛浠讳綍閰嶇疆锛屼笉鐢ㄨ剼鏈紝涓嶇敤鎻愰棶锛孖DMP 浼氬熀浜庨噰闆嗙殑鏁版嵁锛岃嚜鍔ㄥ垽鏂负 IT 鐩戞祴鍦烘櫙锛岃嚜鍔ㄤ负鎮ㄦ帹鑽愰潰鏉垮拰瀹炴椂棰勮锛屾湇鍔″櫒鐨勮繍琛岀姸鎬佸敖鍦ㄦ帉鎺т箣涓€?/li> <li>鏅鸿兘闂暟锛岄殢闂殢绛旓細涓嶇敤 SQL锛屼笉鐢ㄤ换浣曡剼鏈瑷€锛屼綘鍙鐢ㄨ嚜鐒惰瑷€璇村嚭鎰熷叴瓒g殑鏁版嵁鍒嗘瀽鎴栫洃娴嬮潰鏉匡紝IDMP 灏嗕細鑷姩甯偍鍒涘缓锛屾妸鏁版嵁鍙鍖栦笌鍒嗘瀽鐨勪娇鐢ㄩ棬妲涢檷涓?0锛?/li> <li>濡傛灉娣诲姞鏂扮殑琚洃娴嬬殑鐢靛姩姹借溅锛屽彧瑕侀厤缃ソ MQTT锛?鍦?TDengine 渚т笉鐢ㄥ仛浠讳綍璁剧疆鍜屾搷浣滐紝鐢靛姩姹借溅灏辫鑷姩鐨勫姞鍏ュ埌鐩戞祴鐨勫璞′腑锛屾渶澶х▼搴﹁妭鐪佷汉鍔涖€?/li> </ul> <h2 class="wp-block-heading">2. 鐜鍑嗗</h2> <h3 class="wp-block-heading">2.1 鍩虹鐜</h3> <p>鏈 TDengine TSDB 鍜?IDMP 婕旂ず浣跨敤 docker 褰㈠紡杩涜閮ㄧ讲锛孧QTT 浣滀负婕旂ず鐜鏁版嵁婧愩€?/p> <p>鍏蜂綋鏁版嵁娴佸涓嬶細</p> <div class="wp-block-image"> <figure class="aligncenter size-large is-resized"><img fetchpriority="high" decoding="async" width="1024" height="184" src="//www.yakult-sh.com.cn/wp-content/uploads/2025/08/1-1-1024x184.png" alt="TDengine IDMP 搴旂敤鍦烘櫙锛氱數鍔ㄦ苯杞?- TDengine Database 鏃跺簭鏁版嵁搴? class="wp-image-32324" style="width:604px;height:auto" title="TDengine IDMP 搴旂敤鍦烘櫙锛氱數鍔ㄦ苯杞?- TDengine Database 鏃跺簭鏁版嵁搴? srcset="//www.yakult-sh.com.cn/wp-content/uploads/2025/08/1-1-1024x184.png 1024w, //www.yakult-sh.com.cn/wp-content/uploads/2025/08/1-1-300x54.png 300w, //www.yakult-sh.com.cn/wp-content/uploads/2025/08/1-1-768x138.png 768w, //www.yakult-sh.com.cn/wp-content/uploads/2025/08/1-1.png 1470w" sizes="(max-width: 1024px) 100vw, 1024px" /></figure></div> <p></p> <h3 class="wp-block-heading">2.2 鍓嶆彁鏉′欢</h3> <ul class="wp-block-list"> <li>Docker(20.10+) <a href="//docs.docker.com/engine/install/" rel="nofollow noopener" target="_blank">Docker</a></li> <li>Docker Compose(v2.0+) <a href="//docs.docker.com/compose/install/" rel="nofollow noopener" target="_blank">Docker Compose</a></li> </ul> <h2 class="wp-block-heading">3. 閰嶇疆鎸囧崡</h2> <h3 class="wp-block-heading">3.1 蹇€熷惎鍔ㄦ湇鍔?/h3> <ul class="wp-block-list"> <li>鍏嬮殕 <a href="//github.com/taosdata/tdengine-idmp-deployment" rel="nofollow noopener" target="_blank">tdengine-idmp-deployment</a> 浠撳簱</li> </ul> <pre class="wp-block-code"><code>git clone //github.com/taosdata/tdengine-idmp-deployment.git</code></pre> <ul class="wp-block-list"> <li>浣跨敤 Docker Compose 鍚姩 TDengine IDMP锛孴Dengine TSDB锛孧QTT 鏈嶅姟</li> </ul> <pre class="wp-block-code"><code>cd tdengine-idmp-deployment/examples/electric_vehicle docker compose up -d</code></pre> <ul class="wp-block-list"> <li>纭鏈嶅姟鍧囧凡鍚姩</li> </ul> <pre class="wp-block-code"><code>docker compose ps</code></pre> <div class="wp-block-image"> <figure class="aligncenter size-large is-resized"><img decoding="async" width="1024" height="43" src="//www.yakult-sh.com.cn/wp-content/uploads/2025/08/111-1024x43.jpg" alt="TDengine IDMP 搴旂敤鍦烘櫙锛氱數鍔ㄦ苯杞?- TDengine Database 鏃跺簭鏁版嵁搴? class="wp-image-32474" style="width:1200px;height:auto" title="TDengine IDMP 搴旂敤鍦烘櫙锛氱數鍔ㄦ苯杞?- TDengine Database 鏃跺簭鏁版嵁搴? srcset="//www.yakult-sh.com.cn/wp-content/uploads/2025/08/111-1024x43.jpg 1024w, //www.yakult-sh.com.cn/wp-content/uploads/2025/08/111-300x12.jpg 300w, //www.yakult-sh.com.cn/wp-content/uploads/2025/08/111-768x32.jpg 768w, //www.yakult-sh.com.cn/wp-content/uploads/2025/08/111-1536x64.jpg 1536w, //www.yakult-sh.com.cn/wp-content/uploads/2025/08/111-2048x85.jpg 2048w" sizes="(max-width: 1024px) 100vw, 1024px" /></figure></div> <p></p> <ul class="wp-block-list"> <li>鑷虫锛屾墍鏈夋湇鍔″凡鎴愬姛鍚姩銆傛偍鍙互鍦ㄦ祻瑙堝櫒杈撳叆 <code>//localhost:6042</code> 璁块棶 IDMP 鏈嶅姟锛岃緭鍏?<code>//localhost:6060</code> 璁块棶 TSDB 鏈嶅姟銆傛洿澶氱粏鑺傝鍙傝 <a href="//idmpdocs.yakult-sh.com.cn/get-started/get-started-docker" rel="nofollow noopener" target="_blank">瀹樼綉鏂囨。</a>銆?/li> </ul> <p>璇存槑锛歍Dengine IDMP 鏈嶅姟榛樿浣跨敤 TDengine TSDB 浣滀负鍏舵暟鎹簮锛孖DMP 瀹炰緥浼氳嚜鍔ㄥ垱寤哄埌涓婅堪 TSDB 鐨勮繛鎺ャ€?/p> <h3 class="wp-block-heading">3.2 鍒涘缓鏁版嵁鍐欏叆浠诲姟骞惰繘琛屾ā鎷熸暟鎹啓鍏?/h3> <h4 class="wp-block-heading">3.2.1 鍒涘缓鏁版嵁搴?/h4> <ul start="1" class="wp-block-list"> <li>娴忚鍣ㄨ緭鍏?<a href="//localhost:6060" target="_blank" rel="noreferrer noopener nofollow">//localhost:6060</a> 杩涘叆 Explorer 鐣岄潰锛屽湪娉ㄥ唽椤靛畬鎴愭敞鍐岋紝榛樿鐢ㄦ埛鍚?root锛屽瘑鐮?taosdata銆?/li> <li>鐐瑰嚮銆愭暟鎹祻瑙堝櫒銆戯紝鍦ㄦ暟鎹祻瑙堝櫒椤甸潰鐐瑰嚮銆愬垱寤烘暟鎹簱銆戙€?/li> <li>璁剧疆鏁版嵁搴撳悕绉颁负 <code>ev</code>锛屽畬鎴?DB 鍒涘缓銆?/li> </ul> <div class="wp-block-image"> <figure class="aligncenter size-large is-resized"><img decoding="async" width="1024" height="490" src="//www.yakult-sh.com.cn/wp-content/uploads/2025/08/2-3-1024x490.png" alt="TDengine IDMP 搴旂敤鍦烘櫙锛氱數鍔ㄦ苯杞?- TDengine Database 鏃跺簭鏁版嵁搴? class="wp-image-32435" style="width:802px;height:auto" title="TDengine IDMP 搴旂敤鍦烘櫙锛氱數鍔ㄦ苯杞?- TDengine Database 鏃跺簭鏁版嵁搴? srcset="//www.yakult-sh.com.cn/wp-content/uploads/2025/08/2-3-1024x490.png 1024w, //www.yakult-sh.com.cn/wp-content/uploads/2025/08/2-3-300x143.png 300w, //www.yakult-sh.com.cn/wp-content/uploads/2025/08/2-3-768x367.png 768w, //www.yakult-sh.com.cn/wp-content/uploads/2025/08/2-3.png 1280w" sizes="(max-width: 1024px) 100vw, 1024px" /></figure></div> <p></p> <h4 class="wp-block-heading">3.2.2 鍒涘缓鏁版嵁鍐欏叆浠诲姟</h4> <ul class="wp-block-list"> <li>鐐瑰嚮銆愭暟鎹啓鍏ャ€戞爣绛撅紝杩涘叆浠诲姟閰嶇疆椤甸潰锛岀偣鍑?銆愬鍏ヤ换鍔°€戙€?/li> </ul> <div class="wp-block-image"> <figure class="aligncenter size-large is-resized"><img loading="lazy" decoding="async" width="1024" height="328" src="//www.yakult-sh.com.cn/wp-content/uploads/2025/08/3-3-1024x328.png" alt="TDengine IDMP 搴旂敤鍦烘櫙锛氱數鍔ㄦ苯杞?- TDengine Database 鏃跺簭鏁版嵁搴? class="wp-image-32436" style="width:766px;height:auto" title="TDengine IDMP 搴旂敤鍦烘櫙锛氱數鍔ㄦ苯杞?- TDengine Database 鏃跺簭鏁版嵁搴? srcset="//www.yakult-sh.com.cn/wp-content/uploads/2025/08/3-3-1024x328.png 1024w, //www.yakult-sh.com.cn/wp-content/uploads/2025/08/3-3-300x96.png 300w, //www.yakult-sh.com.cn/wp-content/uploads/2025/08/3-3-768x246.png 768w, //www.yakult-sh.com.cn/wp-content/uploads/2025/08/3-3.png 1280w" sizes="auto, (max-width: 1024px) 100vw, 1024px" /></figure></div> <p></p> <ul class="wp-block-list"> <li>閫夋嫨 <code>tdengine-idmp-deployment/examples/electric_vehicle/ev-task.json</code> 鏂囦欢锛屽湪寮瑰嚭鐨勫鍏ヤ换鍔″璇濇涓紝閫夋嫨褰撳墠浠诲姟锛岄€夋嫨鏁版嵁搴?<code>ev</code>锛岀偣鍑汇€愮‘瀹氥€戙€?/li> </ul> <div class="wp-block-image"> <figure class="aligncenter size-full is-resized"><img loading="lazy" decoding="async" width="802" height="240" src="//www.yakult-sh.com.cn/wp-content/uploads/2025/08/4-2.png" alt="TDengine IDMP 搴旂敤鍦烘櫙锛氱數鍔ㄦ苯杞?- TDengine Database 鏃跺簭鏁版嵁搴? class="wp-image-32437" style="width:434px;height:auto" title="TDengine IDMP 搴旂敤鍦烘櫙锛氱數鍔ㄦ苯杞?- TDengine Database 鏃跺簭鏁版嵁搴? srcset="//www.yakult-sh.com.cn/wp-content/uploads/2025/08/4-2.png 802w, //www.yakult-sh.com.cn/wp-content/uploads/2025/08/4-2-300x90.png 300w, //www.yakult-sh.com.cn/wp-content/uploads/2025/08/4-2-768x230.png 768w" sizes="auto, (max-width: 802px) 100vw, 802px" /></figure></div> <p></p> <ul class="wp-block-list"> <li>鐐瑰嚮鍚姩浠诲姟鎸夐挳锛屽惎鍔ㄥ綋鍓嶄换鍔?/li> </ul> <div class="wp-block-image"> <figure class="aligncenter size-large is-resized"><img loading="lazy" decoding="async" width="1024" height="195" src="//www.yakult-sh.com.cn/wp-content/uploads/2025/08/5-2-1024x195.png" alt="TDengine IDMP 搴旂敤鍦烘櫙锛氱數鍔ㄦ苯杞?- TDengine Database 鏃跺簭鏁版嵁搴? class="wp-image-32438" style="width:746px;height:auto" title="TDengine IDMP 搴旂敤鍦烘櫙锛氱數鍔ㄦ苯杞?- TDengine Database 鏃跺簭鏁版嵁搴? srcset="//www.yakult-sh.com.cn/wp-content/uploads/2025/08/5-2-1024x195.png 1024w, //www.yakult-sh.com.cn/wp-content/uploads/2025/08/5-2-300x57.png 300w, //www.yakult-sh.com.cn/wp-content/uploads/2025/08/5-2-768x146.png 768w, //www.yakult-sh.com.cn/wp-content/uploads/2025/08/5-2.png 1347w" sizes="auto, (max-width: 1024px) 100vw, 1024px" /></figure></div> <p></p> <ul class="wp-block-list"> <li>浠诲姟鍚姩鎴愬姛鍚庯紝鐘舵€佹樉绀恒€愯繍琛屼腑銆?/li> </ul> <div class="wp-block-image"> <figure class="aligncenter size-large is-resized"><img loading="lazy" decoding="async" width="1024" height="242" src="//www.yakult-sh.com.cn/wp-content/uploads/2025/08/6-2-1024x242.png" alt="TDengine IDMP 搴旂敤鍦烘櫙锛氱數鍔ㄦ苯杞?- TDengine Database 鏃跺簭鏁版嵁搴? class="wp-image-32439" style="width:752px;height:auto" title="TDengine IDMP 搴旂敤鍦烘櫙锛氱數鍔ㄦ苯杞?- TDengine Database 鏃跺簭鏁版嵁搴? srcset="//www.yakult-sh.com.cn/wp-content/uploads/2025/08/6-2-1024x242.png 1024w, //www.yakult-sh.com.cn/wp-content/uploads/2025/08/6-2-300x71.png 300w, //www.yakult-sh.com.cn/wp-content/uploads/2025/08/6-2-768x181.png 768w, //www.yakult-sh.com.cn/wp-content/uploads/2025/08/6-2.png 1280w" sizes="auto, (max-width: 1024px) 100vw, 1024px" /></figure></div> <p></p> <h4 class="wp-block-heading">3.2.2 鐢熸垚妯℃嫙鏁版嵁</h4> <ul class="wp-block-list"> <li>杩涘叆 <code>ev-mqtt</code> 瀹瑰櫒</li> </ul> <pre class="wp-block-code"><code>docker compose exec -it ev-mqtt /bin/sh</code></pre> <ul class="wp-block-list"> <li>鍚姩鏁版嵁妯℃嫙鍣紝鍙戦€佹ā鎷熸暟鎹?/li> </ul> <pre class="wp-block-code"><code>~ # ./mqtt_pub --schema ev-history.toml --interval 0ms client_id: mqtt_pub_tool_91ZTZU424w client_id: mqtt_pub_tool_xbLu82Nolb client_id: mqtt_pub_tool_X5SdYp8CDb client_id: mqtt_pub_tool_4Oe00ePc65 client_id: mqtt_pub_tool_RI06X0JbUi client_id: mqtt_pub_tool_GhHh2ZMp4G client_id: mqtt_pub_tool_p4F2TdW3X1 client_id: mqtt_pub_tool_8WND7eY2GY client_id: mqtt_pub_tool_580cvLtSPd client_id: mqtt_pub_tool_40kd6ebBB6 client_id: mqtt_pub_tool_SP4KjAMa5U client_id: mqtt_pub_tool_aABIknMB1N published 10066, speed: 28680/s, avg speed: 402640/s published 114348, speed: 20957/s, avg speed: 22860/s published 216489, speed: 20436/s, avg speed: 21647/s published 300894, speed: 16851/s, avg speed: 20046/s</code></pre> <ul start="3" class="wp-block-list"> <li>杩涘叆 <code>//localhost:6060</code> 銆愭暟鎹祻瑙堝櫒銆戦〉闈紝鐪嬪埌鐢靛姩姹借溅妯℃嫙鏁版嵁宸茬粡鐢熸垚</li> </ul> <div class="wp-block-image"> <figure class="aligncenter size-large is-resized"><img loading="lazy" decoding="async" width="1024" height="679" src="//www.yakult-sh.com.cn/wp-content/uploads/2025/08/7-1-1024x679.png" alt="TDengine IDMP 搴旂敤鍦烘櫙锛氱數鍔ㄦ苯杞?- TDengine Database 鏃跺簭鏁版嵁搴? class="wp-image-32443" style="width:704px;height:auto" title="TDengine IDMP 搴旂敤鍦烘櫙锛氱數鍔ㄦ苯杞?- TDengine Database 鏃跺簭鏁版嵁搴? srcset="//www.yakult-sh.com.cn/wp-content/uploads/2025/08/7-1-1024x679.png 1024w, //www.yakult-sh.com.cn/wp-content/uploads/2025/08/7-1-300x199.png 300w, //www.yakult-sh.com.cn/wp-content/uploads/2025/08/7-1-768x509.png 768w, //www.yakult-sh.com.cn/wp-content/uploads/2025/08/7-1.png 1280w" sizes="auto, (max-width: 1024px) 100vw, 1024px" /></figure></div> <p></p> <h3 class="wp-block-heading">3.3 鍒濆鍖?IDMP銆佷綋楠孉I鍒嗘瀽</h3> <h4 class="wp-block-heading">3.3.1 浠?TDengine TSDB 瀵煎叆璧勪骇妯″瀷涓庢暟鎹?/h4> <p>TDengine TSDB 璁捐涔嬪垵灏辫€冭檻浜嗛潤鎬佹爣绛炬敮鎸佹爲鐘剁粨鏋勶紝灞傜骇涔嬮棿鐢ㄢ€?”杩涜鍒嗗壊銆?/p> <p>鍦ㄦ湰绀轰緥涓紝location 闈欐€佹爣绛惧垪琚敤浜庡瓨鏀炬爲鐘跺眰绾у叧绯汇€?/p> <ul start="1" class="wp-block-list"> <li>娴忚鍣ㄨ繘鍏?<code>//localhost:6042</code>锛屽湪娉ㄥ唽椤靛畬鎴愭敞鍐屾縺娲?/li> <li>鐐瑰嚮鐢ㄦ埛澶村儚锛岃繘鍏ャ€愮鐞嗗悗鍙般€?/li> </ul> <div class="wp-block-image"> <figure class="aligncenter size-large is-resized"><img loading="lazy" decoding="async" width="1024" height="602" src="//www.yakult-sh.com.cn/wp-content/uploads/2025/08/8-1-1024x602.png" alt="TDengine IDMP 搴旂敤鍦烘櫙锛氱數鍔ㄦ苯杞?- TDengine Database 鏃跺簭鏁版嵁搴? class="wp-image-32446" style="width:692px;height:auto" title="TDengine IDMP 搴旂敤鍦烘櫙锛氱數鍔ㄦ苯杞?- TDengine Database 鏃跺簭鏁版嵁搴? srcset="//www.yakult-sh.com.cn/wp-content/uploads/2025/08/8-1-1024x602.png 1024w, //www.yakult-sh.com.cn/wp-content/uploads/2025/08/8-1-300x176.png 300w, //www.yakult-sh.com.cn/wp-content/uploads/2025/08/8-1-768x451.png 768w, //www.yakult-sh.com.cn/wp-content/uploads/2025/08/8-1.png 1280w" sizes="auto, (max-width: 1024px) 100vw, 1024px" /></figure></div> <p></p> <ul class="wp-block-list"> <li>鐐瑰嚮銆愯繛鎺ャ€?鏍囩涓嬮潰鐨?銆怲Dengine銆戯紝鐐瑰嚮鍙充晶涓変釜鐐硅彍鍗曪紝閫夋嫨鈥滄暟鎹鍏モ€濄€?/li> </ul> <div class="wp-block-image"> <figure class="aligncenter size-large is-resized"><img loading="lazy" decoding="async" width="1024" height="520" src="//www.yakult-sh.com.cn/wp-content/uploads/2025/08/9-1-1024x520.png" alt="TDengine IDMP 搴旂敤鍦烘櫙锛氱數鍔ㄦ苯杞?- TDengine Database 鏃跺簭鏁版嵁搴? class="wp-image-32451" style="width:698px;height:auto" title="TDengine IDMP 搴旂敤鍦烘櫙锛氱數鍔ㄦ苯杞?- TDengine Database 鏃跺簭鏁版嵁搴? srcset="//www.yakult-sh.com.cn/wp-content/uploads/2025/08/9-1-1024x520.png 1024w, //www.yakult-sh.com.cn/wp-content/uploads/2025/08/9-1-300x152.png 300w, //www.yakult-sh.com.cn/wp-content/uploads/2025/08/9-1-768x390.png 768w, //www.yakult-sh.com.cn/wp-content/uploads/2025/08/9-1.png 1280w" sizes="auto, (max-width: 1024px) 100vw, 1024px" /></figure></div> <p></p> <ul class="wp-block-list"> <li>浠庝笅鎷夋涓€夋嫨鏁版嵁搴?<code>ev</code>锛屽皢鏍囩 <code>location</code> 鍦ㄨ祫浜фā鍨嬩腑璁句负 <code>璺緞</code>锛涘叾浣欏垪鍏ㄩ儴璁句负鈥滃睘鎬р€濓紝灏?<code>location</code> 瀛楁閲嶅懡鍚嶄负 <code>Electric Vehicle</code>锛岀偣鍑烩€滃畬鎴愨€濊繘琛屽鍏ャ€傦紙姝ゅ閲嶅懡鍚嶄粎浠呬负浜嗗悗缁睍绀烘椂鐨勭編瑙傦級</li> </ul> <div class="wp-block-image"> <figure class="aligncenter size-large is-resized"><img loading="lazy" decoding="async" width="900" height="1024" src="//www.yakult-sh.com.cn/wp-content/uploads/2025/08/10-1-900x1024.png" alt="TDengine IDMP 搴旂敤鍦烘櫙锛氱數鍔ㄦ苯杞?- TDengine Database 鏃跺簭鏁版嵁搴? class="wp-image-32458" style="width:606px;height:auto" title="TDengine IDMP 搴旂敤鍦烘櫙锛氱數鍔ㄦ苯杞?- TDengine Database 鏃跺簭鏁版嵁搴? srcset="//www.yakult-sh.com.cn/wp-content/uploads/2025/08/10-1-900x1024.png 900w, //www.yakult-sh.com.cn/wp-content/uploads/2025/08/10-1-264x300.png 264w, //www.yakult-sh.com.cn/wp-content/uploads/2025/08/10-1-768x874.png 768w, //www.yakult-sh.com.cn/wp-content/uploads/2025/08/10-1.png 1125w" sizes="auto, (max-width: 900px) 100vw, 900px" /></figure></div> <p></p> <ul class="wp-block-list"> <li>鐐瑰嚮銆愪笅涓€涓秴绾ц〃銆戯紝鐐瑰嚮銆愬拷鐣ャ€戯紝蹇界暐鎺夐櫎浜嗐€恊lectric_vehicle銆戝鐨勫叾瀹冭秴绾ц〃銆傛澶勫彲浠ョ粰瀛楁杩涜閲嶅懡鍚嶏紝鍦ㄨ繖閲屾垜浠娇鐢ㄥ瓧娈电殑鏈悕杩涜婕旂ず銆?/li> </ul> <div class="wp-block-image"> <figure class="aligncenter size-full is-resized"><img loading="lazy" decoding="async" width="817" height="790" src="//www.yakult-sh.com.cn/wp-content/uploads/2025/08/11-1.png" alt="TDengine IDMP 搴旂敤鍦烘櫙锛氱數鍔ㄦ苯杞?- TDengine Database 鏃跺簭鏁版嵁搴? class="wp-image-32459" style="width:609px;height:auto" title="TDengine IDMP 搴旂敤鍦烘櫙锛氱數鍔ㄦ苯杞?- TDengine Database 鏃跺簭鏁版嵁搴? srcset="//www.yakult-sh.com.cn/wp-content/uploads/2025/08/11-1.png 817w, //www.yakult-sh.com.cn/wp-content/uploads/2025/08/11-1-300x290.png 300w, //www.yakult-sh.com.cn/wp-content/uploads/2025/08/11-1-768x743.png 768w" sizes="auto, (max-width: 817px) 100vw, 817px" /></figure></div> <p></p> <ul class="wp-block-list"> <li>鐐瑰嚮銆愬畬鎴愩€戯紝寮€濮嬪鍏ユ暟鎹€?/li> </ul> <div class="wp-block-image"> <figure class="aligncenter size-large is-resized"><img loading="lazy" decoding="async" width="1024" height="527" src="//www.yakult-sh.com.cn/wp-content/uploads/2025/08/12-1-1024x527.png" alt="TDengine IDMP 搴旂敤鍦烘櫙锛氱數鍔ㄦ苯杞?- TDengine Database 鏃跺簭鏁版嵁搴? class="wp-image-32460" style="width:472px;height:auto" title="TDengine IDMP 搴旂敤鍦烘櫙锛氱數鍔ㄦ苯杞?- TDengine Database 鏃跺簭鏁版嵁搴? srcset="//www.yakult-sh.com.cn/wp-content/uploads/2025/08/12-1-1024x527.png 1024w, //www.yakult-sh.com.cn/wp-content/uploads/2025/08/12-1-300x155.png 300w, //www.yakult-sh.com.cn/wp-content/uploads/2025/08/12-1-768x396.png 768w, //www.yakult-sh.com.cn/wp-content/uploads/2025/08/12-1.png 1099w" sizes="auto, (max-width: 1024px) 100vw, 1024px" /></figure></div> <p></p> <ul class="wp-block-list"> <li>杩涘叆銆愬厓绱犳祻瑙堝櫒銆戦〉闈紝鍦ㄥ乏渚ц祫婧愭祻瑙堝櫒涓€変腑 <code>Electric Vehicle</code> 锛屽湪鍙充晶閫夋嫨銆愰€氱敤銆?/li> </ul> <div class="wp-block-image"> <figure class="aligncenter size-large is-resized"><img loading="lazy" decoding="async" width="1024" height="471" src="//www.yakult-sh.com.cn/wp-content/uploads/2025/08/13-1-1024x471.png" alt="TDengine IDMP 搴旂敤鍦烘櫙锛氱數鍔ㄦ苯杞?- TDengine Database 鏃跺簭鏁版嵁搴? class="wp-image-32461" style="width:622px;height:auto" title="TDengine IDMP 搴旂敤鍦烘櫙锛氱數鍔ㄦ苯杞?- TDengine Database 鏃跺簭鏁版嵁搴? srcset="//www.yakult-sh.com.cn/wp-content/uploads/2025/08/13-1-1024x471.png 1024w, //www.yakult-sh.com.cn/wp-content/uploads/2025/08/13-1-300x138.png 300w, //www.yakult-sh.com.cn/wp-content/uploads/2025/08/13-1-768x353.png 768w, //www.yakult-sh.com.cn/wp-content/uploads/2025/08/13-1.png 1280w" sizes="auto, (max-width: 1024px) 100vw, 1024px" /></figure></div> <p></p> <h4 class="wp-block-heading">3.3.2 浣撻獙 AI 鐢熸垚闈㈡澘</h4> <ul class="wp-block-list"> <li>鍦ㄥ乏渚ц祫婧愭祻瑙堝櫒涓紝鐐瑰嚮 <code>Electric Vehicle</code><code> > 鍖椾含 > 涓滃煄 -> 涓滃崕闂ㄨ閬?-> ev-17 </code>鍏冪礌锛岄€氳繃涓婃柟璺緞瀵艰埅鑿滃崟閫夋嫨銆愰潰鏉裤€戯紝璺宠浆鑷宠鍏冪礌鐨?AI 鎺ㄨ崘闈㈡澘椤甸潰銆?/li> <li>绛夊緟 AI 鐢熸垚闈㈡澘鎺ㄨ崘鍚庯紝鎮ㄥ彲鏍规嵁闇€姹傝繘琛岄€夋嫨锛屼緥濡傦細鈥滆繃鍘?澶╂瘡灏忔椂鐨勭數姹犵數鍘嬩笉骞宠 搴︹€濓紝鍦ㄦ偍鎰熷叴瓒g殑闈㈡澘鍙充笂鏂圭殑鑿滃崟涓紝鐐瑰嚮銆愮敓鎴愩€戞寜閽€傜瓑寰呴潰鏉跨敓鎴愬悗锛屽彲浠ャ€愭煡鐪嬨€戣闈㈡澘銆?/li> </ul> <div class="wp-block-image"> <figure class="aligncenter size-large is-resized"><img loading="lazy" decoding="async" width="1024" height="640" src="//www.yakult-sh.com.cn/wp-content/uploads/2025/08/14-2-1024x640.png" alt="TDengine IDMP 搴旂敤鍦烘櫙锛氱數鍔ㄦ苯杞?- TDengine Database 鏃跺簭鏁版嵁搴? class="wp-image-32462" style="width:702px;height:auto" title="TDengine IDMP 搴旂敤鍦烘櫙锛氱數鍔ㄦ苯杞?- TDengine Database 鏃跺簭鏁版嵁搴? srcset="//www.yakult-sh.com.cn/wp-content/uploads/2025/08/14-2-1024x640.png 1024w, //www.yakult-sh.com.cn/wp-content/uploads/2025/08/14-2-300x188.png 300w, //www.yakult-sh.com.cn/wp-content/uploads/2025/08/14-2-768x480.png 768w, //www.yakult-sh.com.cn/wp-content/uploads/2025/08/14-2.png 1280w" sizes="auto, (max-width: 1024px) 100vw, 1024px" /></figure></div> <p></p> <ul class="wp-block-list"> <li>闈㈡澘鐢熸垚鍚庯紝鎮ㄨ繕鍙互鍦ㄨ闈㈡澘鐨勮鎯呴〉闈腑閫夋嫨銆愰珮绾с€戯紝鏌ョ湅 AI 鍒涘缓闈㈡澘鏃朵娇鐢ㄧ殑 SQL 璇彞锛?/li> </ul> <pre class="wp-block-code"><code><code>SELECT _wstart,AVG(`cell_max_voltage` - `cell_min_voltage`) AS `EV_Equipment_Battery_Voltage_Imbalance` FROM `idmp`.`vt_ev-17_569050` WHERE _c0 >= now-1d and _c0 <= now INTERVAL(1h) SLIDING(1h) ;</code></code></pre> <ul class="wp-block-list"> <li>鐐瑰嚮銆愪繚瀛樸€戯紝鍗冲彲鍦ㄤ笅鏂归潰鏉垮垪琛ㄤ腑鏌ョ湅 <code>ev-17</code> 鍏冪礌涓嬪搴旂殑闈㈡澘銆?/li> </ul> <div class="wp-block-image"> <figure class="aligncenter size-large is-resized"><img loading="lazy" decoding="async" width="1024" height="656" src="//www.yakult-sh.com.cn/wp-content/uploads/2025/08/15-1-1024x656.png" alt="TDengine IDMP 搴旂敤鍦烘櫙锛氱數鍔ㄦ苯杞?- TDengine Database 鏃跺簭鏁版嵁搴? class="wp-image-32464" style="width:628px;height:auto" title="TDengine IDMP 搴旂敤鍦烘櫙锛氱數鍔ㄦ苯杞?- TDengine Database 鏃跺簭鏁版嵁搴? srcset="//www.yakult-sh.com.cn/wp-content/uploads/2025/08/15-1-1024x656.png 1024w, //www.yakult-sh.com.cn/wp-content/uploads/2025/08/15-1-300x192.png 300w, //www.yakult-sh.com.cn/wp-content/uploads/2025/08/15-1-768x492.png 768w, //www.yakult-sh.com.cn/wp-content/uploads/2025/08/15-1.png 1280w" sizes="auto, (max-width: 1024px) 100vw, 1024px" /></figure></div> <p></p> <h4 class="wp-block-heading">3.3.3 浣撻獙 AI 鍒嗘瀽</h4> <ul class="wp-block-list"> <li>鍦ㄥ乏渚ц祫婧愭祻瑙堝櫒涓紝鐐瑰嚮 <code>Electric Vehicle > 鍖椾含 > 涓滃煄 -> 涓滃崕闂ㄨ閬?-> ev-17</code> 鍏冪礌锛岄€氳繃涓婃柟璺緞瀵艰埅鑿滃崟閫夋嫨銆愬垎鏋愩€戯紝璺宠浆鑷宠鍏冪礌鐨?AI 鎺ㄨ崘鍒嗘瀽椤甸潰銆?/li> <li>绛夊緟 AI 鐢熸垚鍒嗘瀽闂鎺ㄨ崘鍚庯紝鎮ㄥ彲浠ユ牴鎹渶姹傝繘琛岄€夋嫨锛屼緥濡傦細鈥渆lectric_vehicle:ev-17鐨剆oc浣庝簬20%鏃讹紝鍙戝嚭娆¤鎶ヨ锛岃绠楀綋鏃跺钩鍧嘼attery_current,鐘舵€佺獥鍙b€濓紝鐐瑰嚮鎮ㄦ劅鍏磋叮鐨勯棶棰橀摼鎺ワ紝浠ヨ繘鍏ュ垎鏋愮紪杈戦〉闈紝鐐瑰嚮椤甸潰鏈€涓嬫柟鐨勩€愪繚瀛樸€戙€?/li> </ul> <div class="wp-block-image"> <figure class="aligncenter size-large is-resized"><img loading="lazy" decoding="async" width="1024" height="610" src="//www.yakult-sh.com.cn/wp-content/uploads/2025/08/16-1-1024x610.png" alt="TDengine IDMP 搴旂敤鍦烘櫙锛氱數鍔ㄦ苯杞?- TDengine Database 鏃跺簭鏁版嵁搴? class="wp-image-32465" style="width:704px;height:auto" title="TDengine IDMP 搴旂敤鍦烘櫙锛氱數鍔ㄦ苯杞?- TDengine Database 鏃跺簭鏁版嵁搴? srcset="//www.yakult-sh.com.cn/wp-content/uploads/2025/08/16-1-1024x610.png 1024w, //www.yakult-sh.com.cn/wp-content/uploads/2025/08/16-1-300x179.png 300w, //www.yakult-sh.com.cn/wp-content/uploads/2025/08/16-1-768x457.png 768w, //www.yakult-sh.com.cn/wp-content/uploads/2025/08/16-1.png 1280w" sizes="auto, (max-width: 1024px) 100vw, 1024px" /></figure></div> <p></p> <ul class="wp-block-list"> <li>閫€鍥炲埌鍒嗘瀽鍒楄〃涓紝鍗冲彲鏌ョ湅瀵瑰簲鐨勫垎鏋愩€?/li> </ul> <h4 class="wp-block-heading">3.4 鍋滄鏈嶅姟</h4> <p>濡傛灉鎯宠鍋滄褰撳墠鏈嶅姟锛岃緭鍏ヤ互涓嬪懡浠?/p> <pre class="wp-block-code"><code>鉃?docker compose down [+] Running 4/4 ✔ Container ev-mqtt Removed 0.2s ✔ Container tdengine-idmp Removed 10.4s ✔ Container tdengine-tsdb Removed 0.4s ✔ Network electric_vehicle_taos_net Removed</code></pre> <h2 class="wp-block-heading">4. 鏇村</h2> <p>闄や簡瀹瑰櫒鍖栭儴缃叉柟寮忎互澶栵紝TDengine 杩樻敮鎸?tar 鍖呭畨瑁呮柟寮忥紝鍚屾椂杩樻彁渚涗簯鏈嶅姟銆傝瑙侊細<a href="//idmpdocs.yakult-sh.com.cn/get-started/" rel="nofollow noopener" target="_blank">//idmpdocs.yakult-sh.com.cn/get-started/</a></p> <h2 class="wp-block-heading">5. 灏忕粨</h2> <p>鏈枃浠ユ楠ゅ垎瑙g殑鏂瑰紡锛屼粙缁嶄簡濡備綍浣跨敤 TDengine TSDB + TDengine IDMP 蹇€熸惌寤轰竴涓熀浜?MQTT 涓婃姤鏁版嵁鐨?鐢靛姩姹借溅鐩戞帶绯荤粺锛屾棤闇€涓撻棬鐨処T鎶€鑳斤紝鎼缓杩囩▼绠€娲佽€岄珮鏁堛€傛棩鍚庯紝濡傛灉鏈夋柊鐨勮溅杈嗛渶瑕佽绾冲叆鍒扮洃鎺х郴缁熶腑锛屾棤闇€鍒涘缓鍏冪礌锛孖DMP灏嗚嚜鍔ㄤ睛娴嬪埌鏂版帴鍏ョ殑杞﹁締銆佺撼鍏ョ洃鎺с€?/p> <p>鎼缓鏁翠釜鐩戞帶绯荤粺鐨勫伐浣滃嚑涔庨兘鍦?MQTT 鏁版嵁婧愮殑鍑嗗锛屾棤闇€缂栧啓澶嶆潅鐨?SQL 璇彞锛屾棤闇€鑴氭湰鍜屽叾浠栭厤缃紝鏃犻渶瀛︿範 Grafana锛屾棤闇€浜嗚В澶氬皯鐢靛姩姹借溅鐭ヨ瘑锛屽嵆鍙交鏉炬帉鎻$數鍔ㄦ苯杞︾殑杩愯鐘舵€侊紝瀹炴椂鐩戞帶鍜屽垎鏋愮數鍔ㄦ苯杞︾殑鐘舵€佸苟閲囧彇鐩稿簲鎺柦銆?/p> ]]></content:encoded> </item> <item> <title>TDengine IDMP 搴旂敤鍦烘櫙锛氬伐涓氶攨鐐夌洃鎺?/title> <link>//www.yakult-sh.com.cn/industrial-boiler-autopilot</link> <dc:creator><![CDATA[灏廡]]></dc:creator> <pubDate>Tue, 29 Jul 2025 04:52:03 +0000</pubDate> <category><![CDATA[IDMP搴旂敤鍦烘櫙]]></category> <guid isPermaLink="false">//www.yakult-sh.com.cn/?page_id=31830</guid> <description><![CDATA[鍩轰簬 鈥婳PC 涓棿浠?KEPServer鈥?閲囬泦鐕冪叅閿呯倝娓╁害銆佸帇鍔涖€佹祦閲忕瓑鍏抽敭鍙傛暟锛屽啓鍏?鈥婽Dengine TSDB鈥?鏃跺簭鏁版嵁搴擄紱閫氳繃 鈥婽Dengine IDMP鈥?鏋勫缓璧勪骇妯″瀷锛屽埄鐢?鈥婣I 鑷姩鐢熸垚鍙鍖栫湅鏉夸笌瀹炴椂鍒嗘瀽锛屽疄鐜板垎閽熺骇鎼缓楂樻晥銆佹櫤鑳界殑宸ヤ笟閿呯倝鐩戞帶绯荤粺鈥嬨€俔]></description> <content:encoded><![CDATA[ <h2 class="wp-block-heading">1. 绠€浠?/h2> <p>鏈枃浠ヤ竴涓伐涓氱噧鐓ら攨鐐夌郴缁熺洃鎺т负渚嬶紝璇︾粏浠嬬粛閫氳繃宸ヤ笟涓婂箍娉涗娇鐢ㄧ殑 OPC 涓棿浠惰蒋浠?KEPServer锛岃交鏉鹃噰闆嗘俯搴︺€佸帇鍔涖€佹祦閲忋€佺數娴佺瓑閲嶈鍙傛暟锛屽皢鏁版嵁鍐欏叆 TDengine <a href="//www.yakult-sh.com.cn/tsdb" data-internallinksmanager029f6b8e52c="8" title="TSDB" target="_blank" rel="noopener">TSDB</a> <a href="//www.yakult-sh.com.cn/" data-internallinksmanager029f6b8e52c="2" title="鏃跺簭鏁版嵁搴? target="_blank" rel="noopener">鏃跺簭鏁版嵁搴?/a>锛岀劧鍚庨€氳繃 TDengine <a href="//www.yakult-sh.com.cn/idmp" data-internallinksmanager029f6b8e52c="15" title="TDengine IDMP">IDMP</a> 鏋勫缓璧勪骇妯″瀷锛屽埄鐢?AI 鑷姩鐢熸垚鍙鍖栭潰鏉垮拰瀹炴椂鍒嗘瀽锛屽疄鐜板垎閽熺骇鎼缓楂樻晥銆佹櫤鑳界殑宸ヤ笟閲嶈瑁呯疆鐨勭洃鎺х郴缁熴€?/p> <p>宸ヤ笟閿呯倝鏄澶氳涓氱殑鍏抽敭璁惧锛屼负鍙戠數銆佸寲宸ョ敓浜с€佸喍閲戝拰閫犵焊绛夊伐涓氳繃绋嬫彁渚涘繀闇€鐨勭儹閲忓拰钂告苯锛屽鏋滃仠鐐夋淇垨鑰呴攨鐐夊嚭鐜版晠闅滐紝灏嗛潰涓村仠宸ュ仠浜х殑椋庨櫓銆傚伐鍘傜殑閿呯倝鎴块噰鐢ㄩ攨鐐夌殑鍙版暟锛屽簲鏍规嵁鐑礋鑽风殑璋冨害銆侀攨鐐夋淇拰鎵╁缓鐨勫彲鑳芥€х瓑鍥犵礌纭畾锛?涓€鑸笉灏戜簬涓ゅ彴銆傛湰绀轰緥妯℃嫙宸ュ巶鍐呬袱鍙伴攨鐐夛紝鍙牴鎹渶瑕佹坊鍔犳洿澶氥€?/p> <p>鍦ㄨ繖涓柟妗堜腑锛孴Dengine TSDB + TDengine IDMP 鐨勭粍鍚堣兘澶熶负鎮ㄥ甫鏉ュ洓澶уソ澶勶細</p> <ol start="1" class="wp-block-list"> <li>鈥滃崟鍒楁ā鍨嬧€濆揩閫熻祫浜у缓妯★細TDengine IDMP 涓?TDengine TSDB 鏃犵紳闆嗘垚锛岀被浼奸攨鐐夎繖鏍风殑閲嶈宸ヤ笟瑁呯疆鐨勬暟鎹線寰€鏄互鍗曞垪妯″瀷鍐欏叆 TSDB 锛屽湪 IDMP 鍙互蹇€熻繘琛岃祫浜у缓妯★紝骞朵互鏍戝舰缁撴瀯鐨勬柟寮忓睍鐜拌鐩戞帶鐨勫璞★紝璁惧璧勪骇涓€鐩簡鐒躲€?/li> <li>鏃犻棶鏅烘帹锛屾暟鎹嚜宸辫璇濓細涓嶇敤鍦?TDengine 渚у仛浠讳綍閰嶇疆锛屼笉鐢ㄨ剼鏈紝涓嶇敤鎻愰棶锛孖DMP 浼氬熀浜庨噰闆嗙殑鏁版嵁锛岃嚜鍔ㄥ垽鏂负 宸ヤ笟閿呯倝 鐩戞祴鍦烘櫙锛岃嚜鍔ㄤ负鎮ㄦ帹鑽愰潰鏉垮拰瀹炴椂棰勮锛岄攨鐐夌郴缁熺殑杩愯鐘舵€佸敖鍦ㄦ帉鎺т箣涓€?/li> <li>鏅鸿兘闂暟锛岄殢闂殢绛旓細涓嶇敤 SQL锛屼笉鐢ㄤ换浣曡剼鏈瑷€锛屼綘鍙鐢ㄨ嚜鐒惰瑷€璇村嚭鎰熷叴瓒g殑鏁版嵁鍒嗘瀽鎴栭潰鏉匡紝IDMP 灏嗕細鑷姩甯偍鍒涘缓锛屾妸鏁版嵁鍙鍖栦笌鍒嗘瀽鐨勪娇鐢ㄩ棬妲涢檷涓?0銆?/li> <li>濡傛灉娣诲姞鏂扮殑琚洃娴嬬殑瑁呯疆鎴栬澶囷紝鍙閰嶇疆濂?KEPServer锛屽湪 TDengine 渚т笉鐢ㄥ仛浠讳綍璁剧疆鍜屾搷浣滐紝瑁呯疆鎴栬澶囧氨琚嚜鍔ㄧ殑鍔犲叆鍒扮洃娴嬬殑瀵硅薄涓紝鏈€澶х▼搴﹁妭鐪佷汉鍔涖€?/li> </ol> <h2 class="wp-block-heading">2. 鍓嶆彁鏉′欢</h2> <ul class="wp-block-list"> <li>TDengine 浜戞湇鍔″疄渚嬨€傚鏋滄偍娌℃湁鍙敤鐨?TDengine 浜戞湇鍔″疄渚嬶紝鍙互<a href="//cloud.yakult-sh.com.cn/auth" rel="nofollow noopener" target="_blank">鍏嶈垂娉ㄥ唽</a></li> </ul> <ul class="wp-block-list"> <li>琚洃鎺х殑宸ヤ笟閿呯倝瑁呯疆銆備负渚夸簬婕旂ず锛屾垜浠噰鐢?a href="//www.kaggle.com/" rel="nofollow noopener" target="_blank">kaggle.com</a>涓婄殑鍏紑鏁版嵁闆嗭細<a href="//www.kaggle.com/datasets/nikitamanaenkov/time-series-of-industrial-boiler-operations" rel="nofollow noopener" target="_blank">//www.kaggle.com/datasets/nikitamanaenkov/time-series-of-industrial-boiler-operations</a>銆傝鏁版嵁闆嗕负娴欐睙鐪佹煇鍖栧伐鍘傜殑鐕冪叅閿呯倝鐨勯噸瑕佺洃鎺у弬鏁帮紙鍏?0涓級锛岄噰鏍烽鐜囦负5绉掋€?<ul class="wp-block-list"> <li>鏁版嵁闆?code>data.csv</code>鐢ㄦ潵妯℃嫙閿呯倝1锛岄噸鍛藉悕涓猴細Boiler1.csv</li> <li>鏁版嵁闆?code>data_AutoReg.csv</code>鐢ㄦ潵妯℃嫙閿呯倝2锛岄噸鍛藉悕涓猴細Boiler2.csv</li> </ul> </li> </ul> <ul class="wp-block-list"> <li>KEPServer 鐜宸插叿澶囥€傛湰绀轰緥鏈嶅姟鍣↖P鍦板潃锛?code>192.168.1.66</code>锛岃鏍规嵁鎮ㄨ嚜宸辩殑鐜鏇挎崲銆?/li> </ul> <h2 class="wp-block-heading">3. 閰嶇疆鎸囧崡</h2> <h3 class="wp-block-heading">3.1 鍒涘缓 IDMP 浜戞湇鍔″疄渚?/h3> <ol start="1" class="wp-block-list"> <li>浣跨敤鎮ㄧ殑璐﹀彿锛岀櫥褰?<a href="//cloud.yakult-sh.com.cn/auth/login" rel="nofollow noopener" target="_blank">TDengine Cloud</a>锛屽湪寮瑰嚭鐨?TDengine 瀹炰緥閫夋嫨妗嗕腑锛岄€夋嫨鈥淚DMP锛堝伐涓氭暟鎹鐞嗗钩鍙帮級鈥濄€?/li> <li>鍦ㄥ疄渚嬮厤缃〉闈紝鍒嗗埆閰嶇疆 IDMP 瀹炰緥鍜?TSDB 瀹炰緥鐨勪俊鎭拰璁¤垂鏂规锛?<ul class="wp-block-list"> <li>IDMP锛堝伐涓氭暟鎹鐞嗗钩鍙帮級锛?<ul class="wp-block-list"> <li>瀹炰緥鍚嶇О锛歜oiler-idmp</li> <li>璁¤垂鏂规锛欼DMP-鍏ラ棬鐗?/li> </ul> </li> <li>TSDB锛堟椂搴忔暟鎹簱锛?<ul class="wp-block-list"> <li>瀹炰緥鍚嶇О锛歜oiler-tsdb</li> <li>璁¤垂鏂规锛氬叆闂ㄧ増</li> </ul> </li> </ul> </li> <li>绛夊緟 IDMP 瀹炰緥鍚姩鍚庯紝閫夋嫨鍔犺浇涓€涓満鏅殑绀轰緥鏁版嵁锛屽嵆鍙繘鍏?IDMP 浜戞湇鍔$殑涓婚〉闈€?/li> </ol> <p>璇存槑锛歍Dengine IDMP 鏈嶅姟榛樿浣跨敤 TDengine TSDB 浣滀负鍏舵暟鎹簮锛屽湪 IDMP 浜戞湇鍔″疄渚嬪垱寤鸿繃绋嬩腑锛屼細鑷姩鍒涘缓鍒颁笂杩?TSDB 鐨勮繛鎺ャ€?/p> <h3 class="wp-block-heading">3.2 鍦?TSDB 浜戞湇鍔″疄渚嬪垱寤?DB</h3> <ol start="1" class="wp-block-list"> <li>杩涘叆 IDMP 浜戞湇鍔″疄渚嬬殑涓婚〉闈㈠悗锛岀偣鍑诲彸涓婅涓嬫媺鑿滃崟涓殑銆愮鐞嗗悗鍙般€戙€?/li> <li>鍦ㄧ鐞嗗悗鍙伴〉闈㈢偣鍑汇€愪簯璧勬簮绠$悊銆戯紝杩涘叆浜戣祫婧愮鐞嗛〉闈€?/li> <li>鍦ㄥ疄渚嬪垪琛ㄤ腑鎵惧埌 boiler-tsdb 瀹炰緥锛岀偣鍑汇€怲SDB 浜戞湇鍔°€戯紝杩涘叆 TSDB 浜戞湇鍔¢〉闈€?/li> <li>鍦ㄥ乏渚х偣鍑汇€愭暟鎹祻瑙堝櫒銆戯紝鍦ㄦ暟鎹祻瑙堝櫒椤甸潰鐐瑰嚮銆愬垱寤烘暟鎹簱銆戙€?/li> <li>璁剧疆鏁版嵁搴撳悕绉颁负 db_boiler锛屽畬鎴?DB 鍒涘缓銆?/li> </ol> <h3 class="wp-block-heading">3.3 KEPServer 閰嶇疆</h3> <p>鍦ㄧ郴缁熶腑鏂板缓ODBC 鏁版嵁婧?code>CSV_Boiler</code>锛岄€夋嫨椹卞姩<code>Microsoft Text Driver (*.txt; *.csv)</code> 锛岄€夋嫨鏁版嵁闆嗘墍鍦ㄧ殑鐩綍銆?/p> <p>鍦?KEPServer 娣诲姞閫氶亾<code>閿呯倝鎴?/code>锛?code>Advanced Simulator</code>椹卞姩锛屻€怐ata Source銆戦€?<code>CSV_Boiler</code></p> <div class="wp-block-image"> <figure class="aligncenter size-large is-resized"><img loading="lazy" decoding="async" width="1024" height="712" src="//www.yakult-sh.com.cn/wp-content/uploads/2025/07/1-3-1024x712.png" alt="TDengine IDMP 搴旂敤鍦烘櫙锛氬伐涓氶攨鐐夌洃鎺?- TDengine Database 鏃跺簭鏁版嵁搴? class="wp-image-31865" style="width:525px;height:auto" title="TDengine IDMP 搴旂敤鍦烘櫙锛氬伐涓氶攨鐐夌洃鎺?- TDengine Database 鏃跺簭鏁版嵁搴? srcset="//www.yakult-sh.com.cn/wp-content/uploads/2025/07/1-3-1024x712.png 1024w, //www.yakult-sh.com.cn/wp-content/uploads/2025/07/1-3-300x209.png 300w, //www.yakult-sh.com.cn/wp-content/uploads/2025/07/1-3-768x534.png 768w, //www.yakult-sh.com.cn/wp-content/uploads/2025/07/1-3.png 1280w" sizes="auto, (max-width: 1024px) 100vw, 1024px" /></figure></div> <p></p> <div class="wp-block-image"> <figure class="aligncenter size-large is-resized"><img loading="lazy" decoding="async" width="1024" height="864" src="//www.yakult-sh.com.cn/wp-content/uploads/2025/07/2-5-1024x864.png" alt="TDengine IDMP 搴旂敤鍦烘櫙锛氬伐涓氶攨鐐夌洃鎺?- TDengine Database 鏃跺簭鏁版嵁搴? class="wp-image-31866" style="width:524px;height:auto" title="TDengine IDMP 搴旂敤鍦烘櫙锛氬伐涓氶攨鐐夌洃鎺?- TDengine Database 鏃跺簭鏁版嵁搴? srcset="//www.yakult-sh.com.cn/wp-content/uploads/2025/07/2-5-1024x864.png 1024w, //www.yakult-sh.com.cn/wp-content/uploads/2025/07/2-5-300x253.png 300w, //www.yakult-sh.com.cn/wp-content/uploads/2025/07/2-5-768x648.png 768w, //www.yakult-sh.com.cn/wp-content/uploads/2025/07/2-5.png 1200w" sizes="auto, (max-width: 1024px) 100vw, 1024px" /></figure></div> <p></p> <p>娣诲姞璁惧<code>閿呯倝1</code>锛岄€夋嫨瀵瑰簲鐨勬暟鎹泦<code>Boiler1.csv</code>,銆怰ecord Selection Interval銆戣缃负<code>5000ms</code>銆?/p> <p>鍚屾牱鐨勬柟寮忔坊鍔犺澶?code>閿呯倝2</code>銆?/p> <div class="wp-block-image"> <figure class="aligncenter size-large is-resized"><img loading="lazy" decoding="async" width="964" height="1024" src="//www.yakult-sh.com.cn/wp-content/uploads/2025/07/3-3-964x1024.png" alt="TDengine IDMP 搴旂敤鍦烘櫙锛氬伐涓氶攨鐐夌洃鎺?- TDengine Database 鏃跺簭鏁版嵁搴? class="wp-image-31867" style="width:537px;height:auto" title="TDengine IDMP 搴旂敤鍦烘櫙锛氬伐涓氶攨鐐夌洃鎺?- TDengine Database 鏃跺簭鏁版嵁搴? srcset="//www.yakult-sh.com.cn/wp-content/uploads/2025/07/3-3-964x1024.png 964w, //www.yakult-sh.com.cn/wp-content/uploads/2025/07/3-3-282x300.png 282w, //www.yakult-sh.com.cn/wp-content/uploads/2025/07/3-3-768x816.png 768w, //www.yakult-sh.com.cn/wp-content/uploads/2025/07/3-3.png 1200w" sizes="auto, (max-width: 964px) 100vw, 964px" /></figure></div> <p></p> <div class="wp-block-image"> <figure class="aligncenter size-large is-resized"><img loading="lazy" decoding="async" width="967" height="1024" src="//www.yakult-sh.com.cn/wp-content/uploads/2025/07/4-3-967x1024.png" alt="TDengine IDMP 搴旂敤鍦烘櫙锛氬伐涓氶攨鐐夌洃鎺?- TDengine Database 鏃跺簭鏁版嵁搴? class="wp-image-31868" style="width:539px;height:auto" title="TDengine IDMP 搴旂敤鍦烘櫙锛氬伐涓氶攨鐐夌洃鎺?- TDengine Database 鏃跺簭鏁版嵁搴? srcset="//www.yakult-sh.com.cn/wp-content/uploads/2025/07/4-3-967x1024.png 967w, //www.yakult-sh.com.cn/wp-content/uploads/2025/07/4-3-283x300.png 283w, //www.yakult-sh.com.cn/wp-content/uploads/2025/07/4-3-768x813.png 768w, //www.yakult-sh.com.cn/wp-content/uploads/2025/07/4-3.png 1200w" sizes="auto, (max-width: 967px) 100vw, 967px" /></figure></div> <p></p> <p>銆愯繍琛屾椂銆?銆愯繛鎺ャ€戯紝杩炴帴鍒拌繍琛屾椂锛岀偣鍑昏澶?code>閿呯倝1</code>鍜?code>閿呯倝2</code>锛屼細鍙戠幇鏍囪锛堢偣浣嶏級宸茶嚜鍔ㄧ敓鎴愶細</p> <div class="wp-block-image"> <figure class="aligncenter size-large is-resized"><img loading="lazy" decoding="async" width="1024" height="592" src="//www.yakult-sh.com.cn/wp-content/uploads/2025/07/5-2-1024x592.png" alt="TDengine IDMP 搴旂敤鍦烘櫙锛氬伐涓氶攨鐐夌洃鎺?- TDengine Database 鏃跺簭鏁版嵁搴? class="wp-image-31869" style="width:612px;height:auto" title="TDengine IDMP 搴旂敤鍦烘櫙锛氬伐涓氶攨鐐夌洃鎺?- TDengine Database 鏃跺簭鏁版嵁搴? srcset="//www.yakult-sh.com.cn/wp-content/uploads/2025/07/5-2-1024x592.png 1024w, //www.yakult-sh.com.cn/wp-content/uploads/2025/07/5-2-300x173.png 300w, //www.yakult-sh.com.cn/wp-content/uploads/2025/07/5-2-768x444.png 768w, //www.yakult-sh.com.cn/wp-content/uploads/2025/07/5-2.png 1280w" sizes="auto, (max-width: 1024px) 100vw, 1024px" /></figure></div> <p></p> <p>鑷姩鐢熸垚鐨勬爣璁板悕绉扮殑鍙鎬ц緝宸€傚杩欎簺鏍囪杩涜鍒嗙粍銆侀噸鍛藉悕锛屽緱鍒扮偣琛ㄦ枃浠讹細</p> <div class="wp-block-file aligncenter"><a id="wp-block-file--media-61187ae3-6792-4081-94bc-ae5990ac1be5" href="//www.yakult-sh.com.cn/wp-content/uploads/2025/07/閿呯倝1.csv">閿呯倝1</a><a href="//www.yakult-sh.com.cn/wp-content/uploads/2025/07/閿呯倝1.csv" class="wp-block-file__button wp-element-button" aria-describedby="wp-block-file--media-61187ae3-6792-4081-94bc-ae5990ac1be5" download>涓嬭浇</a></div> <p></p> <div class="wp-block-file aligncenter"><a id="wp-block-file--media-4fc41bfd-1615-4703-88d1-c14ad6abc586" href="//www.yakult-sh.com.cn/wp-content/uploads/2025/07/閿呯倝2.csv">閿呯倝2</a><a href="//www.yakult-sh.com.cn/wp-content/uploads/2025/07/閿呯倝2.csv" class="wp-block-file__button wp-element-button" aria-describedby="wp-block-file--media-4fc41bfd-1615-4703-88d1-c14ad6abc586" download>涓嬭浇</a></div> <p></p> <p>鍒犻櫎 KEPServer 鑷姩鐢熸垚鐨勬爣璁般€傚湪璁惧<code>閿呯倝1</code>鍙抽敭->銆愬鍏?CSV銆戯紝閫夋嫨<code>閿呯倝1.csv</code>鏂囦欢锛屽鍏ユ爣璁般€傚悓鏍风殑鏂瑰紡瀹屾垚璁惧<code>閿呯倝2</code>鐨勬爣璁板鍏ャ€?/p> <div class="wp-block-image"> <figure class="aligncenter size-large is-resized"><img loading="lazy" decoding="async" width="1024" height="506" src="//www.yakult-sh.com.cn/wp-content/uploads/2025/07/6-2-1024x506.png" alt="TDengine IDMP 搴旂敤鍦烘櫙锛氬伐涓氶攨鐐夌洃鎺?- TDengine Database 鏃跺簭鏁版嵁搴? class="wp-image-31872" style="width:611px;height:auto" title="TDengine IDMP 搴旂敤鍦烘櫙锛氬伐涓氶攨鐐夌洃鎺?- TDengine Database 鏃跺簭鏁版嵁搴? srcset="//www.yakult-sh.com.cn/wp-content/uploads/2025/07/6-2-1024x506.png 1024w, //www.yakult-sh.com.cn/wp-content/uploads/2025/07/6-2-300x148.png 300w, //www.yakult-sh.com.cn/wp-content/uploads/2025/07/6-2-768x379.png 768w, //www.yakult-sh.com.cn/wp-content/uploads/2025/07/6-2.png 1280w" sizes="auto, (max-width: 1024px) 100vw, 1024px" /></figure></div> <p></p> <p>銆愬伐鍏枫€?>銆愬惎鍔?OPC Quick Client銆戯紝楠岃瘉鏁版嵁鏄惁姝g‘妯℃嫙鐢熸垚锛?/p> <div class="wp-block-image"> <figure class="aligncenter size-large is-resized"><img loading="lazy" decoding="async" width="1024" height="468" src="//www.yakult-sh.com.cn/wp-content/uploads/2025/07/7-2-1024x468.png" alt="TDengine IDMP 搴旂敤鍦烘櫙锛氬伐涓氶攨鐐夌洃鎺?- TDengine Database 鏃跺簭鏁版嵁搴? class="wp-image-31873" style="width:606px;height:auto" title="TDengine IDMP 搴旂敤鍦烘櫙锛氬伐涓氶攨鐐夌洃鎺?- TDengine Database 鏃跺簭鏁版嵁搴? srcset="//www.yakult-sh.com.cn/wp-content/uploads/2025/07/7-2-1024x468.png 1024w, //www.yakult-sh.com.cn/wp-content/uploads/2025/07/7-2-300x137.png 300w, //www.yakult-sh.com.cn/wp-content/uploads/2025/07/7-2-768x351.png 768w, //www.yakult-sh.com.cn/wp-content/uploads/2025/07/7-2.png 1280w" sizes="auto, (max-width: 1024px) 100vw, 1024px" /></figure></div> <p></p> <h3 class="wp-block-heading">3.4 闆朵唬鐮佸啓鍏?OPC 鏁版嵁鍒?TSDB</h3> <p>杩愯 boiler-tsdb 瀹炰緥锛屽垱寤?OPC 鏁版嵁鍐欏叆浠诲姟銆?/p> <p>鍥犱负鏈ず渚嬩娇鐢ㄧ殑浜戞湇鍔″湪澶栫綉锛岄渶瑕佸湪鑳借闂埌 KEPServer 鎵€鍦ㄧ殑鍐呯綉鐨勬煇鍙拌绠楁満涓婂畨瑁?taosX Agent锛屼互纭繚 TSDB 鑳借闂埌 OPC Server銆傛湰绀轰緥鎶?taosX Agent 瀹夎鍦ㄦ湰鍦版湇鍔″櫒<code>192.168.1.66</code></p> <p>鍒涘缓鏁版嵁鍐欏叆浠诲姟 <code>DataIn_Boiler</code>锛岀被鍨嬩负 <code>OPC-UA</code>锛屽垱寤轰唬鐞?<code>opcuaAgent</code>锛屾寜鎻愮ず灏嗙鐐瑰拰鐢熸垚鐨勪护鐗屽鍒跺埌鏈湴鏈嶅姟鍣ㄤ笂鐨?<code>agent.toml</code> 鏂囦欢锛屽惎鍔?code>taosX Agent</code>鏈嶅姟锛屻€愭鏌ヤ唬鐞嗘槸鍚﹁繛鎺ユ甯搞€戙€?/p> <p>鍦ㄣ€愯繛鎺ラ厤缃€戯紝濉啓鏈嶅姟鍦板潃 <code>192.168.1.66:49320</code>锛岄€夋嫨OPC UA閰嶇疆鐨勫畨鍏ㄦā寮忥紝妫€鏌ヨ繛閫氭€с€?/p> <p>濡傛灉鎻愮ず <code>鎮ㄧ殑鏁版嵁婧愬彲浠ヨ繛閫?/code>锛?鍒欒鏄?KEPServer 鐨?OPC-UA 宸茶兘姝e父璁块棶銆?/p> <div class="wp-block-image"> <figure class="aligncenter size-large is-resized"><img loading="lazy" decoding="async" width="1024" height="928" src="//www.yakult-sh.com.cn/wp-content/uploads/2025/07/8-2-1024x928.png" alt="TDengine IDMP 搴旂敤鍦烘櫙锛氬伐涓氶攨鐐夌洃鎺?- TDengine Database 鏃跺簭鏁版嵁搴? class="wp-image-31874" style="width:341px;height:auto" title="TDengine IDMP 搴旂敤鍦烘櫙锛氬伐涓氶攨鐐夌洃鎺?- TDengine Database 鏃跺簭鏁版嵁搴? srcset="//www.yakult-sh.com.cn/wp-content/uploads/2025/07/8-2-1024x928.png 1024w, //www.yakult-sh.com.cn/wp-content/uploads/2025/07/8-2-300x272.png 300w, //www.yakult-sh.com.cn/wp-content/uploads/2025/07/8-2-768x696.png 768w, //www.yakult-sh.com.cn/wp-content/uploads/2025/07/8-2.png 1182w" sizes="auto, (max-width: 1024px) 100vw, 1024px" /></figure></div> <p></p> <div class="wp-block-image"> <figure class="aligncenter size-large is-resized"><img loading="lazy" decoding="async" width="1024" height="858" src="//www.yakult-sh.com.cn/wp-content/uploads/2025/07/9-2-1024x858.png" alt="TDengine IDMP 搴旂敤鍦烘櫙锛氬伐涓氶攨鐐夌洃鎺?- TDengine Database 鏃跺簭鏁版嵁搴? class="wp-image-31875" style="width:597px;height:auto" title="TDengine IDMP 搴旂敤鍦烘櫙锛氬伐涓氶攨鐐夌洃鎺?- TDengine Database 鏃跺簭鏁版嵁搴? srcset="//www.yakult-sh.com.cn/wp-content/uploads/2025/07/9-2-1024x858.png 1024w, //www.yakult-sh.com.cn/wp-content/uploads/2025/07/9-2-300x251.png 300w, //www.yakult-sh.com.cn/wp-content/uploads/2025/07/9-2-768x643.png 768w, //www.yakult-sh.com.cn/wp-content/uploads/2025/07/9-2.png 1280w" sizes="auto, (max-width: 1024px) 100vw, 1024px" /></figure></div> <p></p> <p>鍦ㄣ€愮偣浣嶉泦銆?>銆愰€夋嫨鏁版嵁鐐逛綅銆?/p> <p>鏍硅妭鐐笽D 濉啓 <code>ns=2;s=閿呯倝鎴?/code>锛屽懡鍚嶇┖闂村彲閫夊彲涓嶉€夛紝瓒呯骇琛ㄥ悕绉?<code>opc_boilers</code>锛岃〃鍚嶇О <code>t_{id}</code>锛?/p> <p>閲囬泦妯″紡涓?<code>observe</code>锛岄噰闆嗛棿闅?<code>5</code>s锛?/p> <p>鐐逛綅鏇存柊妯″紡 閫夋嫨 <code>update</code>锛屾湭鏉ュ鏋?OPC Server 鍙戠敓鐐逛綅鍙樻洿锛孴Dengine 灏嗚嚜鍔ㄨ幏鍙栨柊澧炴垨鍙樻洿鐨勭偣浣嶃€?/p> <div class="wp-block-image"> <figure class="aligncenter size-large is-resized"><img loading="lazy" decoding="async" width="1024" height="558" src="//www.yakult-sh.com.cn/wp-content/uploads/2025/07/10-2-1024x558.png" alt="TDengine IDMP 搴旂敤鍦烘櫙锛氬伐涓氶攨鐐夌洃鎺?- TDengine Database 鏃跺簭鏁版嵁搴? class="wp-image-31876" style="width:663px;height:auto" title="TDengine IDMP 搴旂敤鍦烘櫙锛氬伐涓氶攨鐐夌洃鎺?- TDengine Database 鏃跺簭鏁版嵁搴? srcset="//www.yakult-sh.com.cn/wp-content/uploads/2025/07/10-2-1024x558.png 1024w, //www.yakult-sh.com.cn/wp-content/uploads/2025/07/10-2-300x164.png 300w, //www.yakult-sh.com.cn/wp-content/uploads/2025/07/10-2-768x419.png 768w, //www.yakult-sh.com.cn/wp-content/uploads/2025/07/10-2.png 1280w" sizes="auto, (max-width: 1024px) 100vw, 1024px" /></figure></div> <p></p> <p>銆愭柊澧炪€戞垚鍔燂紝銆愭煡鐪嬨€戜换鍔$姸鎬併€傛樉绀虹郴缁熷凡鑷姩鍒涘缓琛ㄥ苟鍐欏叆鏁版嵁銆?/p> <div class="wp-block-image"> <figure class="aligncenter size-large is-resized"><img loading="lazy" decoding="async" width="1024" height="558" src="//www.yakult-sh.com.cn/wp-content/uploads/2025/07/11-4-1024x558.png" alt="TDengine IDMP 搴旂敤鍦烘櫙锛氬伐涓氶攨鐐夌洃鎺?- TDengine Database 鏃跺簭鏁版嵁搴? class="wp-image-31877" style="width:665px;height:auto" title="TDengine IDMP 搴旂敤鍦烘櫙锛氬伐涓氶攨鐐夌洃鎺?- TDengine Database 鏃跺簭鏁版嵁搴? srcset="//www.yakult-sh.com.cn/wp-content/uploads/2025/07/11-4-1024x558.png 1024w, //www.yakult-sh.com.cn/wp-content/uploads/2025/07/11-4-300x164.png 300w, //www.yakult-sh.com.cn/wp-content/uploads/2025/07/11-4-768x419.png 768w, //www.yakult-sh.com.cn/wp-content/uploads/2025/07/11-4.png 1280w" sizes="auto, (max-width: 1024px) 100vw, 1024px" /></figure></div> <p></p> <h3 class="wp-block-heading">3.5 鍦?IDMP 涓垱寤哄厓绱犳ā鏉?/h3> <p>鐧诲綍 IDMP 瀹炰緥锛屽垱寤哄厓绱犳ā鏉垮強鍏冪礌锛屽皢 TDengine TSDB 鐨勬暟鎹姞杞借嚦 TDengine IDMP銆?/p> <p>棣栧厛鍒涘缓鍏冪礌妯℃澘銆?/p> <p>銆愬熀纭€搴撱€?>銆愬厓绱犳ā鏉裤€?>銆愭柊寤哄厓绱犳ā鏉裤€戯紝銆愭ā鏉垮悕绉般€戝~ <code>椋庨亾绯荤粺</code>锛屻€愬厓绱犲懡鍚嶆ā寮忋€戜负 <code>妯℃澘鍚嶇О</code> 鍗?<code>${Template#name}</code>锛屻€愪繚瀛樸€?/p> <p>鍙充笂瑙掑垏鎹㈣嚦 <code>鍏冪礌妯℃澘 > 椋庨亾绯荤粺 > 灞炴€ч潰鏉?/code> 锛屻€愭柊澧炲睘鎬фā鏉裤€戯紝銆愬悕绉般€戝~ <code>鍥為瀹ゆ祦閲?(鍙?</code>锛屻€愬€肩被鍨嬨€戦€?<code>Double</code> , 銆愭樉绀虹殑灏忔暟浣嶆暟銆?code>2</code>锛屻€愯閲忓崟浣嶅垎绫汇€戦€?<code>浣撶Н娴侀噺</code>锛屻€愰粯璁よ閲忓崟浣嶃€戦€?<code>绔嬫柟绫虫瘡灏忔椂</code>锛屻€愭樉绀鸿閲忓崟浣嶃€戦€?<code>绔嬫柟绫虫瘡灏忔椂</code>锛屻€愭暟鎹紩鐢ㄧ被鍨嬨€戦€?<code>TDengine 鎸囨爣</code></p> <div class="wp-block-image"> <figure class="aligncenter size-large is-resized"><img loading="lazy" decoding="async" width="1024" height="589" src="//www.yakult-sh.com.cn/wp-content/uploads/2025/07/12-2-1024x589.png" alt="TDengine IDMP 搴旂敤鍦烘櫙锛氬伐涓氶攨鐐夌洃鎺?- TDengine Database 鏃跺簭鏁版嵁搴? class="wp-image-31878" style="width:665px;height:auto" title="TDengine IDMP 搴旂敤鍦烘櫙锛氬伐涓氶攨鐐夌洃鎺?- TDengine Database 鏃跺簭鏁版嵁搴? srcset="//www.yakult-sh.com.cn/wp-content/uploads/2025/07/12-2-1024x589.png 1024w, //www.yakult-sh.com.cn/wp-content/uploads/2025/07/12-2-300x173.png 300w, //www.yakult-sh.com.cn/wp-content/uploads/2025/07/12-2-768x442.png 768w, //www.yakult-sh.com.cn/wp-content/uploads/2025/07/12-2.png 1280w" sizes="auto, (max-width: 1024px) 100vw, 1024px" /></figure></div> <p></p> <div class="wp-block-image"> <figure class="aligncenter size-large is-resized"><img loading="lazy" decoding="async" width="1024" height="736" src="//www.yakult-sh.com.cn/wp-content/uploads/2025/07/13-2-1024x736.png" alt="TDengine IDMP 搴旂敤鍦烘櫙锛氬伐涓氶攨鐐夌洃鎺?- TDengine Database 鏃跺簭鏁版嵁搴? class="wp-image-31879" style="width:666px;height:auto" title="TDengine IDMP 搴旂敤鍦烘櫙锛氬伐涓氶攨鐐夌洃鎺?- TDengine Database 鏃跺簭鏁版嵁搴? srcset="//www.yakult-sh.com.cn/wp-content/uploads/2025/07/13-2-1024x736.png 1024w, //www.yakult-sh.com.cn/wp-content/uploads/2025/07/13-2-300x216.png 300w, //www.yakult-sh.com.cn/wp-content/uploads/2025/07/13-2-768x552.png 768w, //www.yakult-sh.com.cn/wp-content/uploads/2025/07/13-2.png 1280w" sizes="auto, (max-width: 1024px) 100vw, 1024px" /></figure></div> <p></p> <p>鍦ㄥ脊鍑虹殑銆愭暟鎹紩鐢ㄨ〃杈惧紡銆戝~鍐欙細銆愯繛鎺ャ€?code>boiler-tsdb</code>锛涖€愭暟鎹簱銆?code>db_boiler</code>锛涖€愭簮琛ㄥ悕绉版ā寮忋€?code>t_閿呯倝鎴縚閿呯倝${KEYWORD1}_${Template#name}_鍥為瀹ゆ祦閲?(鍙?</code>锛涖€愬垪銆?code>val</code></p> <p>棣栨娣诲姞 <code>${KEYWORD1}</code> 鏃讹紝绯荤粺瑕佹眰銆愯杈撳叆鍏抽敭瀛楁弿杩般€戯紝姝ゅ濉啓 <code>璇疯緭鍏ラ攨鐐夌紪鍙凤紙姝f暣鏁帮級</code></p> <div class="wp-block-image"> <figure class="aligncenter size-large is-resized"><img loading="lazy" decoding="async" width="1024" height="558" src="//www.yakult-sh.com.cn/wp-content/uploads/2025/07/14-1-1024x558.png" alt="TDengine IDMP 搴旂敤鍦烘櫙锛氬伐涓氶攨鐐夌洃鎺?- TDengine Database 鏃跺簭鏁版嵁搴? class="wp-image-31880" style="width:670px;height:auto" title="TDengine IDMP 搴旂敤鍦烘櫙锛氬伐涓氶攨鐐夌洃鎺?- TDengine Database 鏃跺簭鏁版嵁搴? srcset="//www.yakult-sh.com.cn/wp-content/uploads/2025/07/14-1-1024x558.png 1024w, //www.yakult-sh.com.cn/wp-content/uploads/2025/07/14-1-300x164.png 300w, //www.yakult-sh.com.cn/wp-content/uploads/2025/07/14-1-768x419.png 768w, //www.yakult-sh.com.cn/wp-content/uploads/2025/07/14-1.png 1280w" sizes="auto, (max-width: 1024px) 100vw, 1024px" /></figure></div> <p></p> <p>璇存槑锛?/p> <ul class="wp-block-list"> <li>鏇挎崲瀛楃涓?KEYWORD 鍦ㄥ叿浣撶殑鍏冪礌妯℃澘鍐呮湁鏁堬紝鍚屼釜鍏冪礌妯℃澘鍐呭鏋滅敤鍒扮浉鍚?KEYWORD锛屽彧闇€鍒涘缓涓€娆°€?/li> <li>濡傛灉鏄墜宸ユ柊寤虹殑鍏冪礌妯℃澘涔熺敤鍒?KEYWORD锛屽繀椤荤偣銆?銆戞樉寮忓垱寤猴紱濡傛灉鏄€氳繃澶嶅埗鍏冪礌妯℃澘锛屽垯涓嶇敤銆?/li> </ul> <p>澶嶅埗灞炴€фā鏉?code>鍥為瀹ゆ祦閲?(鍙?</code>锛岀矘璐村苟缂栬緫寰楀嚭鍙︿竴涓睘鎬фā鏉?code>鍥為瀹ゆ祦閲?(宸?</code>銆傛渶缁堝緱鍒版晥鏋滃涓嬶細</p> <div class="wp-block-image"> <figure class="aligncenter size-large is-resized"><img loading="lazy" decoding="async" width="1024" height="202" src="//www.yakult-sh.com.cn/wp-content/uploads/2025/07/15-1-1024x202.png" alt="TDengine IDMP 搴旂敤鍦烘櫙锛氬伐涓氶攨鐐夌洃鎺?- TDengine Database 鏃跺簭鏁版嵁搴? class="wp-image-31881" style="width:670px;height:auto" title="TDengine IDMP 搴旂敤鍦烘櫙锛氬伐涓氶攨鐐夌洃鎺?- TDengine Database 鏃跺簭鏁版嵁搴? srcset="//www.yakult-sh.com.cn/wp-content/uploads/2025/07/15-1-1024x202.png 1024w, //www.yakult-sh.com.cn/wp-content/uploads/2025/07/15-1-300x59.png 300w, //www.yakult-sh.com.cn/wp-content/uploads/2025/07/15-1-768x151.png 768w, //www.yakult-sh.com.cn/wp-content/uploads/2025/07/15-1.png 1280w" sizes="auto, (max-width: 1024px) 100vw, 1024px" /></figure></div> <p>鎸夌収涓婅堪鏂规硶锛屽垱寤哄嚭鎵€鏈?涓厓绱犳ā鏉裤€傚畬鏁寸殑閰嶇疆杩囩▼鍙傝锛氶攨鐐塤鍏冪礌妯℃澘.csv</p> <div class="wp-block-file aligncenter"><a id="wp-block-file--media-ce855b91-cee5-480c-957f-83f555bcb1c4" href="//www.yakult-sh.com.cn/wp-content/uploads/2025/07/閿呯倝_鍏冪礌妯℃澘.csv">閿呯倝_鍏冪礌妯℃澘</a><a href="//www.yakult-sh.com.cn/wp-content/uploads/2025/07/閿呯倝_鍏冪礌妯℃澘.csv" class="wp-block-file__button wp-element-button" aria-describedby="wp-block-file--media-ce855b91-cee5-480c-957f-83f555bcb1c4" download>涓嬭浇</a></div> <p></p> <div class="wp-block-image"> <figure class="aligncenter size-large is-resized"><img loading="lazy" decoding="async" width="1024" height="558" src="//www.yakult-sh.com.cn/wp-content/uploads/2025/07/16-1-1024x558.png" alt="TDengine IDMP 搴旂敤鍦烘櫙锛氬伐涓氶攨鐐夌洃鎺?- TDengine Database 鏃跺簭鏁版嵁搴? class="wp-image-31883" style="width:673px;height:auto" title="TDengine IDMP 搴旂敤鍦烘櫙锛氬伐涓氶攨鐐夌洃鎺?- TDengine Database 鏃跺簭鏁版嵁搴? srcset="//www.yakult-sh.com.cn/wp-content/uploads/2025/07/16-1-1024x558.png 1024w, //www.yakult-sh.com.cn/wp-content/uploads/2025/07/16-1-300x164.png 300w, //www.yakult-sh.com.cn/wp-content/uploads/2025/07/16-1-768x419.png 768w, //www.yakult-sh.com.cn/wp-content/uploads/2025/07/16-1.png 1280w" sizes="auto, (max-width: 1024px) 100vw, 1024px" /></figure></div> <p></p> <p>璇存槑锛?/p> <ul class="wp-block-list"> <li>灞炴€фā鏉垮彲浠ヨ法鍏冪礌妯℃澘澶嶅埗绮樿创锛屼絾姣忎釜鍏冪礌妯℃澘閲岄兘闇€瑕佸缓鑷繁鐨?KEYWORD銆?/li> <li>IDMP 宸插唴缃簡鍚勭璁¢噺鍗曚綅锛屽鏈夐渶瑕佹墿灞曠殑锛屽彲鍦ㄣ€愬熀纭€搴撱€?>銆愯閲忓崟浣嶃€戦噷鎵╁睍銆傛湰绀轰緥涓紝鎵╁睍浜嗚閲忓崟浣?code>mm/s</code> 鐢ㄥ湪 <code>寮曢鏈鸿酱鎵挎尟鍔?/code>銆?/li> </ul> <div class="wp-block-image"> <figure class="aligncenter size-large is-resized"><img loading="lazy" decoding="async" width="1024" height="558" src="//www.yakult-sh.com.cn/wp-content/uploads/2025/07/17-1-1024x558.png" alt="TDengine IDMP 搴旂敤鍦烘櫙锛氬伐涓氶攨鐐夌洃鎺?- TDengine Database 鏃跺簭鏁版嵁搴? class="wp-image-31884" style="width:675px;height:auto" title="TDengine IDMP 搴旂敤鍦烘櫙锛氬伐涓氶攨鐐夌洃鎺?- TDengine Database 鏃跺簭鏁版嵁搴? srcset="//www.yakult-sh.com.cn/wp-content/uploads/2025/07/17-1-1024x558.png 1024w, //www.yakult-sh.com.cn/wp-content/uploads/2025/07/17-1-300x164.png 300w, //www.yakult-sh.com.cn/wp-content/uploads/2025/07/17-1-768x419.png 768w, //www.yakult-sh.com.cn/wp-content/uploads/2025/07/17-1.png 1280w" sizes="auto, (max-width: 1024px) 100vw, 1024px" /></figure></div> <p></p> <h3 class="wp-block-heading">3.6 鍒涘缓璧勪骇妯″瀷</h3> <p>銆愬厓绱犳祻瑙堝櫒銆?>銆愬厓绱犮€戯紝鎸夊眰绾т緷娆℃瀯寤?<code>鍖栧伐鍘?> 閿呯倝鎴?/code>锛屽湪鍏冪礌 <code>閿呯倝鎴?/code>銆愭柊寤哄瓙鍏冪礌銆?code>閿呯倝1</code> 鍜?<code>閿呯倝2</code>銆?/p> <p>閫夋嫨鍏冪礌 <code>閿呯倝1</code>锛屻€愭柊寤哄瓙鍏冪礌銆戯紝銆愭ā鏉裤€戦€?<code>椋庨亾绯荤粺</code>锛屻€怟EYWORD1銆戝~ <code>1</code></p> <div class="wp-block-image"> <figure class="aligncenter size-large is-resized"><img loading="lazy" decoding="async" width="1024" height="558" src="//www.yakult-sh.com.cn/wp-content/uploads/2025/07/18-1-1024x558.png" alt="TDengine IDMP 搴旂敤鍦烘櫙锛氬伐涓氶攨鐐夌洃鎺?- TDengine Database 鏃跺簭鏁版嵁搴? class="wp-image-31885" style="width:677px;height:auto" title="TDengine IDMP 搴旂敤鍦烘櫙锛氬伐涓氶攨鐐夌洃鎺?- TDengine Database 鏃跺簭鏁版嵁搴? srcset="//www.yakult-sh.com.cn/wp-content/uploads/2025/07/18-1-1024x558.png 1024w, //www.yakult-sh.com.cn/wp-content/uploads/2025/07/18-1-300x164.png 300w, //www.yakult-sh.com.cn/wp-content/uploads/2025/07/18-1-768x419.png 768w, //www.yakult-sh.com.cn/wp-content/uploads/2025/07/18-1.png 1280w" sizes="auto, (max-width: 1024px) 100vw, 1024px" /></figure></div> <p>鎸変笂杩版楠わ紝渚濇閫夋嫨涓嶅悓鐨勫厓绱犳ā鏉垮垱寤哄嚭 <code>閿呯倝1</code> 鍜?<code>閿呯倝2</code> 鐨勬墍鏈夊瓙鍏冪礌銆傛渶缁堝緱鍒拌祫浜фā鍨嬪涓嬶細</p> <div class="wp-block-image"> <figure class="aligncenter size-large is-resized"><img loading="lazy" decoding="async" width="1024" height="558" src="//www.yakult-sh.com.cn/wp-content/uploads/2025/07/19-1-1024x558.png" alt="TDengine IDMP 搴旂敤鍦烘櫙锛氬伐涓氶攨鐐夌洃鎺?- TDengine Database 鏃跺簭鏁版嵁搴? class="wp-image-31886" style="width:677px;height:auto" title="TDengine IDMP 搴旂敤鍦烘櫙锛氬伐涓氶攨鐐夌洃鎺?- TDengine Database 鏃跺簭鏁版嵁搴? srcset="//www.yakult-sh.com.cn/wp-content/uploads/2025/07/19-1-1024x558.png 1024w, //www.yakult-sh.com.cn/wp-content/uploads/2025/07/19-1-300x164.png 300w, //www.yakult-sh.com.cn/wp-content/uploads/2025/07/19-1-768x419.png 768w, //www.yakult-sh.com.cn/wp-content/uploads/2025/07/19-1.png 1280w" sizes="auto, (max-width: 1024px) 100vw, 1024px" /></figure></div> <p></p> <p>鍦ㄣ€愬厓绱犳祻瑙堝櫒銆戜腑锛孖DMP 浼氳嚜鍔ㄦ牴鎹祫浜фā鍨嬬殑璺緞淇℃伅锛屼互鏍戝舰缁撴瀯鐨勬柟寮忓睍绀鸿缃殑鐩戞帶鍙傛暟銆?/p> <h3 class="wp-block-heading">3.7 浣撻獙 AI 鐢熸垚闈㈡澘</h3> <ul class="wp-block-list"> <li>鍦ㄥ乏渚ц祫婧愭祻瑙堝櫒涓紝鐐瑰嚮 <code>鍖栧伐鍘?> 閿呯倝鎴?> 閿呯倝1 > 鐐夎啗绯荤粺</code> 鍏冪礌锛岄€氳繃涓婃柟璺緞瀵艰埅鑿滃崟閫夋嫨銆愰潰鏉裤€戯紝璺宠浆鑷宠鍏冪礌鐨?AI 鎺ㄨ崘闈㈡澘椤甸潰銆?/li> <li>绛夊緟 AI 鐢熸垚闈㈡澘鎺ㄨ崘鍚庯紝鎮ㄥ彲鏍规嵁闇€姹傝繘琛岄€夋嫨锛屼緥濡傦細鈥滆繃鍘讳竴灏忔椂姣忓垎閽熺殑鐐夎啗鍘嬪姏 (C)鍙樺寲鈥濓紝鍦ㄦ偍鎰熷叴瓒g殑闈㈡澘鍙充笂鏂圭殑鑿滃崟涓紝鐐瑰嚮銆愮敓鎴愩€戞寜閽€傜瓑寰呴潰鏉跨敓鎴愬悗锛屽彲浠ャ€愭煡鐪嬨€戣闈㈡澘銆?/li> </ul> <div class="wp-block-image"> <figure class="aligncenter size-large is-resized"><img loading="lazy" decoding="async" width="1024" height="558" src="//www.yakult-sh.com.cn/wp-content/uploads/2025/07/20-1-1024x558.png" alt="TDengine IDMP 搴旂敤鍦烘櫙锛氬伐涓氶攨鐐夌洃鎺?- TDengine Database 鏃跺簭鏁版嵁搴? class="wp-image-31887" style="width:681px;height:auto" title="TDengine IDMP 搴旂敤鍦烘櫙锛氬伐涓氶攨鐐夌洃鎺?- TDengine Database 鏃跺簭鏁版嵁搴? srcset="//www.yakult-sh.com.cn/wp-content/uploads/2025/07/20-1-1024x558.png 1024w, //www.yakult-sh.com.cn/wp-content/uploads/2025/07/20-1-300x164.png 300w, //www.yakult-sh.com.cn/wp-content/uploads/2025/07/20-1-768x419.png 768w, //www.yakult-sh.com.cn/wp-content/uploads/2025/07/20-1.png 1280w" sizes="auto, (max-width: 1024px) 100vw, 1024px" /></figure></div> <ul class="wp-block-list"> <li>闈㈡澘鐢熸垚鍚庯紝鎮ㄨ繕鍙互鍦ㄨ闈㈡澘鐨勮鎯呴〉闈腑閫夋嫨銆愰珮绾с€戯紝鏌ョ湅 AI 鍒涘缓闈㈡澘鏃朵娇鐢ㄧ殑 SQL 璇彞锛?/li> </ul> <pre class="wp-block-code"><code>SELECT _wstart,AVG(`鐐夎啗鍘嬪姏 (C)`) AS `鐐夎啗鍘嬪姏 (C)` FROM `idmp`.`vt_鐐夎啗绯荤粺_162502` WHERE _c0 >= now-1h and _c0 <= now INTERVAL(1m);</code></pre> <ul class="wp-block-list"> <li>鐐瑰嚮銆愪繚瀛樸€戯紝鍗冲彲鍦ㄤ笅鏂归潰鏉垮垪琛ㄤ腑鏌ョ湅 <code>鐐夎啗绯荤粺</code> 鍏冪礌涓嬪搴旂殑闈㈡澘銆?/li> </ul> <div class="wp-block-image"> <figure class="aligncenter size-large is-resized"><img loading="lazy" decoding="async" width="1024" height="558" src="//www.yakult-sh.com.cn/wp-content/uploads/2025/07/21-1024x558.png" alt="TDengine IDMP 搴旂敤鍦烘櫙锛氬伐涓氶攨鐐夌洃鎺?- TDengine Database 鏃跺簭鏁版嵁搴? class="wp-image-31888" style="width:679px;height:auto" title="TDengine IDMP 搴旂敤鍦烘櫙锛氬伐涓氶攨鐐夌洃鎺?- TDengine Database 鏃跺簭鏁版嵁搴? srcset="//www.yakult-sh.com.cn/wp-content/uploads/2025/07/21-1024x558.png 1024w, //www.yakult-sh.com.cn/wp-content/uploads/2025/07/21-300x164.png 300w, //www.yakult-sh.com.cn/wp-content/uploads/2025/07/21-768x419.png 768w, //www.yakult-sh.com.cn/wp-content/uploads/2025/07/21.png 1280w" sizes="auto, (max-width: 1024px) 100vw, 1024px" /></figure></div> <p></p> <h3 class="wp-block-heading">3.8 浣撻獙 AI 鍒嗘瀽</h3> <ul class="wp-block-list"> <li>鍦ㄥ乏渚ц祫婧愭祻瑙堝櫒涓紝鐐瑰嚮 <code>鍖栧伐鍘?> 閿呯倝鎴?> 閿呯倝1 > 鐐夎啗绯荤粺</code> 鍏冪礌锛岄€氳繃涓婃柟璺緞瀵艰埅鑿滃崟閫夋嫨銆愬垎鏋愩€戯紝璺宠浆鑷宠鍏冪礌鐨?AI 鎺ㄨ崘鍒嗘瀽椤甸潰銆?/li> <li>绛夊緟 AI 鐢熸垚鍒嗘瀽闂鎺ㄨ崘鍚庯紝鎮ㄥ彲浠ユ牴鎹渶姹傝繘琛岄€夋嫨锛屼緥濡傦細鈥滅倝鑶涚郴缁?鐐夎啗绯荤粺鐨勫疄鏃剁倝鑶涗笂閮ㄦ俯搴﹁秴杩?00掳C鎸佺画瓒呰繃15鍒嗛挓鏃讹紝涓ラ噸鍛婅锛岃绠楀钩鍧囨俯搴?浜嬩欢绐楀彛鈥濓紝鐐瑰嚮鎮ㄦ劅鍏磋叮鐨勯棶棰橀摼鎺ワ紝浠ヨ繘鍏ュ垎鏋愮紪杈戦〉闈紝鐐瑰嚮椤甸潰鏈€涓嬫柟鐨勩€愪繚瀛樸€戙€?/li> </ul> <div class="wp-block-image"> <figure class="aligncenter size-large is-resized"><img loading="lazy" decoding="async" width="1024" height="558" src="//www.yakult-sh.com.cn/wp-content/uploads/2025/07/22-1024x558.png" alt="TDengine IDMP 搴旂敤鍦烘櫙锛氬伐涓氶攨鐐夌洃鎺?- TDengine Database 鏃跺簭鏁版嵁搴? class="wp-image-31892" style="width:645px;height:auto" title="TDengine IDMP 搴旂敤鍦烘櫙锛氬伐涓氶攨鐐夌洃鎺?- TDengine Database 鏃跺簭鏁版嵁搴? srcset="//www.yakult-sh.com.cn/wp-content/uploads/2025/07/22-1024x558.png 1024w, //www.yakult-sh.com.cn/wp-content/uploads/2025/07/22-300x164.png 300w, //www.yakult-sh.com.cn/wp-content/uploads/2025/07/22-768x419.png 768w, //www.yakult-sh.com.cn/wp-content/uploads/2025/07/22.png 1280w" sizes="auto, (max-width: 1024px) 100vw, 1024px" /></figure></div> <p></p> <ul class="wp-block-list"> <li>閫€鍥炲埌鍒嗘瀽鍒楄〃涓紝鍗冲彲鏌ョ湅瀵瑰簲鐨勫垎鏋愩€?/li> </ul> <div class="wp-block-image"> <figure class="aligncenter size-large is-resized"><img loading="lazy" decoding="async" width="1024" height="558" src="//www.yakult-sh.com.cn/wp-content/uploads/2025/07/23-1024x558.png" alt="TDengine IDMP 搴旂敤鍦烘櫙锛氬伐涓氶攨鐐夌洃鎺?- TDengine Database 鏃跺簭鏁版嵁搴? class="wp-image-31898" style="width:646px;height:auto" title="TDengine IDMP 搴旂敤鍦烘櫙锛氬伐涓氶攨鐐夌洃鎺?- TDengine Database 鏃跺簭鏁版嵁搴? srcset="//www.yakult-sh.com.cn/wp-content/uploads/2025/07/23-1024x558.png 1024w, //www.yakult-sh.com.cn/wp-content/uploads/2025/07/23-300x164.png 300w, //www.yakult-sh.com.cn/wp-content/uploads/2025/07/23-768x419.png 768w, //www.yakult-sh.com.cn/wp-content/uploads/2025/07/23.png 1280w" sizes="auto, (max-width: 1024px) 100vw, 1024px" /></figure></div> <p></p> <h2 class="wp-block-heading">4. 鏇村</h2> <p>闄や簡浣跨敤浜戞湇鍔′互澶栵紝TDengine 杩樻敮鎸佷互绉佹湁鍖栭儴缃层€備负浜嗙畝鍖栭儴缃诧紝鎴戜滑鎻愪緵浜?Ansible锛?Docker/Dcoker Compose锛?Helm 绛夊绉嶉儴缃叉柟寮忥紝璇﹁锛?a href="//github.com/taosdata/tdengine-idmp-deployment" rel="nofollow noopener" target="_blank">//github.com/taosdata/tdengine-idmp-deployment</a></p> <h2 class="wp-block-heading">5. 鏋勫缓璧勪骇妯″瀷鐨勫缓璁?/h2> <ul class="wp-block-list"> <li>鏈ず渚嬫槸鍏稿瀷鐨勫伐涓?OPC 鈥滃崟鍒楁ā鍨嬧€濈殑鍦烘櫙銆備絾鍚岀被璁惧鏈夊涓紝鍦?IDMP 涓€氳繃鍏冪礌妯℃澘鍘诲垱寤鸿祫浜фā鍨嬶紝涓嶄粎鎶娾€滃崟鍒楁ā鍨嬧€濊浆鎹负鈥滃鍒楁ā鍨嬧€濓紝骞朵笖娣诲姞鍚岀被璁惧鐨勬晥鐜囦篃澶уぇ鎻愬崌銆?/li> <li>鏈ず渚嬩腑锛岃澶囷紙閿呯倝锛夌殑瀛愬厓绱犺緝澶氾紝灞炴€т篃杈冨锛岄渶閰嶇疆7涓厓绱犳ā鏉裤€侷DMP 浠婂悗鐨勭増鏈紝灏嗘敮鎸佺敤 CSV 缂栬緫璧勪骇妯″瀷锛屼笂浼狅紝鎵归噺鍒涘缓锛屽彲浠ヨ繘涓€姝ユ彁楂樿祫浜фā鍨嬬殑鏋勫缓閫熷害銆?/li> </ul> <h2 class="wp-block-heading">6. 灏忕粨</h2> <p>鏈枃浠?Step by Step 鐨勬柟寮忥紝浠嬬粛浜嗗浣曚娇鐢?KEPServer + TDengine TSDB + TDengine IDMP 蹇€熸惌寤轰竴涓?宸ヤ笟瑁呯疆 鐨勭洃鎺х郴缁熴€備互寰€闇€瑕佸嚑澶┿€佺敋鑷冲嚑鍛紝骞惰繘琛岀箒鐞愮殑閰嶇疆銆佽皟璇曟墠鑳芥惌寤鸿捣鏉ョ殑绯荤粺锛屼娇鐢?TDengine IDMP 鍚庯紝30鍒嗛挓鍐呭嵆鍙悶瀹氥€傛棩鍚庯紝濡傛灉鏈夋柊鐨勮缃€佽澶囩郴缁熼渶瑕佽绾冲叆鍒扮洃鎺х郴缁熶腑锛屽彧闇€閫夋嫨鍏冪礌妯℃澘鍒涘缓鍏冪礌鍗冲彲銆傚鏋滅洃鎺х殑鐐逛綅鏈夊彉鏇存垨鏂板锛屼粎闇€鏇存柊鍏冪礌妯℃澘閲岀浉搴旂殑灞炴€фā鏉垮嵆鍙紝鏃犻渶鎿嶄綔鍏朵粬鍦版柟銆?/p> <p>鎼缓鏁翠釜鐩戞帶绯荤粺鐨勫伐浣滃嚑涔庨兘鍦?KEPServer 鐨勯厤缃?浠ュ強 鏋勫缓璧勪骇妯″瀷锛屾棤闇€缂栧啓澶嶆潅鐨?SQL 璇彞锛屾棤闇€鑴氭湰鍜屽叾浠栭厤缃紝鏃犻渶瀛︿範 Grafana锛屾棤闇€浜嗚В澶氬皯 宸ヤ笟瑁呯疆 鐭ヨ瘑锛屽嵆鍙交鏉炬帉鎻?宸ヤ笟瑁呯疆 鐨勮繍琛岀姸鎬侊紝瀹炴椂鐩戞帶鍜屽垎鏋?宸ヤ笟瑁呯疆 鐨勫伐鍐靛苟閲囧彇鐩稿簲鎺柦銆?/p> <div class="gb-container gb-container-d5adf025"> <p class="has-accent-color has-text-color"><strong>鏇村浜偣</strong> >></p> <ul class="wp-block-list"> <li><a href="/tdengine/simplified_solution_for_time-series_data_processing">鏋佺畝鐨勬椂搴忔暟鎹钩鍙?/a></li> <li><a href="/tdengine/cloud_native_time-series_database">浜戝師鐢熸椂搴忔暟鎹簱</a></li> <li><a href="/tdengine/open_source_time-series_database">寮€婧愮殑鏃跺簭鏁版嵁搴?/a></li> <li><a href="/tdengine/easy_data_analytics">寮哄ぇ鑰屽張绠€鍗曟槗鐢ㄧ殑鏁版嵁鍒嗘瀽鑳藉姏</a></li> <li><a href="/tdengine/ease_of_use">绠€鍗曟槗鐢ㄧ殑鏃跺簭鏁版嵁搴?/a></li> <li><a href="/tdengine/sql-support">鏀寔 SQL 骞跺鏃跺簭鏁版嵁澶勭悊杩涜鎵╁睍</a></li> </ul> </div>]]></content:encoded> </item> <item> <title>TDengine IDMP 搴旂敤鍦烘櫙锛氱儫鑽夊埗涓?/title> <link>//www.yakult-sh.com.cn/tobacco-autonomous-monitoring</link> <dc:creator><![CDATA[灏廡]]></dc:creator> <pubDate>Tue, 29 Jul 2025 04:15:39 +0000</pubDate> <category><![CDATA[IDMP搴旂敤鍦烘櫙]]></category> <guid isPermaLink="false">//www.yakult-sh.com.cn/?page_id=31788</guid> <description><![CDATA[鍩轰簬杞婚噺閲囬泦宸ュ叿蹇€熻幏鍙栫儤涓濇満绛夎澶囧伐鑹哄弬鏁帮紙娓╁害/婀垮害/鑳借€楋級锛屽啓鍏?鈥婽Dengine TSDB鈥?鏃跺簭鏁版嵁搴擄紝閫氳繃 鈥婽Dengine IDMP鈥?鐨?鈥婣I 鑳藉姏鑷姩鐢熸垚鍙鍖栫湅鏉夸笌瀹炴椂鍒嗘瀽锛屸€嬪垎閽熺骇鎼缓楂樻晥銆佹櫤鑳界殑鍒朵笣宸ヨ壓鐩戞帶鏂规鈥嬨€俔]></description> <content:encoded><![CDATA[ <h2 class="wp-block-heading">1. 绠€浠?/h2> <p>鏈枃浠ュ埗涓濊溅闂村伐鑹虹洃鎺т负渚嬶紝浠嬬粛濡備綍閫氳繃杞婚噺鍖栭噰闆嗗伐鍏峰揩閫熻幏鍙栧埗涓濆伐鑹轰腑鐑樹笣鏈虹瓑璁惧鐨勮繍琛屽弬鏁板強宸ヨ壓鎸囨爣锛堝娓╁害銆佹箍搴︺€佽兘鑰楃瓑锛夛紝骞跺皢鏁版嵁鍐欏叆TDengine鏃跺簭鏁版嵁搴擄紙<a href="//www.yakult-sh.com.cn/tsdb" data-internallinksmanager029f6b8e52c="8" title="TSDB" target="_blank" rel="noopener">TSDB</a>锛夈€傞殢鍚庡€熷姪 <a href="//www.yakult-sh.com.cn/idmp" data-internallinksmanager029f6b8e52c="15" title="TDengine IDMP">IDMP</a>锛屽埄鐢?AI 鑷姩鐢熸垚鍙鍖栫湅鏉垮拰瀹炴椂鍒嗘瀽锛屽疄鐜板垎閽熺骇鎼缓楂樻晥銆佹櫤鑳界殑鍒朵笣宸ヨ壓鐩戞帶鏂规銆?/p> <div class="gb-container gb-container-d5adf025"> <p class="has-accent-color has-text-color"><strong>鏇村浜偣</strong> >></p> <ul class="wp-block-list"> <li><a href="/tdengine/simplified_solution_for_time-series_data_processing">鏋佺畝鐨勬椂搴忔暟鎹钩鍙?/a></li> <li><a href="/tdengine/cloud_native_time-series_database">浜戝師鐢熸椂搴忔暟鎹簱</a></li> <li><a href="/tdengine/open_source_time-series_database">寮€婧愮殑鏃跺簭鏁版嵁搴?/a></li> <li><a href="/tdengine/easy_data_analytics">寮哄ぇ鑰屽張绠€鍗曟槗鐢ㄧ殑鏁版嵁鍒嗘瀽鑳藉姏</a></li> <li><a href="/tdengine/ease_of_use">绠€鍗曟槗鐢ㄧ殑鏃跺簭鏁版嵁搴?/a></li> <li><a href="/tdengine/sql-support">鏀寔 SQL 骞跺鏃跺簭鏁版嵁澶勭悊杩涜鎵╁睍</a></li> </ul> </div> <div class="wp-block-image"> <figure class="aligncenter size-large is-resized"><img loading="lazy" decoding="async" width="1024" height="383" src="//www.yakult-sh.com.cn/wp-content/uploads/2025/07/1-1-1024x383.png" alt="TDengine IDMP 搴旂敤鍦烘櫙锛氱儫鑽夊埗涓?- TDengine Database 鏃跺簭鏁版嵁搴? class="wp-image-31791" style="width:430px;height:auto" title="TDengine IDMP 搴旂敤鍦烘櫙锛氱儫鑽夊埗涓?- TDengine Database 鏃跺簭鏁版嵁搴? srcset="//www.yakult-sh.com.cn/wp-content/uploads/2025/07/1-1-1024x383.png 1024w, //www.yakult-sh.com.cn/wp-content/uploads/2025/07/1-1-300x112.png 300w, //www.yakult-sh.com.cn/wp-content/uploads/2025/07/1-1-768x287.png 768w, //www.yakult-sh.com.cn/wp-content/uploads/2025/07/1-1.png 1280w" sizes="auto, (max-width: 1024px) 100vw, 1024px" /></figure></div> <p></p> <p>鍦ㄨ鏂规涓紝<strong>TDengine TSDB + TDengine IDMP</strong> 鐨勭粍鍚堣兘澶熷甫鏉ュ洓澶т紭鍔匡細</p> <ol start="1" class="wp-block-list"> <li><strong>蹇€熸暟鎹鍏?/strong>锛歍Dengine IDMP 涓?TDengine TSDB 鏃犵紳闆嗘垚锛屽綋鐑樹笣鍑哄彛娓╁害銆佸喎搴婂嚭鍙f按鍒嗐€佸姞棣欓噺绛夌洃鎺ф暟鎹啓鍏?TSDB 鍚庯紝鍙繀閫熷鍏?IDMP锛屽苟浠ユ爲褰㈢粨鏋勬竻鏅板睍绀鸿澶囧強宸ヨ壓璧勪骇锛屽揩閫熷睍绀哄埗涓濇祦绋嬨€?/li> <li><strong>鏃犻棶鏅烘帹锛屾暟鎹嚜椹卞姩</strong>锛氭棤闇€鍦?TDengine 渚ц繘琛岄澶栭厤缃垨缂栧啓鑴氭湰锛孖DMP 浼氬熀浜庨噰闆嗙殑鏁版嵁鑷姩璇嗗埆鍒朵笣宸ヨ壓鍦烘櫙锛岃嚜鍔ㄧ敓鎴愬彲瑙嗗寲闈㈡澘涓庡疄鏃堕璀︼紝纭繚鐢熶骇鐘舵€侀€忔槑鍙帶銆?/li> <li><strong>鏅鸿兘闂暟锛岄殢闂殢绛?/strong>锛氭棤闇€ SQL 鎴栬剼鏈紝鍙渶鐢ㄨ嚜鐒惰瑷€鎻愬嚭鍒嗘瀽鎴栫洃鎺ч渶姹傦紝IDMP 鍗冲彲鑷姩鐢熸垚鍙鍖栧浘琛ㄤ笌鍒嗘瀽缁撴灉锛屽ぇ骞呴檷浣庡伐鑹烘暟鎹垎鏋愮殑闂ㄦ銆?/li> <li><strong>鏂拌澶囪嚜鍔ㄦ帴鍏?/strong>锛氭柊澧炲垏涓濇満銆佸姞棣欐満绛夎澶囨椂锛屽彧闇€瀹屾垚閲囬泦閰嶇疆锛屾棤闇€鍦?TDengine 涓澶栨搷浣滐紝鏁版嵁鍗冲彲鑷姩绾冲叆鐩戞帶锛屾渶澶х▼搴﹂檷浣庤繍缁存垚鏈€?/li> </ol> <h2 class="wp-block-heading">2. 鍓嶆彁鏉′欢</h2> <ul class="wp-block-list"> <li>TDengine 浜戞湇鍔″疄渚嬨€傚鏋滄偍娌℃湁鍙敤鐨?TDengine 浜戞湇鍔″疄渚嬶紝鍙互<a href="//cloud.yakult-sh.com.cn/auth" rel="nofollow noopener" target="_blank">鍏嶈垂娉ㄥ唽</a></li> <li>KEPServer 鐜宸插叿澶囥€傜ず渚嬫湇鍔″櫒IP鍦板潃锛?92.168.1.66</li> </ul> <h2 class="wp-block-heading">3. 閰嶇疆鎸囧崡</h2> <h3 class="wp-block-heading">3.1 鍒涘缓 IDMP 浜戞湇鍔″疄渚?/h3> <ol start="1" class="wp-block-list"> <li>浣跨敤鎮ㄧ殑璐﹀彿锛岀櫥褰?<a href="//cloud.yakult-sh.com.cn/auth/login" rel="nofollow noopener" target="_blank">TDengine Cloud</a>锛屽湪寮瑰嚭鐨?TDengine 瀹炰緥閫夋嫨妗嗕腑锛岄€夋嫨鈥淚DMP锛堝伐涓氭暟鎹鐞嗗钩鍙帮級鈥濄€?/li> <li>鍦ㄥ疄渚嬮厤缃〉闈紝鍒嗗埆閰嶇疆 IDMP 瀹炰緥鍜?TSDB 瀹炰緥鐨勪俊鎭拰璁¤垂鏂规锛?<ul class="wp-block-list"> <li>IDMP锛堝伐涓氭暟鎹鐞嗗钩鍙帮級锛?<ul class="wp-block-list"> <li>瀹炰緥鍚嶇О锛歵obacco-idmp</li> <li>璁¤垂鏂规锛欼DMP-鍏ラ棬鐗?/li> </ul> </li> <li>TSDB锛?a href="//www.yakult-sh.com.cn/" data-internallinksmanager029f6b8e52c="2" title="鏃跺簭鏁版嵁搴? target="_blank" rel="noopener">鏃跺簭鏁版嵁搴?/a>锛?<ul class="wp-block-list"> <li>瀹炰緥鍚嶇О锛歵obacco-tsdb</li> <li>璁¤垂鏂规锛氬叆闂ㄧ増</li> </ul> </li> </ul> </li> <li>绛夊緟 IDMP 瀹炰緥鍚姩鍚庯紝閫夋嫨鍔犺浇涓€涓満鏅殑绀轰緥鏁版嵁锛屽嵆鍙繘鍏?IDMP 浜戞湇鍔$殑涓婚〉闈€?/li> </ol> <p>璇存槑锛歍Dengine IDMP 鏈嶅姟榛樿浣跨敤 TDengine TSDB 浣滀负鍏舵暟鎹簮锛屽湪 IDMP 浜戞湇鍔″疄渚嬪垱寤鸿繃绋嬩腑锛屼細鑷姩鍒涘缓涓€涓互涓?TSDB 鐨勮繛鎺ャ€?/p> <h3 class="wp-block-heading">3.2 鍒涘缓 TSDB 浜戞湇鍔″疄渚?/h3> <ol start="1" class="wp-block-list"> <li>杩涘叆 IDMP 浜戞湇鍔″疄渚嬬殑涓婚〉闈㈠悗锛岀偣鍑诲彸涓婅涓嬫媺鑿滃崟涓殑銆愮鐞嗗悗鍙般€戙€?/li> <li>鍦ㄧ鐞嗗悗鍙伴〉闈㈢偣鍑汇€愪簯璧勬簮绠$悊銆戯紝杩涘叆浜戣祫婧愮鐞嗛〉闈€?/li> <li>鍦ㄥ疄渚嬪垪琛ㄤ腑鎵惧埌 tobacco-tsdb 瀹炰緥锛岀偣鍑汇€怲SDB 浜戞湇鍔°€戯紝杩涘叆 TSDB 浜戞湇鍔¢〉闈€?/li> <li>鍦ㄥ乏渚х偣鍑汇€愭暟鎹祻瑙堝櫒銆戯紝鍦ㄦ暟鎹祻瑙堝櫒椤甸潰鐐瑰嚮銆愬垱寤烘暟鎹簱銆戙€?/li> <li>璁剧疆鏁版嵁搴撳悕绉颁负 db_tobacco锛屽畬鎴?DB 鍒涘缓銆?/li> </ol> <h3 class="wp-block-heading">3.3 閰嶇疆 KEPServer 鏁版嵁婧?/h3> <p>璇峰湪 KEPServer 鏈嶅姟鍣ㄤ腑瀵煎叆鐐逛綅鏁版嵁锛氬埗涓濊溅闂?csv锛屾煇鍗风儫鍘傚埗涓濊溅闂碅绾裤€丅绾跨殑娴嬬偣鍒楄〃銆傝涓嬪浘锛?/p> <div class="wp-block-file aligncenter"><a id="wp-block-file--media-1a0cbcb2-cc7f-433d-89f7-142f9d88929f" href="//www.yakult-sh.com.cn/wp-content/uploads/2025/07/鍒朵笣杞﹂棿-2.csv">鍒朵笣杞﹂棿</a><a href="//www.yakult-sh.com.cn/wp-content/uploads/2025/07/鍒朵笣杞﹂棿-2.csv" class="wp-block-file__button wp-element-button" aria-describedby="wp-block-file--media-1a0cbcb2-cc7f-433d-89f7-142f9d88929f" download>涓嬭浇</a></div> <p></p> <div class="wp-block-image"> <figure class="aligncenter size-large is-resized"><img loading="lazy" decoding="async" width="1024" height="522" src="//www.yakult-sh.com.cn/wp-content/uploads/2025/07/2-3-1024x522.png" alt="TDengine IDMP 搴旂敤鍦烘櫙锛氱儫鑽夊埗涓?- TDengine Database 鏃跺簭鏁版嵁搴? class="wp-image-31817" style="width:692px;height:auto" title="TDengine IDMP 搴旂敤鍦烘櫙锛氱儫鑽夊埗涓?- TDengine Database 鏃跺簭鏁版嵁搴? srcset="//www.yakult-sh.com.cn/wp-content/uploads/2025/07/2-3-1024x522.png 1024w, //www.yakult-sh.com.cn/wp-content/uploads/2025/07/2-3-300x153.png 300w, //www.yakult-sh.com.cn/wp-content/uploads/2025/07/2-3-768x392.png 768w, //www.yakult-sh.com.cn/wp-content/uploads/2025/07/2-3.png 1280w" sizes="auto, (max-width: 1024px) 100vw, 1024px" /></figure></div> <p></p> <h3 class="wp-block-heading">3.4 闆朵唬鐮侀噰闆?KEPServer 鏁版嵁</h3> <p>杩愯 tobacco-tsdb 瀹炰緥锛屽垱寤?OPC UA鏁版嵁閲囬泦浠诲姟銆?/p> <p>鍥犱负鏈ず渚嬩娇鐢ㄧ殑浜戞湇鍔″湪澶栫綉锛岄渶瑕佸湪鑳借闂埌 KEPServer 鎵€鍦ㄧ殑鍐呯綉鐨勬煇鍙拌绠楁満涓婂畨瑁?taosX Agent锛屼互纭繚 TSDB 鑳借闂埌 OPC Server銆傛湰绀轰緥鎶?taosX Agent 瀹夎鍦ㄦ湰鍦版湇鍔″櫒<code>192.168.1.66</code></p> <div class="wp-block-image"> <figure class="aligncenter size-large is-resized"><img loading="lazy" decoding="async" width="1024" height="984" src="//www.yakult-sh.com.cn/wp-content/uploads/2025/07/3-1-1024x984.png" alt="TDengine IDMP 搴旂敤鍦烘櫙锛氱儫鑽夊埗涓?- TDengine Database 鏃跺簭鏁版嵁搴? class="wp-image-31819" style="width:390px;height:auto" title="TDengine IDMP 搴旂敤鍦烘櫙锛氱儫鑽夊埗涓?- TDengine Database 鏃跺簭鏁版嵁搴? srcset="//www.yakult-sh.com.cn/wp-content/uploads/2025/07/3-1-1024x984.png 1024w, //www.yakult-sh.com.cn/wp-content/uploads/2025/07/3-1-300x288.png 300w, //www.yakult-sh.com.cn/wp-content/uploads/2025/07/3-1-768x738.png 768w, //www.yakult-sh.com.cn/wp-content/uploads/2025/07/3-1.png 1176w" sizes="auto, (max-width: 1024px) 100vw, 1024px" /></figure></div> <div class="wp-block-image"> <figure class="aligncenter size-large is-resized"><img loading="lazy" decoding="async" width="1024" height="718" src="//www.yakult-sh.com.cn/wp-content/uploads/2025/07/4-1-1024x718.png" alt="TDengine IDMP 搴旂敤鍦烘櫙锛氱儫鑽夊埗涓?- TDengine Database 鏃跺簭鏁版嵁搴? class="wp-image-31820" style="width:656px;height:auto" title="TDengine IDMP 搴旂敤鍦烘櫙锛氱儫鑽夊埗涓?- TDengine Database 鏃跺簭鏁版嵁搴? srcset="//www.yakult-sh.com.cn/wp-content/uploads/2025/07/4-1-1024x718.png 1024w, //www.yakult-sh.com.cn/wp-content/uploads/2025/07/4-1-300x210.png 300w, //www.yakult-sh.com.cn/wp-content/uploads/2025/07/4-1-768x539.png 768w, //www.yakult-sh.com.cn/wp-content/uploads/2025/07/4-1.png 1280w" sizes="auto, (max-width: 1024px) 100vw, 1024px" /></figure></div> <p></p> <p>鍒涘缓鏁版嵁鍐欏叆浠诲姟 <code>DataIn_Tobacco</code>锛岀被鍨嬩负 <code>OPC-UA</code>锛屽垱寤轰唬鐞?<code>opcuaAgent</code>锛屾寜鎻愮ず灏嗙鐐瑰拰鐢熸垚鐨勪护鐗屽鍒跺埌鏈湴鏈嶅姟鍣ㄤ笂鐨?<code>agent.toml</code> 鏂囦欢锛屽惎鍔?code>taosX Agent</code>鏈嶅姟锛屻€愭鏌ヤ唬鐞嗘槸鍚﹁繛鎺ユ甯搞€戙€?/p> <p>鍦ㄣ€愯繛鎺ラ厤缃€戯紝濉啓鏈嶅姟鍦板潃 <code>192.168.1.66:49320</code>锛岄€夋嫨OPC UA閰嶇疆鐨勫畨鍏ㄦā寮忥紝妫€鏌ヨ繛閫氭€с€?/p> <p>濡傛灉鎻愮ず <code>鎮ㄧ殑鏁版嵁婧愬彲浠ヨ繛閫?/code>锛?鍒欒鏄?KEPServer 鐨?OPC-UA 宸茶兘姝e父璁块棶銆?/p> <p>鍦ㄣ€愮偣浣嶉泦銆?>銆愰€夋嫨鏁版嵁鐐逛綅銆戯紝鏍硅妭鐐笽D 濉啓 <code>ns=2;s=鏌愬嵎鐑熷巶</code>锛岀偣鍑烩€滈瑙堚€濓紝濡備笅鍥炬墍绀恒€傝缃噰闆嗘ā寮忎负 <code>observe</code>閲囬泦闂撮殧 <code>5</code>绉掋€佺偣浣嶆洿鏂版ā寮?code>update</code>锛屽叾浣欓噰鐢ㄩ粯璁ゅ€笺€?/p> <div class="wp-block-image"> <figure class="aligncenter size-large is-resized"><img loading="lazy" decoding="async" width="1024" height="558" src="//www.yakult-sh.com.cn/wp-content/uploads/2025/07/5-1024x558.png" alt="TDengine IDMP 搴旂敤鍦烘櫙锛氱儫鑽夊埗涓?- TDengine Database 鏃跺簭鏁版嵁搴? class="wp-image-31796" style="width:778px;height:auto" title="TDengine IDMP 搴旂敤鍦烘櫙锛氱儫鑽夊埗涓?- TDengine Database 鏃跺簭鏁版嵁搴? srcset="//www.yakult-sh.com.cn/wp-content/uploads/2025/07/5-1024x558.png 1024w, //www.yakult-sh.com.cn/wp-content/uploads/2025/07/5-300x164.png 300w, //www.yakult-sh.com.cn/wp-content/uploads/2025/07/5-768x419.png 768w, //www.yakult-sh.com.cn/wp-content/uploads/2025/07/5.png 1280w" sizes="auto, (max-width: 1024px) 100vw, 1024px" /></figure></div> <p></p> <p>銆愭柊澧炪€戞垚鍔燂紝銆愭煡鐪嬨€戜换鍔$姸鎬併€傛樉绀虹郴缁熷凡鑷姩鍒涘缓琛ㄥ苟鍐欏叆鏁版嵁銆?/p> <div class="wp-block-image"> <figure class="aligncenter size-large is-resized"><img loading="lazy" decoding="async" width="1280" height="732" src="//www.yakult-sh.com.cn/wp-content/uploads/2025/07/6-1024x586.png" alt="TDengine IDMP 搴旂敤鍦烘櫙锛氱儫鑽夊埗涓?- TDengine Database 鏃跺簭鏁版嵁搴? class="wp-image-31798" style="width:772px;height:auto" title="TDengine IDMP 搴旂敤鍦烘櫙锛氱儫鑽夊埗涓?- TDengine Database 鏃跺簭鏁版嵁搴? srcset="//www.yakult-sh.com.cn/wp-content/uploads/2025/07/6-1024x586.png 1024w, //www.yakult-sh.com.cn/wp-content/uploads/2025/07/6-300x172.png 300w, //www.yakult-sh.com.cn/wp-content/uploads/2025/07/6-768x439.png 768w, //www.yakult-sh.com.cn/wp-content/uploads/2025/07/6.png 1280w" sizes="auto, (max-width: 1280px) 100vw, 1280px" /></figure></div> <p></p> <h3 class="wp-block-heading">3.5 鍒涘缓璧勪骇鐩綍</h3> <p>鍦ㄥ厓绱犳祻瑙堝櫒鐨勯〉闈紝鍦?code>鍏冪礌</code>鐨勬牴鐩綍涓嬮€愮骇鍒涘缓鏍戝舰璧勪骇鐩綍<code>鍏冪礌>鍗风儫鍒朵笣鍦烘櫙Demo>鏌愬嵎鐑熷巶>鍒朵笣杞﹂棿>A绾?gt;鐑樹笣娈?gt;钖勬澘鐑樹笣>钖勬澘鐑樹笣鏈?/code> 锛屽苟涓旓紝灏嗗厓绱?code>A绾?/code>鍙婂叾瀛愮洰褰曞鍒跺埌<code>鍏冪礌>鍗风儫鍒朵笣鍦烘櫙Demo>鏌愬嵎鐑熷巶>鍒朵笣杞﹂棿</code>涓嬮潰锛屽懡鍚嶄负<code>B绾?/code>銆傛渶缁堢殑璧勪骇鐩綍濡備笅鍥炬墍绀猴細</p> <div class="wp-block-image"> <figure class="aligncenter size-large is-resized"><img loading="lazy" decoding="async" width="1024" height="448" src="//www.yakult-sh.com.cn/wp-content/uploads/2025/07/7-1024x448.png" alt="TDengine IDMP 搴旂敤鍦烘櫙锛氱儫鑽夊埗涓?- TDengine Database 鏃跺簭鏁版嵁搴? class="wp-image-31800" style="width:791px;height:auto" title="TDengine IDMP 搴旂敤鍦烘櫙锛氱儫鑽夊埗涓?- TDengine Database 鏃跺簭鏁版嵁搴? srcset="//www.yakult-sh.com.cn/wp-content/uploads/2025/07/7-1024x448.png 1024w, //www.yakult-sh.com.cn/wp-content/uploads/2025/07/7-300x131.png 300w, //www.yakult-sh.com.cn/wp-content/uploads/2025/07/7-768x336.png 768w, //www.yakult-sh.com.cn/wp-content/uploads/2025/07/7.png 1280w" sizes="auto, (max-width: 1024px) 100vw, 1024px" /></figure></div> <p></p> <h3 class="wp-block-heading">3.6 閰嶇疆鍏冪礌妯℃澘</h3> <p>鍦?code>鍩虹搴?>鍏冪礌妯℃澘</code>鍒涘缓<code>钖勬澘鐑樹笣鏈?/code>妯℃澘锛屽湪<code>鍏冪礌妯℃澘 > 钖勬澘鐑樹笣鏈?> 灞炴€фā鏉?/code>涓垱寤哄睘鎬?code>鍏ュ彛娓╁害</code>銆佽缃€肩被鍨嬩负<code>Float</code>銆佽閲忓崟浣嶅垎绫讳负<code>娓╁害</code>銆侀粯璁よ閲忓崟浣嶅拰鏄剧ず璁¢噺鍗曚綅閮戒负<code>鎽勬皬搴?/code>銆?/p> <p>鏁版嵁寮曠敤绫诲瀷璁剧疆涓哄湪<code>TDengine鎸囨爣</code>銆佹暟鎹紩鐢ㄨ〃杈惧紡璁剧疆涓?code>t_2_鏌愬嵎鐑熷巶_鍒朵笣杞﹂棿_${KEYWORD1}_鐑樹笣娈礯钖勬澘鐑樹笣_钖勬澘鐑樹笣鏈篲钖勬澘鐑樹笣鏈篲鍑哄彛娓╁害</code>锛屽叾涓紝<code>${KEYWORD1}</code>鏄彉閲忋€傚皢鏉ュ湪鍒涘缓鍏冪礌鏃讹紝闇€瑕佸~鍏ユ鍙橀噺鐨勫彇鍊硷紝渚嬪锛?code>A绾?/code>锛屾暟鎹簮灏辫嚜鍔ㄦ寚鍚戝瓙琛?code>t_2_鏌愬嵎鐑熷巶_鍒朵笣杞﹂棿_A绾縚鐑樹笣娈礯钖勬澘鐑樹笣_钖勬澘鐑樹笣鏈篲钖勬澘鐑樹笣鏈篲鍑哄彛娓╁害</code>鐨?code>val</code>鍒椼€傞渶瑕佽鏄庯紝鍒楃殑鍚嶇О涔熸敮鎸佸彉閲忋€?/p> <div class="wp-block-image"> <figure class="aligncenter size-large is-resized"><img loading="lazy" decoding="async" width="1024" height="392" src="//www.yakult-sh.com.cn/wp-content/uploads/2025/07/8-1024x392.png" alt="TDengine IDMP 搴旂敤鍦烘櫙锛氱儫鑽夊埗涓?- TDengine Database 鏃跺簭鏁版嵁搴? class="wp-image-31802" style="width:550px;height:auto" title="TDengine IDMP 搴旂敤鍦烘櫙锛氱儫鑽夊埗涓?- TDengine Database 鏃跺簭鏁版嵁搴? srcset="//www.yakult-sh.com.cn/wp-content/uploads/2025/07/8-1024x392.png 1024w, //www.yakult-sh.com.cn/wp-content/uploads/2025/07/8-300x115.png 300w, //www.yakult-sh.com.cn/wp-content/uploads/2025/07/8-768x294.png 768w, //www.yakult-sh.com.cn/wp-content/uploads/2025/07/8.png 1280w" sizes="auto, (max-width: 1024px) 100vw, 1024px" /></figure></div> <p></p> <div class="wp-block-image"> <figure class="aligncenter size-large is-resized"><img loading="lazy" decoding="async" width="1280" height="724" src="//www.yakult-sh.com.cn/wp-content/uploads/2025/07/9-1024x579.png" alt="TDengine IDMP 搴旂敤鍦烘櫙锛氱儫鑽夊埗涓?- TDengine Database 鏃跺簭鏁版嵁搴? class="wp-image-31803" style="width:774px;height:auto" title="TDengine IDMP 搴旂敤鍦烘櫙锛氱儫鑽夊埗涓?- TDengine Database 鏃跺簭鏁版嵁搴? srcset="//www.yakult-sh.com.cn/wp-content/uploads/2025/07/9-1024x579.png 1024w, //www.yakult-sh.com.cn/wp-content/uploads/2025/07/9-300x170.png 300w, //www.yakult-sh.com.cn/wp-content/uploads/2025/07/9-768x434.png 768w, //www.yakult-sh.com.cn/wp-content/uploads/2025/07/9.png 1280w" sizes="auto, (max-width: 1280px) 100vw, 1280px" /></figure></div> <p></p> <p>閫氳繃<strong>灞炴€х殑澶嶅埗绮樿创</strong>锛屽垎鍒垱寤哄叾浣欑殑鎵€鏈夊睘鎬с€?/p> <div class="wp-block-image"> <figure class="aligncenter size-large is-resized"><img loading="lazy" decoding="async" width="1024" height="499" src="//www.yakult-sh.com.cn/wp-content/uploads/2025/07/10-1024x499.png" alt="TDengine IDMP 搴旂敤鍦烘櫙锛氱儫鑽夊埗涓?- TDengine Database 鏃跺簭鏁版嵁搴? class="wp-image-31804" style="width:768px;height:auto" title="TDengine IDMP 搴旂敤鍦烘櫙锛氱儫鑽夊埗涓?- TDengine Database 鏃跺簭鏁版嵁搴? srcset="//www.yakult-sh.com.cn/wp-content/uploads/2025/07/10-1024x499.png 1024w, //www.yakult-sh.com.cn/wp-content/uploads/2025/07/10-300x146.png 300w, //www.yakult-sh.com.cn/wp-content/uploads/2025/07/10-768x374.png 768w, //www.yakult-sh.com.cn/wp-content/uploads/2025/07/10.png 1280w" sizes="auto, (max-width: 1024px) 100vw, 1024px" /></figure></div> <p></p> <h3 class="wp-block-heading">3.7 鍒涘缓钖勬澘鐑樹笣鏈?/h3> <p>鍦?code>鍗风儫鍒朵笣鍦烘櫙Demo >鏌愬嵎鐑熷巶>鍒朵笣杞﹂棿>A绾?gt;鐑樹笣娈?gt;钖勬澘鐑樹笣>钖勬澘鐑樹笣鏈?/code>涓嬮潰<code>鏂板缓瀛愬厓绱?/code>銆佹ā鏉块€夋嫨<code>钖勬澘鐑樹笣鏈?/code>銆佸叧閿瘝杈撳叆<code>A绾?/code>锛屽嵆鍙垱寤?code>钖勬澘鐑樹笣鏈篲A绾?/code>鍏冪礌銆傛牴鎹悓鏍峰師鐞嗗垱寤?code>钖勬澘鐑樹笣鏈篲B绾?/code>鍏冪礌銆?/p> <div class="wp-block-image"> <figure class="aligncenter size-large is-resized"><img loading="lazy" decoding="async" width="1024" height="523" src="//www.yakult-sh.com.cn/wp-content/uploads/2025/07/11-1024x523.png" alt="TDengine IDMP 搴旂敤鍦烘櫙锛氱儫鑽夊埗涓?- TDengine Database 鏃跺簭鏁版嵁搴? class="wp-image-31805" style="width:765px;height:auto" title="TDengine IDMP 搴旂敤鍦烘櫙锛氱儫鑽夊埗涓?- TDengine Database 鏃跺簭鏁版嵁搴? srcset="//www.yakult-sh.com.cn/wp-content/uploads/2025/07/11-1024x523.png 1024w, //www.yakult-sh.com.cn/wp-content/uploads/2025/07/11-300x153.png 300w, //www.yakult-sh.com.cn/wp-content/uploads/2025/07/11-768x392.png 768w, //www.yakult-sh.com.cn/wp-content/uploads/2025/07/11.png 1280w" sizes="auto, (max-width: 1024px) 100vw, 1024px" /></figure></div> <p></p> <h3 class="wp-block-heading">3.8 鏌ョ湅鍏冪礌淇℃伅</h3> <p>閫変腑<code>钖勬澘鐑樹笣鏈篲A绾?/code>銆侀€夋嫨灞炴€э紝鍗冲彲鏌ョ湅鎵€鏈夊睘鎬с€傚涓嬪浘鎵€绀恒€?/p> <div class="wp-block-image"> <figure class="aligncenter size-large is-resized"><img loading="lazy" decoding="async" width="1024" height="411" src="//www.yakult-sh.com.cn/wp-content/uploads/2025/07/12-1024x411.png" alt="TDengine IDMP 搴旂敤鍦烘櫙锛氱儫鑽夊埗涓?- TDengine Database 鏃跺簭鏁版嵁搴? class="wp-image-31806" style="width:765px;height:auto" title="TDengine IDMP 搴旂敤鍦烘櫙锛氱儫鑽夊埗涓?- TDengine Database 鏃跺簭鏁版嵁搴? srcset="//www.yakult-sh.com.cn/wp-content/uploads/2025/07/12-1024x411.png 1024w, //www.yakult-sh.com.cn/wp-content/uploads/2025/07/12-300x120.png 300w, //www.yakult-sh.com.cn/wp-content/uploads/2025/07/12-768x308.png 768w, //www.yakult-sh.com.cn/wp-content/uploads/2025/07/12.png 1280w" sizes="auto, (max-width: 1024px) 100vw, 1024px" /></figure></div> <p></p> <h3 class="wp-block-heading">3.9 浣撻獙 AI 鐢熸垚闈㈡澘</h3> <ul class="wp-block-list"> <li>鍦ㄥ乏渚ц祫婧愭祻瑙堝櫒涓紝鐐瑰嚮 <code>鏌愬嵎鐑熷巶->鍒朵笣杞﹂棿->A绾?>鐑樹笣娈佃杽鏉?>鐑樹笣钖勬澘鐑樹笣鏈?>钖勬澘鐑樹笣鏈?>鍑哄彛姘村垎</code> 鍏冪礌锛岃烦杞嚦璇ュ厓绱犵殑 AI 鎺ㄨ崘闈㈡澘椤甸潰銆?/li> <li>绛夊緟 AI 鐢熸垚闈㈡澘鎺ㄨ崘鍚庯紝鎮ㄥ彲鏍规嵁闇€姹傝繘琛岄€夋嫨锛屼緥濡傦細鈥滆繃鍘?0鍒嗛挓quality鍙樺寲瓒嬪娍鈥濓紝鍦ㄦ偍鎰熷叴瓒g殑闈㈡澘鍙充笂鏂圭殑鑿滃崟涓紝鐐瑰嚮銆愮敓鎴愩€戞寜閽€?/li> <li>绛夊緟闈㈡澘鐢熸垚鍚庯紝鍦ㄩ潰鏉垮彸涓嬭鐐瑰嚮銆愪繚瀛樸€戯紝鍗冲彲鍦ㄤ笅鏂归潰鏉垮垪琛ㄤ腑鏌ョ湅 <code>鍑哄彛姘村垎</code> 鍏冪礌涓嬪搴旂殑闈㈡澘銆?/li> <li>闈㈡澘鐢熸垚鍚庯紝鎮ㄨ繕鍙互鍦ㄨ闈㈡澘鐨勮鎯呴〉闈腑閫夋嫨銆愰珮绾с€戯紝鏌ョ湅 AI 鍒涘缓闈㈡澘鏃朵娇鐢ㄧ殑 SQL 璇彞锛?/li> </ul> <pre class="wp-block-code"><code>SELECT _wstart,LAST(`quality`) AS `quality` FROM `idmp`.`vt_t_2_鏌愬嵎鐑熷巶_鍒朵笣杞﹂棿_A绾縚鐑樹笣娈礯钖勬澘鐑樹笣_钖勬澘鐑樹笣鏈篲钖勬澘鐑樹笣鏈篲鍏ュ彛姘村垎_913547` WHERE _c0 >= now-10m and _c0 <= now INTERVAL(1m) SLIDING(1m) </code></pre> <h3 class="wp-block-heading">3.10 浣撻獙 AI 鐢熸垚鍒嗘瀽</h3> <ul class="wp-block-list"> <li>鍦ㄥ乏渚ц祫婧愭祻瑙堝櫒涓紝鐐瑰嚮 <code>鏌愬嵎鐑熷巶->鍒朵笣杞﹂棿->A绾?>鐑樹笣娈佃杽鏉?>鐑樹笣钖勬澘鐑樹笣鏈?>钖勬澘鐑樹笣鏈?>鍑哄彛姘村垎</code> 鍏冪礌锛岄€氳繃涓婃柟璺緞瀵艰埅鑿滃崟閫夋嫨銆愬垎鏋愩€戯紝璺宠浆鑷宠鍏冪礌鐨?AI 鎺ㄨ崘鍒嗘瀽椤甸潰銆?/li> <li>绛夊緟 AI 鐢熸垚鍒嗘瀽闂鎺ㄨ崘鍚庯紝鎮ㄥ彲浠ユ牴鎹渶姹傝繘琛岄€夋嫨锛屼緥濡傦細鈥滃叆鍙f按鍒嗘瘡15鍒嗛挓璁$畻涓€娆?0鍒嗛挓鍐呯殑鏈€澶al锛岃鍛?鏃堕棿绐楀彛鈥濓紝鐐瑰嚮鎮ㄦ劅鍏磋叮鐨勯棶棰橀摼鎺ワ紝浠ヨ繘鍏ュ垎鏋愮紪杈戦〉闈紝鐐瑰嚮椤甸潰鏈€涓嬫柟鐨勩€愪繚瀛樸€戙€?/li> <li>閫€鍥炲埌鍒嗘瀽鍒楄〃涓紝鍗冲彲鏌ョ湅瀵瑰簲鐨勫垎鏋愩€?/li> </ul> <div class="wp-block-image"> <figure class="aligncenter size-large is-resized"><img loading="lazy" decoding="async" width="1024" height="579" src="//www.yakult-sh.com.cn/wp-content/uploads/2025/07/13-1024x579.png" alt="TDengine IDMP 搴旂敤鍦烘櫙锛氱儫鑽夊埗涓?- TDengine Database 鏃跺簭鏁版嵁搴? class="wp-image-31807" style="width:777px;height:auto" title="TDengine IDMP 搴旂敤鍦烘櫙锛氱儫鑽夊埗涓?- TDengine Database 鏃跺簭鏁版嵁搴? srcset="//www.yakult-sh.com.cn/wp-content/uploads/2025/07/13-1024x579.png 1024w, //www.yakult-sh.com.cn/wp-content/uploads/2025/07/13-300x170.png 300w, //www.yakult-sh.com.cn/wp-content/uploads/2025/07/13-768x434.png 768w, //www.yakult-sh.com.cn/wp-content/uploads/2025/07/13.png 1280w" sizes="auto, (max-width: 1024px) 100vw, 1024px" /></figure></div> <p></p> <h2 class="wp-block-heading">4. 鏇村</h2> <p>闄や簡浣跨敤浜戞湇鍔′互澶栵紝TDengine 杩樻敮鎸佷互绉佹湁鍖栭儴缃层€備负浜嗙畝鍖栭儴缃诧紝鎴戜滑鎻愪緵浜?Ansible锛?Docker/Dcoker Compose锛?Helm 绛夊绉嶉儴缃叉柟寮忥紝璇﹁锛?a href="//github.com/taosdata/tdengine-idmp-deployment" rel="nofollow noopener" target="_blank">//github.com/taosdata/tdengine-idmp-deployment</a></p> <h2 class="wp-block-heading">5. 灏忕粨</h2> <p>鏈枃浠?Step by Step 鐨勬柟寮忥紝浠嬬粛浜嗗浣曚娇鐢?KEPServer + TDengine TSDB + TDengine IDMP 蹇€熸惌寤轰竴涓?鐑熻崏鍒朵笣鐨勭敓浜х洃鎺х郴缁熴€備互寰€闇€瑕佸嚑澶┿€佺敋鑷冲嚑鍛紝骞惰繘琛岀箒鐞愮殑閰嶇疆銆佽皟璇曟墠鑳芥惌寤鸿捣鏉ョ殑绯荤粺锛屼娇鐢?TDengine IDMP 鍚庯紝浠呴渶瑕佸嚑鍒嗛挓鍗冲彲鎼炲畾銆傛棩鍚庯紝濡傛灉鏈夋柊鐨勮缃€佽澶囩郴缁熼渶瑕佽绾冲叆鍒扮洃鎺х郴缁熶腑锛屽彧闇€娣诲姞鐐逛綅鍗冲彲銆?/p> <p>鎼缓鏁翠釜鐩戞帶绯荤粺鐨勫伐浣滃嚑涔庨兘鍦?KEPServer 鐨勯厤缃笂浜嗭紝鏃犻渶缂栧啓澶嶆潅鐨?SQL 璇彞锛屾棤闇€鑴氭湰鍜屽叾浠栭厤缃紝鏃犻渶瀛︿範 Grafana锛屾棤闇€浜嗚В澶氬皯 鐑熻崏鍒堕€?鐨勭煡璇嗭紝鍗冲彲杞绘澗鎺屾彙 杞﹂棿浜х嚎璁惧 鐨勮繍琛岀姸鎬侊紝瀹炴椂鐩戞帶鍜屽垎鏋?鍒堕€犺繃绋?骞堕噰鍙栫浉搴旂瓥鐣ャ€?/p> ]]></content:encoded> </item> <item> <title>TDengine IDMP 搴旂敤鍦烘櫙锛氬井鐢电綉鐩戞帶 //www.yakult-sh.com.cn/telegraf-tdengine-idmp-monitoring Mon, 28 Jul 2025 07:08:07 +0000 //www.yakult-sh.com.cn/?page_id=31616 1. ?/h2>

本文以一个数据中心的服务器监控ؓ例,详细介绍通过开源的轻量U的工具 Telegraf Q轻N集系l?CPU、内存、磁盘、网l等pȝ监控指标Q将数据写入 TDengine TSDB 时序数据?/a>Q然后通过 TDengine IDMPQ利?AI 自动生成可视化面板和实时分析Q帮助您几分钟就构徏一套稳定、高效的服务器监控解x案?/p>

在这个方案中QTDengine TSDB + TDengine IDMP 的组(li)合能(chan)(chan)(cuan)ؓ您带来四(chan)(chan)好(chan)(chan):(xi)

  1. L完成数据导入QTDengine IDMP ?TDengine TSDB 无缝集成Q当监控数据写入 TSDB 后,能够快速导?IDMP q以树Şl构的方式展现被监控的物理机和虚拟机QIT 资一目了然?/li>
  2. 无问智推Q数据自p话:不用?TDengine 侧做M配置Q不用脚本,不用提问QIDMP 会基于采集的数据Q自动判断ؓ IT 监测场景Q自动ؓ您推荐面板和实时预警Q服务器的运行状态尽在掌控之中?/li>
  3. 问数Q随问随{:不用 SQLQ不用Q何脚本语aQ你只要用自然语a说出感兴的数据分析或监面板,IDMP 会自动帮您创徏Q把数据可视化与分析的用门槛降?0Q?/li>
  4. 如果d新的被监的服务器,只要配置?TelegrafQ??TDengine 侧不用做M讄和操作,服务器就被自动的加入到监的对象中,最大程度节省h力?/li>

2. 前提条g

  • TDengine 云服务实例,如果您没有可用的 TDengine 云服务实例,可以免费注册
  • 一个被监控的服务器Q假讑օ具如下物理信息:
    • 所在位|:IDC01
    • 机架PRACK02
    • 机架上的槽位PSLOT03
    • IP 地址Q?92.168.1.123

3. 配置指南

3.1 创徏 IDMP 云服务实?/h3>
  1. 使用您的账号Q登?TDengine CloudQ在弹出?TDengine 实例选择框中Q选择“IDMPQ工业数据管理^収ͼ”?/li>
  2. 在实例配|页面,分别配置 IDMP 实例?TSDB 实例的信息和计费ҎQ?
    • IDMPQ工业数据管理^収ͼQ?
      • 实例名称Qtelegraf-idmp
      • 计费ҎQIDMP-入门?/li>
    • TSDBQ时序数据库Q?
      • 实例名称Qtelegraf-tsdb
      • 计费ҎQ入门版
  3. {待 IDMP 实例启动后,选择加蝲一个场景的CZ数据Q即可进?IDMP 云服务的主页面?/li>

说明QTDengine IDMP 服务默认使用 TDengine TSDB 作ؓ其数据源Q在 IDMP 云服务实例创E中Q会自动创徏Cq?TSDB 的连接?/p>

3.2 ?TSDB 云服务实例创?DB

  1. q入 IDMP 云服务实例的主页面后Q点d上角下拉菜单中的【管理后台】?/li>
  2. 在管理后台页面点凅R云资源理】,q入云资源管理页面?/li>
  3. 在实例列表中Q请记录讉K TDengine TSDB 实例?Gateway URL 和o?QtokenQ,以备E后配置 Telegraf 时用?/li>
  4. 在实例列表中扑ֈ telegraf-tsdb 实例Q点凅RTSDB 云服务】,q入 TSDB 云服务页面?/li>
  5. 在左侧点凅R数据浏览器】,在数据浏览器面点击【创建数据库】?/li>
  6. 讄数据库名UCؓ telegrafQ完?DB 创徏?/li>

3.3 在被监控服务器上安装 Telegraf

在被监控的服务其上,通过以下命oQ即可安?Telegraf:

curl -sL //repos.influxdata.com/influxdb.key | sudo apt-key add -
echo "deb //repos.influxdata.com/ubuntu $(lsb_release -cs) stable" | \
  sudo tee /etc/apt/sources.list.d/influxdb.list
sudo apt-get update
sudo apt-get install telegraf

3.4 配置 Telegraf

执行(xi)下(xiao)命oQ生?Telegraf 的配|文(xi)Ӟ

cat << EOF | sudo tee /etc/telegraf/telegraf.conf
[global_tags]
  location = "IDC01"
  rack_num = "RACK02"
  slot_num = "SLOT03"
  ip_address = "192_168_1_123"
  servers = "IDC01.RACK02"



[agent]
  # 所有输入的默认数据攉间隔
  interval = "10s"
  # Telegraf指标发送到大多数metric_batch_size指标的批量输?  metric_batch_size = 1000
  # Telegraf缓存metric_buffer_limit每个输出的指标,q在成功写入时刷新此~冲区。这应该是倍数 metric_batch_size不能于2倍metric_batch_size
  metric_buffer_limit = 10000
  # 集合抖动用于随机抖动集合。插件在攉之前在抖动内随Z眠一D|间。可以用来避免许多插件同时查询sysfs之类的东西,q会对系l生可量的媄响?  collection_jitter = "0s"
  # 所有输出的默认数据h间隔。您不应此讄Z下间隔。最大值flush_interval为flush_interval+flush_jitter
  flush_interval = "10s"
  # 刷新间隔抖动一个随机量。主要是Z避免q行大量Telegraf实例的用户出现大量写入峰倹{?  flush_jitter = "0s"

[[inputs.cpu]]
  name_override = "server_cpu"
  percpu = false
  totalcpu = true
  [inputs.cpu.tags]
    metric_tag = "SLOT03_cpu"

[[inputs.mem]]
  name_override = "server_memory"
  fieldpass = ["used_percent", "available", "total", "used", "cached", "free"]
  [inputs.mem.tags]
    metric_tag = "SLOT03_memory"

[[inputs.disk]]
  name_override = "server_disk"
  fieldpass = ["used_percent", "available", "total", "used", "cached", "free"]
  [inputs.disk.tags]
    metric_tag = "SLOT03_disk"

[[inputs.nstat]]
  name_override = "server_network"
  fieldpass = ["TcpInSegs", "TcpOutSegs", "TcpRetransSegs", "UdpInDatagrams", "UdpOutDatagrams"]
  [inputs.nstat.tags]
    metric_tag = "SLOT03_network"

[[inputs.processes]]
  name_override = "server_processes"
  fieldpass = ["total", "running", "sleeping", "stopped", "zombies"]
  [inputs.processes.tags]
    metric_tag = "SLOT03_processes"

[[inputs.system]]
  name_override = "server_system"
  fieldpass = ["load1", "load5", "load15", "uptime", "n_cpus", "n_users"]
  [inputs.system.tags]
    metric_tag = "SLOT03_system"

[[outputs.http]]
  url = "//<gateway-url>/influxdb/v1/write?db=telegraf&token=<gateway-token>&table_name_key=metric_tag"
  method = "POST"
  timeout = "5s"
  data_format = "influx"
  [outputs.http.headers]
    Content-Type = "application/x-www-form-urlencoded"
EOF

说明Q?/p>

  • ?global_tags 节Q配|了服务器的基本信息Q其?path 标签用来标识元素的\径,例如q里讄?IDC01.RACK02Q导?TDengine IDMP 后,在元素浏览器中,以树Şl构展开?IDC01 -> RACK02?/li>
  • ?agent 节Q配|了 Telegraf 的采集频率等信息?/li>
  • 在输入插件小节,开启了?CPUQ?内存Q磁盘等的监控,每个指标均配|了 metric_tag 标签Q其应具有唯一性,q里选用?slot number + metric name 的Ş式,l合 global_tags 节?path, 卛_唯一定某个服务器的一个监控指标;
  • 在输出插件小节,配置监控指标通过 taosadapter 写入 TDengine TSDB
    • 每种cd的输入指标,在写?TSDB Ӟ都会写入一个超U表 QstableQ?/li>
    • url 中的 db 为在 3.2 节创徏?DB ?telegraf
    • url 中的 <gateway-url> ?<gateway-token> ?TDengine TSDB 实例时所需?Gateway 信息Q请替换?3.2 节记录?TDengine TSDB 实例 Gateway ?URL ?Token
    • 参数 table_name_key=metric_tag 把 metric_tag 作ؓ子表名,写入 TSDB 时将不再包含q个标签

3.5 启动 Telegraf

完成(yao)配置后,使用(xi)下命o启动 Telegraf:

sudo systemctl start telegraf

使用以下命oQ(shen)?Telegraf 服务状态(guang)

sudo systemctl status telegraf

如果服务的状态ؓ active (runningQ?/code>Q?则说?Telegraf 服务已启动成功?/p>

如果期望监控多个物理机或虚拟机,仅需重复以上步骤卛_?/p>

3.6 ?IDMP 中加?Metrics 数据

通过以下步骤Q将 TDengine TSDB 的数据加载至 TDengine IDMP 以创建面板和分析Q?/p>

  • d IDMP 实例Q在理后台扑ֈ telegraf-tsdb q接?/li>
  • ?telegraf-tsdb q接面上方的导航栏中,选择【数据导入】?/li>
  • 在数据导入配|页面,选择 telegraf 数据库?/li>
  • 查所有超U表?Tags 配置,选择 path 列做为每个超U表?Tree?/li>
  • 点击【完成】,{待数据导入d完成?/li>

3.7 查看元素信息

导入?TDengine IDMP 的(juan)(e)器(sui)控指标Q(wu)(wu)以树(qian)结(man)(tong)方式(ba)示Q可以根据其物理(zhe)信息(dun)(juan)(ba)层(ba)开(fou)Q(wu)(wu)于查看:

  • 看到导入完成的提C后Q点M菜单【元素浏览器】,跌{臛_素浏览器面?/li>
  • 在左侧资源浏览器中,IDMP 会自动根据服务器的物理信息,以树形结构的方式展示服务器的监控指标。在q里Q依ơ展开 path -> IDC01 -> RACK02 -> SLOT03_cpuQ通过上方路径D菜单选择【属性】,查看 TDengine TSDB 中存储的 SLOT03 物理?CPU 资源指标?/li>

3.8 体验 AI 生成面板

  • 在左侧资源浏览器中,点击 path -> IDC01 -> RACK02 -> SLOT03_cpu 元素Q蟩转至该元素的 AI 推荐面板面?/li>
  • {待 AI 生成面板推荐后,您可Ҏ需求进行选择Q例如:“过M时 CPU I闲利用率(usage_idleQ每分钟的变化趋势,折线䏀,在您感兴的面板右上方的菜单中,点击【生成】按钮?/li>
  • {待面板生成后,在面板右下角点击【保存】,卛_在下斚w板列表中查看 SLOT03_cpu 元素下对应的面板?/li>
  • 面板生成后,您还可以在该面板的详情页面中Q查?AI 创徏面板Ӟ使用?SQL 语句Q?/li>
SELECT _wstart,AVG(`usage_idle`) AS `usage_idle`
FROM `idmp`.`vt_SLOT03_cpu_573105`
WHERE  _c0 >= now-1h and _c0 <= now INTERVAL(1m) SLIDING(1m) 

3.9 体验 AI 分析

  • 在左侧资源浏览器中,点击 path -> IDC01 -> RACK02 -> SLOT03_cpu 元素Q通过上方路径D菜单选择【分析】,跌{臌元素?AI 推荐分析面?/li>
  • {待 AI 生成分析问题推荐后,您可以根据需求进行选择Q例如:“physical_cpu:SLOT03_cpu 的实?usage_system 过 80%持箋过 10 分钟Ӟ常规告警Q计^?usage_systemQ事件窗口”,点击您感兴趣的问题链接,以进入分析编辑页面,点击面最下方的【保存】?/li>
  • 退回到分析列表中,卛_查看对应的分析?/li>

4. 更多

除了使云服务以外,TDengine q支持以U有化部|Ӏؓ了简化部|Ԍ我们提供?AnsibleQ?Docker/Dcoker ComposeQ?Helm {多U部|方式,详见Q?a href="//github.com/taosdata/tdengine-idmp-deployment" rel="nofollow noopener" target="_blank">//github.com/taosdata/tdengine-idmp-deployment

5. 配置 Telegraf 技?/h2>
  • 与正帔R|?Telegraf 不一L是,需要把l监的对象Q服务器、虚拟机、应用等Q?配置一个\径标{?(path)Q把资源的层ơ结构在标签里描q出来,中间?“.” q行分割Q比?“IDC01.RACK02.SLOT01″Q?q样可以对每一U的资源q行l计监测。而且q可以配|多个层ơ结构标{,便于从不同维度进行管理,比如”OS.Linux.Ubuntu”Q??OS l度q行l计监测?/li>
  • ?Telegraf 的配|里Q还需要配|好参数 metric_tagQ?用一个有可读性ƈh唯一性的名字Q它是被监测对象的名字?/li>

6. 结

本文?Step by Step 的方式,介绍了如何?Telegraf + TDengine TSDB + TDengine IDMP 快速搭Z?IT 监控pȝ。以往需要几个小时、甚臛_天,q进行繁琐的配置、调试才能搭v来的pȝQ?TDengine IDMP 后,仅需要几分钟卛_搞定。日后,如果有新的物理机、虚拟机需要被U_到监控系l中Q只需在被监控pȝ部v Telegraf 卛_?/p>

搭徏整个监测pȝ的工作全部在 Telegraf 的配|上了,无需~写复杂?SQL 语句Q无需脚本和其他配|,无需学习 GrafanaQ?无需了解多少 IT q维知识Q即可轻松掌?IT pȝ的运行状态,成ؓ IT pȝ监测专家?/p>

]]>